Cloudmon UserGuide

Cloudmon UserGuide

Overview

Purpose

With the increased deployment of applications in hybrid environments, spanning on-premises, data-center and public cloudhave forced IT teams to do more with less.  The introduction of newer technologies leads to IT tool sprawl over time, requiring multiple toolsets and broader expertise to manage diverse and dynamic requirements. IT operations are often carried out by siloed teams, including IT admins, SREs, networking professionals, DevOps engineers, and others. 


Cloudmon addresses these challenges by transforming IT operations into a strategic enabler for business objectives, thanks to its unified observability approach. Cloudmon provides unified IT observability, with proactive monitoring of infrastructure, visibility into network traffic and user application experience, whether in cloud or on-premises, resulting in better service levels at lower costs. 

Benefits of Cloudmon

IT Teams 

IT Heads 

CXOs 

Managed service providers (MSPs) 

  • Monitor IT from a  single pane of glass.




  • Receive rich context with intelligent alerts. 


  • Achieve improved efficiency.   


  • Perform rapid remediation.  

 

  • Reduce tool sprawl. 




  • Improve mean time to repair (MTTR). 



  • Enhance user experience. 


  • Minimize team dependencies. 

 

  • Reduce total cost of ownership (TCO) 



  • Gain competitive advantage. 



  • Increase brand reputation. 


  • Get enhanced insights. 

 

  • Manage multiple customers and teams with a single solution. 


  • Enable efficient operations.  



  • Benefit from flexible licensing. 


  • Enhance capabilities. 

 


Software version

This user guide is applicable to Cloudmon version 2.7 and above. It has been updated for version 4.0.

Components

 Cloudmon consists of the following components, as described below.  


Cloudmon Controller 

  1. A central server (deployed in cloud or on-premises) providing a real-time dashboard of servers, networks, and user hosts.  
  2. Raises alarms when thresholds are crossed, and enables configurationand management capabilitiesfor IT operators and administrators.   
  3. Controller metrics and data are stored in a separate database. 
Cloudmon Probe 

  1. Collects availability, performance and visibility data and pushes such data periodically to the controller.  
  2. Can be co-located with the controller as well as placed at other locations within the enterprise network or in branch locations 
  3. Support one or more methods (ICMP, TCP, SNMP, WMI, NetFlow/IPFIX), as enabled by the license type. 
Cloudmon Agent 

  1. Collects metrics relating to servers, Hypervisors, VMs, Dockers and hosts. It pushes them periodically to the Controller.  
  2. May be installed on Linux, Windows, Mac, Android and in user host systems.  

Audience

The intended audience of this guide are, 

 

  1. IT OperatorsManage and monitor network and system performance. 
  2. IT Administrators/Network Engineers: Administer and manage networks and systems.
  3. DevOps Teams: Automate and monitor infrastructure across hybrid or cloud environments. 
  4. IT Operations Managers/Data Center Managers: Maximize uptime and efficiency in IT operations. 
  5. Managed Service Providers (MSPs): Offer IT monitoring and management services for their clients. 
  6. Security Teams: Leverage syslog, traps, and network analysis for threat detection and mitigation. 
  7. Application Monitoring Specialists: Monitor website availability and service performance to ensure reliability.

How to Contact Support

Here are some ways to contact Cloudmon support:

Raise a ticket through the Veryx Cloudmon portal

1. Click on the icon  at the bottom right corner of the Cloudmon Controller window.
2. Click on Tickets, and fill in the details such as Name, Email, and Subject. In the description field, you may describe the problem you are facing or any queries that you may have.
3. Click Submit.


Cloudmon ChatBot

1. Click on the icon  at the bottom right corner of the Cloudmon Controller window
2. Click on Chat to start a conversation with the Cloudmon team.
                                       

Phone 

You can call Cloudmon support by country:

Americas: +1 267 440 0140 (8am-5pm EST) 
United Arab Emirates : call+971 4 268 8545 (9am-5pm) 
India, Srilanka : +91 44 6677 2200 (9am-7pm IST) 
International: +44 203 371 8691

Installation and Deployment

Cloudmon Deployment Options

This section lists the different deployment options available in Cloudmon:

Single Network 

In this deployment model, branches are connected through an MPLS network or leased lines, within a single network, as would be the case in smaller organizations. Cloudmon controller and database are installed either on-premises or in Cloud. Cloudmon probes are installed in a centralized location (such as the Cloud, main data center or a central office). These probes then monitor and collect data from SNMP-enabled devices, WMI (Windows Management Instrumentation)-based devices, and other network components located in the different branches.

                  Cloudmon Deployment - Single Network

Distributed - Different Networks

In this deployment model, each branch operates on its own network or across different geographical regions, as would be the case in typical large organizations. Cloudmon Controller and database are installed either on-premises or in Cloud. Cloudmon  probes are deployed in each branch to collect performance and health data from local devices. These probes then send the collected data to a central Cloudmon Controller for unified monitoring and analysis.
Cloudmon Deployment - Distributed 

Demilitarized Zone - DMZ

A DMZ (Demilitarized Zone) is a network segment that separates an organization's internal network from external networks (such as the internet). It adds a layer of security by acting as a buffer zone where external-facing services and systems are isolated from the internal network. In a Cloudmon deployment involving a DMZ, probes and monitoring components are strategically placed to balance security and monitoring effectiveness.
Cloudmon Deployment - DMZ

Managed Service Providers (MSPs)

Managed Service Providers (MSPs) offer IT monitoring and management services to multiple clients, often spanning various geographical locations and network environments. Cloudmon can be effectively deployed in an MSP setting to provide comprehensive monitoring solutions for multiple client infrastructures from a centralized platform.

Cloudmon Deployment - MSP


These deployment scenarios illustrate how Cloudmon can be adapted to various network environments to provide effective monitoring and management of IT infrastructure. Whether for centralized monitoring, distributed networks, or secure environments, Cloudmon ensures comprehensive visibility and control.

For further details or assistance in deploying Cloudmon in your environment, please contact our customer support (Refer How to Contact support in Overview).

System Requirements

Cloudmon System Requirements

The following information outlines the system requirements for the self-hosted option, enabling IT teams to install  Cloudmon  in their environment. These system requirements have been determined keeping various deployment scenarios in mind to help organizations choose the most appropriate configuration for their monitoring environment.                                                                           

 

Small

(up to 250 nodes)

Medium

(up to 1000 nodes)

Large

(up to 5000 nodes)

Cloudmon Controller Server 

CPU: 4 cores

RAM: 16 GB

Storage: at least 200 GB capacity 

CPU: 8 cores

RAM: 32 GB

Storage: at least 300 GB capacity 

CPU: 8 cores

RAM: 64 GB

Storage: at least 500 GB capacity 

OS: Ubuntu 22.04 LTS
Network requirements:
 
Outbound - 22, 587, 27017; Inbound - 80, 443
Internet access: 

i)                  https://repo.veryxtech.com

ii)                 https://pro.ip-api.com

iii)                smtp.office365.com (if local SMTP server is not utilized)

Note: Make sure your server is NTP synchronized.

Cloudmon Database

(MongoDB 7.0) 

CPU: 4 cores

RAM: 32 GB

Storage: SSD with at least 500 GB capacity 

CPU: 8 cores

RAM: 64 GB

Storage: SSD with at least 1 TB capacity 

CPU: 8 cores

RAM: 128 GB

Storage: SSD with at least 2 TB capacity 

OS: Ubuntu 22.04 LTS

Network requirements: Inbound - TCP/27017

Note: If MongoDB is already available, this database can be utilized for Cloudmon

Probes 

CPU: 4 cores

RAM: 16 GB

Storage: SSD with at least 250 GB capacity

CPU: 8 cores

RAM: 32 GB

Storage: SSD with at least 500 GB capacity

OS: Ubuntu 22.04 LTS 

Network requirements: 

Outbound - 80, 443 and monitored ports, Inbound: UDP/2055 (for Netflow), UDP/514 (Syslog), UDP/162 (SNMP Trap).

Internet access -  https://pro.ip-api.com

Agents 

CPU: 64-bit processor

RAM: 128 MB of free memory

Storage: Sufficient disk space for agent installation and temporary data storage, less than 200 MB

OS: Windows 10+, Windows server 2012+, Ubuntu, Fedora, CentOS, RedHat Linux, Suse Linux and more 

Note: There must be a time synchronization between the agent and the server.

Note: 

  1. Cloudmon Database can be installed along with the Server with same database system configuration.
  2.  For Deployments larger than 5000 nodes and High availability contact sales@veryxtech.com.
  3.  Cloudmon can be deployed on physical or virtual servers, whether on-premises or in the cloud.
  4. For comprehensive system requirements, please visit cloudmon-support.veryxtech.com.
  5. The listed minimum server requirements are based on a default configuration. Significantly increasing the monitors, or the frequency of statistic collection may add extra load to the server, which could necessitate a larger CPU or additional memory.
  6. The storage size required depends on several factors: the duration for which data is retained, whether debug logging is enabled, and the overall volume of data being stored.

For latest updated system requirements, please refer this page: Cloudmon System Requirements.

Installation and Upgradation

Controller Installation

For installation packages  and to receive assistance during the Cloudmon Controller setup process, please reach out to our Customer Support (Refer How to Contact support in Overview). They will provide the necessary guidance and resources to help you successfully deploy the Cloudmon Controller for your monitoring needs.

Controller Registration

After successful installation of the Cloudmon controller,
  1. Open the controller with its Hostname/IP in browser. 
  2. Login to the controller with temporary credentials – admin/admin.
  3. Controller’s default username will be “System Account” before registration.
  4. Immediately after login, the Registration page will be displayed. Refer table below and fill all the necessary fields for controller registration, 

    Field
    Description
    Remarks
    First Name
    First name of the User

    Last Name
    Last Name of the User

    Contact Email IDEmail-Id of the UserEmail-Id is always used as username for controller login, and it is case-sensitive, replaces username in the temporary credential. 
    Contact phone number
    Phone number of the User

    New Password
    New Password to the Cloudmon user accountThis password replaces the temporary password in the temporary credential. 
    Company NameOrganization name
          5. After filling all the necessary details, Click on Save.
          6. After registration completion, new registration mail will be sent to the registered email ID.
          7. The default username of the controller will be changed to the email address that was set during registration. 

Info
IMPORTANT NOTE

Super Admin: The user created during registration will be designated as the super admin of the controller and will serve as the default user, and it cannot be deleted. All the fields expect for the Email ID of the super admin user account can be edited. 

MSP Customer: Incase of Cloudmon MSP deployment, the organization name registered will be added as the MSP (Managed Service Provider) customer. Only user accounts assigned to this customer will be able to choose to receive alarm and device-related notifications of all the customers.

Agent Installation & Upgradation

Agent Installation is supported on Windows, Linux, macOS, and Android platforms.
Installation of Cloudmon Agents is performed from the Cloudmon controller:
  1. Click on the user icon in the top-right corner of the Cloudmon Controller window
  2. Select the "Help" menu.
  3. You will be redirected to the Agent article page by default.
  4. As you scroll down, or click on Getting started > Installation, in the left-side pane, the steps for installing a Cloudmon Agent in various operating systems are listed. 

Probe Installation & Upgradation

Installation of Cloudmon Probe(s) are performed from the Cloudmon controller:
  1. Click on the user icon in the top-right corner of the Cloudmon Controller window.
  2. Select the "Help" menu.
  3. You will be redirected to an Article page, click on the Probe tab.
  4. As you scroll down, or click on Getting started > Installation in the left-side pane, the steps for installing a Cloudmon Probe in Windows and Linux are given.

License Activation

Licensing for Cloudmon can be added or extended with assistance from our Customer Suppor(Refer How to Contact support in Overview). Follow the steps outlined below to manage your license, including extending it if necessary.


Viewing License Details

To view the current license details for your device:

  1. Navigate to the Settings > License
  2. The license details currently available for the device will be listed.



Extending Cloudmon License

To request an extension for your license:

  1. In the License section, locate and select the Extend License button.
  2. An Installation ID will be displayed. Copy this Installation ID.

Request Cloudmon License Key

  1. Provide the copied Installation ID to the Cloudmon support team (Refer How to Contact support in Overview) or email to: cloudmon-support@veryxtech.com.
  2. Include the number of additional licenses required in your request.

The Cloudmon support team will generate and provide a License Key in response.

Applying Cloudmon License Key

  1. Return to the Extend License section where the Installation ID was previously displayed.
  2. Enter the provided License Key into the appropriate field within the same pop-up box.

Restarting Cloudmon Services

To ensure that the new license key is applied correctly:

  1. Establish an SSH session with the Cloudmon Controller device.
  2. Restart all Cloudmon services using the following command:
    service cloudmon-controller@* restart

Platform Overview

User Management

User Roles

Managing user authentication, access and authorizations (AAAs) in Cloudmon is crucial for maintaining control and security. User roles define what Cloudmon functionalities each user has access to, and their authorization to perform specific actions on the platform.

Types of User Roles

1. Super Admin:
      This role has complete control over Cloudmon, with full read and write privileges across all features and settings.

2. Custom User Roles:
      These roles allow for tailored permissions, granting specific access levels based on user needs. You can configure roles with varying levels of access, such as:
  1. Full Read/Write Access
  2. Read-Only Access
  3. No Access
These roles can be configured by specifying the access level for each of the Pages, authorization to perform actions.

Thus for instance, a supervisory role at a higher level could have full Read/Write access, while operator role will typically need Read-only access for most Pages and Write access for specific Pages. 

 

Further, you could assign Cloudmon platform user accounts to specific Groups that are associated with specific sets of environments to be monitored. In this manner, a hierarchy of users with access rights based on users' roles covering all IT assets can be setup within any organisation.


Steps to Create a User Role

1. Navigate to Settings > General Settings > User Management > User Roles.
2. Click the + button on the top right corner to add a user role.
3. Fill all the mandatory fields as per table below. 

Field
Description
Name
Provides a descriptive name for the role to easily identify its purpose.
Permission to Access and View Pages
Specifies which pages the role can access and view. This controls the user's visibility within the system.
Permission to Perform Actions
Defines the actions that users assigned this role are allowed to perform, such as editing, deleting, or creating items.

4. Click on Save to add role.

Adding new user role

User Accounts

In Cloudmon, user accounts are designed to allow multiple individuals to access and manage the platform based on their specific roles.

Steps to Create a User Account

1. Navigate to Settings > General Settings > User Management > User Accounts.
2. Click on + to add a new User Account.
3. Fill all the mandatory fields, The table below provides field descriptions.
4. Click on Save to add account. 

Field
Description
First name
Enter the first name of the user.
Last name
Enter the last name of the user.
Role
Select the user role from the dropdown menu.
Email
Specify the email address of the user.
Mobile NumberEnter the mobile number of the user.
SMS ProviderSelect the SMS Provider(i,e.,Twilio, Custom or Huawei BSS)
Customers (only applicable for Cloudmon MSP)
Select which customers should be accessible for this user.
Groups
Select which groups should be accessible by this user.
Desktop Notification
By default, desktop notifications will be enabled.
Toast Notification
Select whether toast (i.e., passive) notifications should be enabled for this user.
Blocked
Indicate whether the user should be blocked from accessing Cloudmon.
Alert SettingsSelect the preferred notification method(i.e., Email or SMS).
                                                          
Adding a new user account on Cloudmon

Once a Cloudmon user account is created, an email will be sent to the added user containing their login credentials, including the username and password. The user must use these credentials to log in to Cloudmon.

During user account creation, Cloudmon supports MFA (Authenticator app or Email OTP) and allows administrators to enforce IP restrictions at the user and application levels by defining allowed IP addresses.

 Multi-factor Authentication  (MFA) Configuration

  1. Log in to the Cloudmon Controller.

  2. Navigate to User Profile → Edit Profile.

  3. Enable Multi-Factor Authentication (MFA).

  4. Click Setup Multi-Factor Authentication.

  5. Choose one of the following options:

    • OTP Authenticator App

    • Email OTP 


configuring MFA


Authentication Methods

Option 1: Authenticator App (OTP)

Steps to Configure:
  1. Select OTP Authenticator App and click Setup.

  2. Enter a Device Name (optional, for identification).

Follow the on-screen instructions:

Step 1 — Install an Authenticator App
Install any supported app such as:

  • Google Authenticator

  • Microsoft Authenticator

  • Authy

Step 2 — Scan the QR Code
Scan the displayed QR code using the authenticator app.
If scanning is not possible, manually enter the provided secret code.

Step 3 — Verify the Code
Enter the 6-digit verification code generated by the app.

  1. Click Verify and then Save to enable MFA.

After setup, you will be required to enter the OTP from the authenticator app along with your password during login.

Option 2: Email OTP
  1. Select Email OTP.

  2. Save the settings.

During login, a one-time password will be sent to the registered email address for verification.

IP Restriction Configuration

IP restrictions allow administrators to control which IP addresses or networks are permitted to access the system.

Steps to Add IP Restrictions:
  1. Navigate to Settings → General Settings → Controller → Allowed IPs.

  2. Click Add to create a new IP restriction.

  3. Fill in the required fields as described below.

  4. Click Save to apply the restriction.  

    FieldDescription
    NameEnter a descriptive name for the IP or network.
    TypeSelect the IP type: Current IPSingle IPIP Range, or Network.
    IP Address Specify the IP address, range, or network based on the selected type.


Configuring IP restriction

User Group


User Login

When a user is provided access to login to Cloudmon. Following are the steps to access Cloudmon.
User login is mandatory to access Cloudmon to view dashboards and perform actions. The following are the steps to login.

Receive Login Credentials
  • You will receive an email from Cloudmon containing your login credentials and a temporary password.
Log In with Temporary Password
  1. Open your email and locate the message from Cloudmon.
  2. Copy your temporary password provided in the email.
  3. Go to the Cloudmon login page.
  4. Enter your email and the temporary password.
  5. Click the "Log In" button.
 Set a New Password

Upon your initial login, you will be prompted to set a new password. Follow these steps to create your new password:

  1. A pop-up box will appear, prompting you to enter a new password.
  2. Enter your new password in the appropriate fields in the pop-up box.
  3. Confirm your new password by re-entering it in the designated field.
  4. Click the Save button to finalize your new password.
Future Logins

Once your new password is set, you will use this password for all future logins to Cloudmon.

Forgotten or Lost Password

In the login screen, select Forgot password? option given below the password field. You will be prompted to type in your registered email id, to which the password should be sent. 
On receiving the email, click on link to reset the password and create a new password.

How to change Password

To change the password for an user account, follow these steps:

  1. Navigate to the top-right corner of the controller interface and click on your user profile.
  2. Select Edit Profile, then click on Change Password.
  3. A password change form will appear. Enter your current password, the new password, and confirm the new password.
  4. Save the changes.
  5. Log in using the updated password to confirm the change was successful.

Agents

Agents in Cloudmon

Cloudmon’s agent-based monitoring capability delivers comprehensive insights into the performance, availability, and health of the monitored entities. When deploying Cloudmon agents on target devices like Desktops, Laptops, VM's, Servers etc.,  a direct secure connection is established between the device and the Cloudmon controller, enabling advanced monitoring capabilities as compared to agent-less operation. 

Supported Operating Systems
Agent installation can be performed in the following platforms,
  1. Linux - CentOS, Ubuntu, Debian, Fedora, Red Hat, SUSE Linux, Amazon Linux
  2. Windows
  3. Mac
  4. Android

Probes

Cloudmon Probe Overview

Cloudmon Probes plays a crucial role in agentless monitoring by gathering data from devices and pushing it to the Cloudmon Controller for further analysis. Separate probes need to be installed for each network within the organization. Also in MSP cases, separate probe(s) are required for each individual customer. 

Supported Operating Systems

Cloudmon probe software need to be installed in the following operating systems:
  • Linux - CentOS, Ubuntu - supports ICMP, TCP, SNMP and Netflow/IPFIX
  • Windows (supports only WMI monitoring)
Note: A Cloudmon probe on Windows only supports WMI monitoring. Cloudmon Linux probes does not support WMI monitoring.


Features requiring Cloudmon Probe for monitoring

The following Cloudmon features require the Cloudmon probe for agent-less monitoring:

  • SNMP-Based Network Device Monitoring: Monitor and collect data from network devices using SNMP protocols.
  • WMI Monitoring: Monitor Windows systems using WMI for performance and availability.
  • Network Discovery: Automatically discover network devices and services in the network 
  • Topology Discovery: Automatically discovers network devices using LLDP/CDP protocol and generates a network map
  • Website Monitoring: Track the performance and uptime of websites.
  • Network Node Monitoring: Monitor the availability and response time of network nodes and endpoints.
  • Service Availability Monitoring: Monitor the availability and response time of the services accessed over the network
  • Log Monitoring: Collect and analyze logs from various systems.
  • VMware Monitoring: Monitor VMware environments, including vCenter, ESXi, and virtual machines.
  • NetFlow Monitoring: Analyze network traffic patterns and bandwidth usage through NetFlow data.
  • Network Configuration Management: Manage and back up device configurations across the network.
  • Azure Monitoring: Monitor Azure resources, including virtual machines, resource groups and overall subscription.
  • AWS Monitoring: Track AWS resources like EC2 instances, RDS databases and cloud metrics for operational insights.
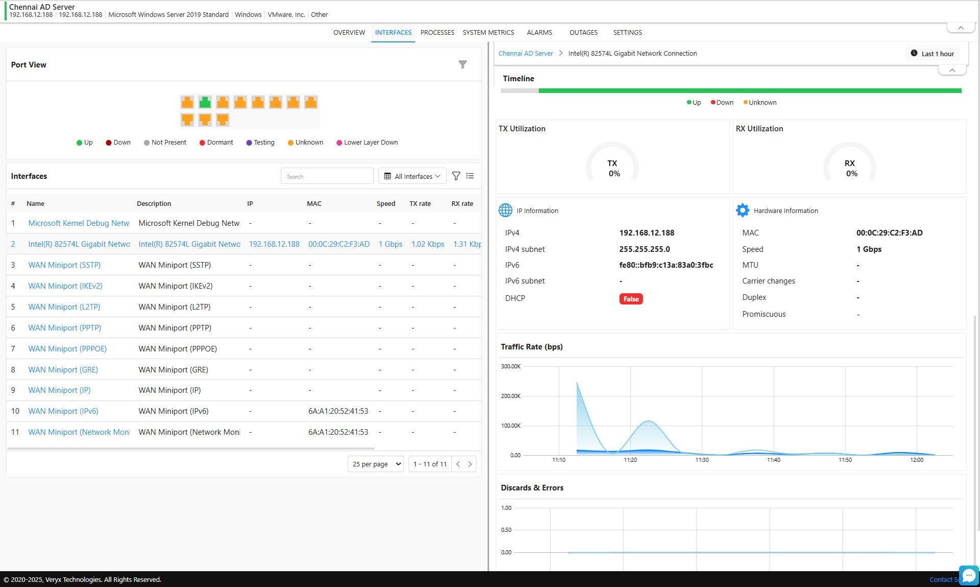
By clicking on the probe, you’ll be taken to its Overview tab, where you can view essential information such as the probe’s IP address, hostname, installed version, and current status. Additionally, real-time metrics are displayed for availability, downtime, and resource utilization (including CPU, memory) and operating system details. Also, you can view agent details by clicking the icon next to the probe's name.

You can also see a categorized list of all entities monitored by the probe, including Virtual Machines, Clusters, vCenters, Datastores, and ESXi hosts. A topology view provides a visual representation of these monitored entities, making it easy to understand the probe’s monitoring scope at a glance.

Probe Overview

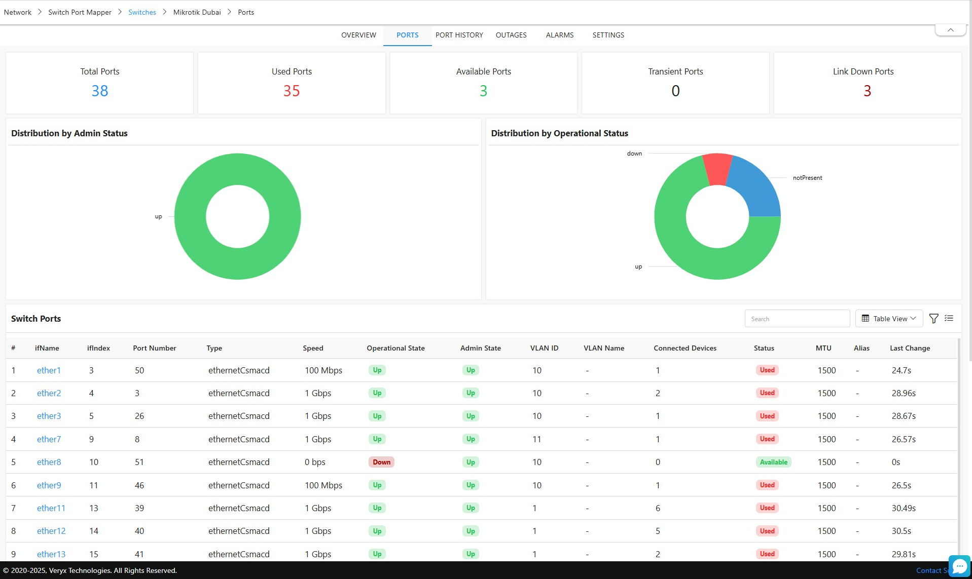
In the Monitors tab, you can view a list of SNMP devices monitored by the probe. Clicking on any device will redirect you to that device’s Overview page for more information.




In the Topologies tab, you can view the network topologies discovered by the probe. Simply click the eye icon  to open and view a specific topology.



In the Outages tab, you can view the duration and reasons for any probe downtime. You can also see timestamps for each outage, making it easier to analyze and address downtime trends.

Monitoring Profiles

A monitoring profile in Cloudmon is used to configure the polling and reporting intervals for monitoring the entities added to Cloudmon. These profiles allow you to define how frequently data is collected and generated. Once created, monitoring profiles can be applied to multiple devices, enabling consistent and efficient monitoring across the IT environment.

Configuring Monitoring Profile for Devices


Monitoring profiles apply to both entities being monitored by Cloudmon probes in agent-less mode (e.g., network nodes and services), as well as Cloudmon Agents. 

In each monitoring profile, parameters such as polling interval, reporting interval, metrics to be monitored, process monitoring and docker monitoring can be set and can be assigned to group.
  1. After the agent is discovered in the controller, it will be associated with the 'defaultmonitoring profile by default.
  2. You can also create your own monitoring profiles in Settings > Configurations > Monitoring Profiles > Agents > Click on + icon in the top right corner.
  3. The created profile can be associated to groups, by click on associate icon in the profile > select groups > choose the group you need to associate with profile > click on associate button.
    1. Note: While associating a Parent Group, users have the option to include its sub-groups as well. This streamlines the configuration process by allowing bulk association and ensuring hierarchical consistency across monitored entities.



  4. The created monitoring profile can also be edited by clicking this edit  icon. 
  5. By clicking the icon in a profile, the attached devices in a profile can be seen.
  6. The created profile can also be cloned using clone  icon in a profile.

Monitoring Profiles

Configuring Monitoring Profile for Network Nodes and Services


In each monitoring profile for network nodes and services, parameters such as polling interval, reporting interval, enabling/disabling trace path, trace path interval, DSCP, latency, jitter, loss etc., can be set.
  1. Users can also create their own monitoring profiles in Settings > Configurations > Monitoring Profiles > Network nodes/services > Click on + icon in the top right corner.
  2. The created profile can be associated to groups, by click on associate   icon in the profile > select groups > choose the group you need to associate with profile > click on associate button.
    1. Note: While associating a Parent Group, users have the option to include its sub-groups as well. This streamlines the configuration process by allowing bulk association and ensuring hierarchical consistency across monitored entities.

  3. By clicking   the icon in a profile, the attached nodes/services in a profile can be seen.
  4. The created profile can also be cloned using clone   icon in a profile.


List of available monitoring profiles for network nodes and services

Device Groups

Groups facilitate easy association of a group of devices to common monitoring profiles, alarm rules, user accounts etc. 
Groups can be created in Settings > General settings > Groups > click on + icon in the top right corner.

                                                Adding a new group for purpose of associating the same monitoring profile

Add group form

Field
Field Description
Remarks 
Name*
Name of the group to be 
created

Parent
Choosing existing group as Parent for this newly created group
 
Description
Description for the group 
created

Customer*
Customer assigned for 
this group
Drop down lists all the 
customers available in the 
controller

Tags
Tag for this group


After saving the above group details, one can click the Member Details tab.

Group Member Details         

Member Details Form

Field
Field Description
Remarks
Group By
Grouping categories can 
be selected
The grouping categories include 
Device, OS, Vendor, Protocol

Available Members
Available members in the 
selected category will be 
listed
The chosen devices in the 
available members will be 
displayed in selected members

Alarms

Cloudmon eases fault notification by providing detailed alarms that provide early warning to highlight poorly performing resources across your network. Cloudmon’s intelligent monitoring system helps significantly reduce alarm noise (repeated alarms for the same problem), thus reducing IT operator fatigue and improving overall productivity. This also minimizes the need for operators to be constantly looking at dashboards to spot any problems.

Alarm rule configuration

Alarm rules can be configured for different monitoring entities. By configuring alarms for a group of entities of the same monitoring type, users can ensure uniform alarm settings across all monitored entities and eliminate the effort of manual configuration.
For Configuring Alarm rules, 
  1. Alarm rules can be created in Settings > Configuration > Alarm rules > Click + icon in the top right corner.
  2. Choose the Entity type for which the alarm rule needs to be created.
  3. On clicking the Add Trigger button, a dialog box appears where you can choose the metrics and conditions to set an alarm trigger for the selected entity type.
  4. Alarm rule requires setting an alarm trigger. Please refer below image displaying the Add trigger form in alarm rule,


  5. Specifying Alarm trigger threshold

  6. In Add trigger form, metric, condition, threshold limit can be set for triggering alarm.
  7. When setting the consecutive interval, the alarm will be raised only when the metric persists in matching the condition for the consecutive interval set.
  8. If the trigger matches the condition, the alarm is triggered and according to the priority whether CriticalTrouble and Attention, the notification is provided to users. Optionally, a Runbook if configured, will be executed to automatically remediate the problem, and alarm closure can be set when the trigger condition is cleared.
  9. The created alarm rule can be associated to groups, by clicking on associate icon . In the alarm table, select groups, choose the group you need to associate with alarm rule and click on associate button.
  10. By clicking the  icon in a profile, the attached nodes/services in an alarm rule can be seen.
  11. The created alarm rule can also be cloned using clone icon  in an alarm rule.
  12. All the alarms raised for the monitored entity can be seen by navigating to Alarms tab in the top navigation bar.
Alarm Acknowledgement and Closure – Alarms can be acknowledged by clicking the  thumbs-up icon. Clicking the icon again will undo the acknowledgement. When closing an alarm, users can provide a reason to help with tracking, auditing, and post-incident analysis.

Default Alarm Profiles and Auto Assignment

Cloudmon includes default alarm profiles that are automatically assigned to monitored entities to enable basic alerting by default. These profiles can be modified or removed if not required.

Modifying a Default Alarm Profile

Default alarm profiles are provided as baseline configurations and cannot be edited directly.
Deleting default profiles is not recommended, as they serve as reference configurations.

To make changes:

  1. Navigate to Settings → Configuration → Alarm Rules.

  2. Locate the default alarm rule you want to modify.

  3. Click Clone  to create a copy of the rule.

  4. Make the required changes in the cloned profile.

  5. Save and apply the cloned rule as needed.

Device Dependencies

Device dependencies reduce alert noise by suppressing notifications for dependent devices when their main parent device is down. This is done by mapping device relationships and checking the parent's status before triggering an alert for its dependencies.

Device dependencies are configured as follows:

  1. Go to Settings > Configurations > Device Dependencies.
  2. For the device you wish to configure as a dependent, specify the main "Depends on device".
  3. Finally, map its dependent monitors to this relationship. Once saved, alerts for the dependent device and its monitors will be suppressed if the parent device is unavailable.

Remediation

Remediation is the process of automating workflows by orchestrating tools, people, and processes to quickly address issues and prevent downtime. In Cloudmon, automated remediation is exclusively performed using Cloudmon agents. Automation through remediation improves efficiency, reduces manual errors, and decreases costs.

Cloudmon Runbook Templates


Cloudmon provides more than 100 runbook templates for agent-based remediation. These runbooks (or ready to run scripts) can execute tasks such as restarting services, clearing DNS cache, taking screenshots, fetching emails, and more. If a suitable template isn't available, custom runbooks can created as well.

Configuring Runbooks for Remediation


To configure remediation:
  1. Navigate to Settings > General Settings > Runbooks.
  2. View over 100 pre-defined runbooks.
  3. To add a custom runbook, click the + icon and configure the runbook.

Creating a custom runbook

Runbooks form:
Specify the purpose of this runbook.
Indicate the operating system for which the script is intended.
The maximum time the system waits for a script or command to complete before stopping it if it exceeds the limit.
Field
Field Description
Remarks 
Name*
Name of the runbook

Description

Filter
Hover over the  icon next to the filter to view the format.
Type*
In the Type field, there are two options: Script and Command.

If 'Script' is selected, provide the script below. If 'Command' is selected, enter the command to be executed.

Timeout(seconds)

Arguments
additional parameters passed to a script or command to customize its execution.


Ways to Perform Remediation in Cloudmon


1. Automatic Execution

Create an alarm trigger for any entity monitored, click on it and move to Settings > Alarm rule > Trigger button
In the trigger, check the box for Run ScriptsChoose whether to run the script on the controller or the agent. Select the appropriate script from the dropdown and save the trigger. 

When the
 alarm is raised, the configured runbook will automatically executed and the output will be shown in the alarm overlay.

Specifying alarm trigger rule

Triggered alarm that performed automated remediation

2. Manual Execution 

When an alarm is triggered, click on the alarm, hover over Execute Runbook to view the list of available runbooks, and select the desired script. This allows for manual control over which Runbook is executed.

            
Manually executing a runbook for a triggered alarm

3. Actions

These action icons are available on the agent, allowing you to execute scripts or commands directly in Cloudmon.
From the top navigation bar Agents > All Agents, Select an Agent and click the  icon. You can view all available runbooks, including any custom runbooks added. 
Click on the 
 icon to execute a runbook, or the  icon to view past executions and their outputs.


Actions History, showing the output of the executed runbook for an agent

You can also click the  icon to manually execute a command on the agent. Provide the command and description, and view the output under 
All History
.


Manual execution of a command on the agent


Actions History (output) of manual execution of a command

Telemetry


Cloudmon Controller relies on telemetry data received from Cloudmon Probes and Cloudmon Agents. Cloudmon Probes poll resources using ICMP, TCP, SNMP, NetFlow/IPFIX and WMI protocols. The support for specific protocols is based on the Cloudmon license purchased. Cloudmon Agents reside on the resources themselves and send the data to the Controller.

ICMP

ICMP (Internet Control Message Protocol) is primarily used for ping-based availability monitoring in Cloudmon, enabling users to track the reachability of network devices.

  • Device Availability: Cloudmon probe sends ICMP Echo requests (pings) to the target device, and the device responds with an Echo reply. If a device fails to respond, it indicates that the device is unavailable, and an alert can be triggered.

  • Latency Measurement: By measuring the time it takes for a ping to travel to the device and return (round-trip time or RTT), Cloudmon can provide insights into network latency. Higher latency can suggest network congestion or other performance issues.

  • Packet Loss Detection: Cloudmon probe monitors packet loss by sending multiple pings over a period and calculating how many are lost. This provides a good indication of network reliability. Persistent packet loss might point to network faults or degraded links.

Use Cases:

  • Basic uptime checks for WAN, LAN, IOT, VPN and VDI devices
  • Detecting network congestion through latency and packet loss analysis.
  • Tracking the availability of critical network endpoints.
Refer section Network Monitoring >  Network Availability Monitoring for more details on Availability monitoring using ICMP.

TCP

TCP (Transmission Control Protocol) monitoring is used in Cloudmon to verify the availability of specific services that rely on TCP communication. This is achieved by checking the status of specific ports on devices.

  • Port Availability: Cloudmon probe attempts to establish a TCP connection to a specific port on a device. If the port is open and the service is responsive, the device is considered available. Otherwise, an alert is generated indicating that the service may be down or unreachable.

  • Service Performance: By measuring the time it takes to establish the TCP connection, Cloudmon provides insights into service responsiveness. Slow connection times can indicate underlying network or service issues.

  • Custom Thresholds for Alerts: You can configure alert thresholds based on TCP response times or port status. For example, if a web server's port 80 (HTTP) or port 443 (HTTPS) is unresponsive, an alert is triggered to notify the administrator.

Use Cases:


SNMP

Simple Network Management Protocol (SNMP) is widely used to monitor and manage devices on IP networks. SNMP operates on a polling mechanism where a management system queries the monitored devices for specific metrics. Cloudmon probes support SNMP-based device monitoring, enabling IT users to gather performance, configuration, and status data from network devices such as routers, switches, and servers.

In Cloudmon most of the features such as Server monitoring, Syslog Monitoring, Trap Monitoring, NetFlow monitoring, Network configuration Management etc., are supported for SNMP-capable devices.

Pre-requisites for SNMP Monitoring

SNMP credentials are mandatory for SNMP-based device monitoring
Ports: The default port used for SNMP is 161. Make sure that this port is not blocked by your firewall

SNMP Credentials Configuration


For adding SNMP credentials, Navigate to Settings > Configurations > Credentials > SNMP > Click on + icon in the top right corner,

You will have to configure the following parameters if SNMP credential type is selected.

Name: Credential name.

Description: A brief description about the credential.

Version: Select the version of the SNMP

Community string: Read or Write password to authenticate the device


If SNMP v3 is selected, the following options will be displayed:

Username:  The user (principal) on behalf of whom the message is being exchanged.

Authentication: Select any of the authentication protocols either MD5 or SHA and enter the password. MD5 and SHA are processes which are used for generating authentication/privacy keys in SNMPv3 applications.

Encryption: Select any of the encryption protocols between DES, AES-128, AES-192 or AES-256 and enter the password. 


Advanced Options:
 

  1. SNMP Port: SNMP port number.
  2. SNMP Timeout: SNMP timeout in seconds.
  3. SNMP Retries: SNMP retries.

WMI

Windows Management Instrumentation (WMI) is used to manage and monitor Windows-based systems and applications. Cloudmon probes, leverages WMI for agentless monitoring of Windows servers, workstations and applications, enabling real-time tracking of various performance metrics.
WMI monitoring is ideal for environments with many Windows systems, as it provides rich data without requiring agents to be installed on the target machines.

WMI Credentials Configuration


For creating a WMI Credentials, Navigate to Settings > Configurations > Credentials > WMI tab > Click + icon to add new credential,

Fill all the necessary fields such as,

  1. Name - Name of the credential
  2. Description - Description of the credential to be added
  3. Username - User name of the Windows device
  4. Password - Password of the Windows device

Note: Authentication to windows devices using WMI requires you to login as a domain user with administrator privileges

NetFlow/IPFIX

NetFlow and IPFIX are protocols used to collect and monitor IP network traffic. These protocols provide visibility into the flow of data across the network by analyzing packets that traverse flow-exporting devices like routers and switches. Cloudmon probes support both NetFlow and IPFIX, offering in-depth traffic analysis and reporting.
NetFlow/IPFIX is invaluable for network administrators looking to understand traffic patterns, identify bandwidth bottlenecks, and troubleshoot issues related to excessive traffic or suspicious network activity.


Cloudmon Agent 

Cloudmon’s agent-based monitoring delivers comprehensive insights into the performance, availability, and health of critical infrastructure. By deploying the Cloudmon agent on target devices like Desktops/Laptops, VM's, Servers etc.,  a direct socket connection is established between the device and the Cloudmon controller, enabling advanced monitoring capabilities. This ensures smooth operations, rapid issue detection and continuous oversight of your environment.

Configuration for Agent-Based Monitoring

For installation and configuration guidelines of an Agent,

From the Cloudmon controller:
  1. Click on the user icon in the top-right corner of the Cloudmon Controller window
  2. Select the "Help" menu.
  3. You will be redirected to the Agent article page by default.
  4. As you scroll down, or click on Getting started > Installation, in the left-side pane, the steps for installing a Cloudmon Agent in various operating systems are listed. 
After completing all the steps above, your agent will be automatically discovered by the Cloudmon controller, and the monitored agents will be visible in the controller under "Agents" in the top navigation bar.

Key Features requiring Agent-Based Monitoring

Liveness Monitoring
: Detects device downtimes and restarts within 25 seconds, ensuring that availability data is updated instantly. For configuring Liveness for an agent, Navigate to Settings > Monitoring > Metrics > Search for metric 'Liveness'

Automatic Remediation: Supports automatic execution of remediation scripts when threshold breaches occur, reducing downtime and improving response times. Refer Platform Overview > Remediation.

High-Frequency Resource Monitoring: Provides real-time resource monitoring with polling intervals starting from 1 second and reporting intervals as short as 1 minute, ensuring up-to-date insights into critical devices. Refer Platform Overview > Monitoring Profiles section for more details.


System metrics received in High Frequency for a server




Hyper-V Monitoring: Hyper-V servers can only be monitored using the Cloudmon agent, enabling visibility into Hyper-V resources, including VMs, CPU, memory, network, and storage. Refer Virtualization Monitoring > Hyper-V Monitoring section for more details.





Docker Host Monitoring: Monitor Docker containers and hosts, gaining insights into container resource usage, availability, and performance. Refer Virtualization Monitoring > Docker Host Monitoring.











Service and Process Monitoring: Track active services and processes running on monitored devices, allowing for in-depth process-level performance data and alerts. Refer Service monitoring and Process Monitoring sections for more details.


Agent-based service and process monitoring for a device

Installed Software Monitoring: Cloudmon can detect and monitor all software installed on agent-enabled devices, providing visibility into software inventory and usage.

Installed software on server or host

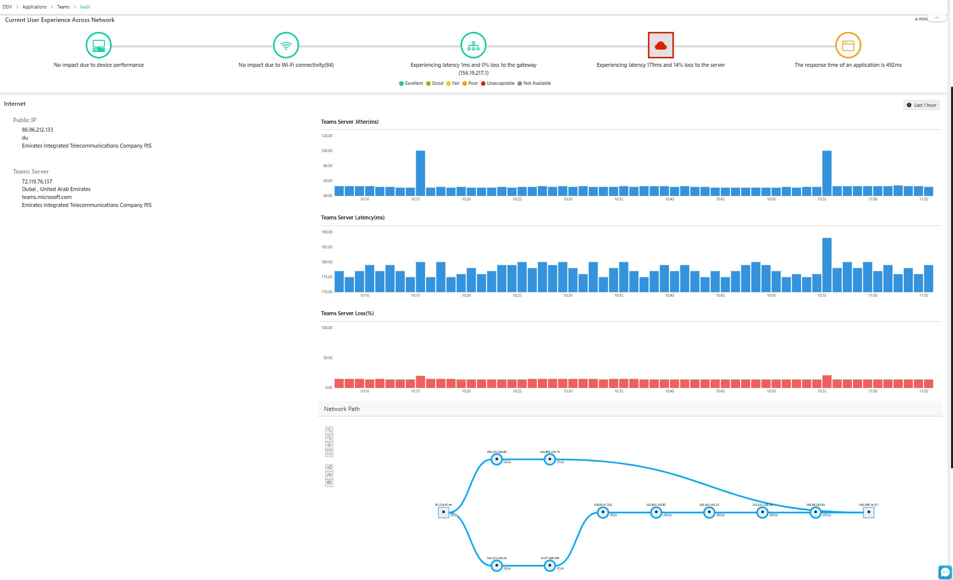
Digital Experience Monitoring (DEM): This Cloudmon features tracks user experience by monitoring application performance and network interactions from an end-user perspective. Refer Digital Experience Monitoring.
With Cloudmon’s agent-based monitoring, users can gain powerful, detailed insights into their environment, ensuring proactive management and optimized performance end-to-end.



To configure alarms for an agent, follow the steps,
  1. Navigate to the Top Bar: From the top navigation bar, select All Agents.
  2. Select an Agent: Click on the desired agent.
  3. Access Settings: Go to Settings and then select Alarm Rule.
  4. Add a Trigger: Click on Add Trigger to set up an alert rule.
  5. Configure Alert Rules: You can set alert rules for various parameters such as resources, interface metrics, Process and Service inactivity and agent inactivity.


Adding alarm trigger for an Agent

Reports


Cloudmon provides robust reporting capabilities for agents, with over 10 built-in reports that cover critical metrics like high resource utilization, open alarms, and device availability. The platform supports two types of reports: Scheduled Reports and Custom Reports.


Scheduled Reports
From the top navigation bar, click on Reports > Click on + icon to create a Scheduled report.


Adding scheduled reports

Users can select from predefined templates and set a frequency (daily, weekly, or monthly) to automatically generate reports. These reports are sent to designated users, helping with ongoing monitoring and decision-making. 

Custom Reports
From the top navigation bar, click on Reports > Click on Custom report button to create a Scheduled report.

Adding custom report

Custom reports offer flexibility in selecting specific agents and metrics. Users can define the scope of the report and set a custom time period to match their specific reporting needs, allowing deeper insight into agent performance.

This feature helps ensure that key performance indicators are tracked effectively and reported regularly for optimal resource management. 

Refer Reports for more details.

Discovery

Network Discovery

Cloudmon Network Discovery feature provides IT administrators with a powerful tool to list and monitor network nodes, devices and services across their network based on ICMP, TCP, and SNMP. This helps in maintaining an accurate inventory of resources and assessing their operational status.

Network-based discovery in Cloudmon involves scanning specified IP ranges using different protocols to gather information about networked nodes, devices and services. The available protocols include:

  • ICMP (Internet Control Message Protocol): Used to check the availability of network nodes.
  • TCP (Transmission Control Protocol): Used to identify services running on specific ports.
  • SNMP (Simple Network Management Protocol): Used to fetch and list all SNMP-enabled devices on the network.
Discovery Process in Cloudmon

The discovery process in Cloudmon is performed using Cloudmon probe(s) already installed in the network.
  1. Protocols supported:

    • ICMP Discovery: Determines if a node is reachable by sending ICMP Echo requests. This helps in checking the availability of network nodes.
    • TCP Discovery: Identifies services running on specific ports by establishing TCP connections. This allows for the detection of services and applications operating on network devices.
    • SNMP Discovery: Retrieves and lists all SNMP-enabled devices. This protocol helps in gathering detailed information from network devices that support SNMP.
  2. Resource Details: For each discovered resource, Cloudmon provides information based on the protocol used.

    • ICMP: Availability and reachability status.
    • TCP: Services and open ports.
    • SNMP: Detailed SNMP information, including device type, configuration, and operational status.
Post-Discovery Actions in Cloudmon
  1. Resource Status Check:

    • Monitored Resources: Resources already monitored in Cloudmon will have their status displayed.
    • Unmonitored Resources: Resources not currently monitored will be marked as “Not Monitored.”
  2. Enable Monitoring: One can enable monitoring directly from the discovery results:

    • For SNMP Devices: Directly enable monitoring for SNMP devices to integrate them into the monitoring system.
    • For ICMP/TCP Resources: Monitor availability and reachability checks to ensure continuous tracking of device status and services.
  3. Status Updates: Once monitoring is enabled, Cloudmon updates and displays the status of the resources, ensuring accurate tracking and management of network health and performance.

Steps to perform Resource Discovery

1. Navigate to Settings > Monitoring > Network Discovery
2. Click on the + to add a discovery.
3. Fill all the mandatory fields, as per table below.

Field
Description
NameProvide the name of discovery
ProbeFrom the dropdown Choose the probe through which you want to perform the discovery.
IP Range
Enter the IP range within which the discovery should be conducted.
Type
  1. Host: To scan for device availability and reachability.
  2. Service: To identify specific services running on ports.
Protocol
Choose which protocol (ICMP, TCP, SNMP) needs to be used to perform the discovery

4. Click on Save to add the discovery.
5. Click on Scan to scan the network.


Adding a discovery rule before performing network discovery

6. From the list of IPs obtained through the scan, select the ones you want to monitor for performance and availability tracking.

Topology Discovery

Cloudmon’s topology discovery provides IT admins with a detailed view of infrastructure in the manner that they are connected in the network, as compared to network discovery which provides only the list of resources discovered. This comprehensive understanding of the network’s physical and logical layout helps identify potential bottlenecks and troubleshoot issues effectively. It allows admins to visualize switch-to-switch connections. This further aids in avoiding disruptions during network changes and maintaining operational continuity.

Topology discovery in Cloudmon involves using an SNMP device as a seed router and leveraging CDP (Cisco Discovery Protocol) and LLDP (Link Layer Discovery Protocol) from Cloudmon probes to map the network topology. This process also includes displaying FDP (Foundry Discovery Protocol), ARP (Address Resolution Protocol), and IPROUTE table details for each node.

Topology Discovery Process in Cloudmon
The topology discovery process in Cloudmon is performed using Cloudmon probe(s) already installed in the network.

      Seed Router Initialization:
  1. The discovery process begins by providing an SNMP-enabled device as the seed router. This device serves as the starting point for the network discovery.
      Protocol Utilization:
  1. CDP (Cisco Discovery Protocol) and LLDP (Link Layer Discovery Protocol) are utilized to crawl through the network. These protocols help in identifying and mapping out the network topology by discovering neighboring devices and their details.
      Node Details:

      For each discovered node, Cloudmon displays comprehensive information, including:
  1. FDP (Foundry Discovery Protocol): Information about the device’s neighbors.
  2. ARP (Address Resolution Protocol) Table: Maps IP addresses to MAC addresses.
  3. IPROUTE Table: Displays the routing table of the device, showing the paths to different network destinations.
Steps to perform Topology Discovery
  1. Navigate to Network > Topology Discovery
  2. Click on the + to add a discovery.
  3. Fill all the mandatory fields as per table below.
  4. Click on Save to add the discovery.
  5. Click on Scan to scan the network.
  1. Field
    Description
    NameProvide the name of discovery
    ProbeFrom the dropdown Choose the probe through which you want to perform the discovery.
    Seed IP
    Enter the IP address of the seed device.
    SNMP Credentials
    Input one or more SNMP credentials required for the discovery process.
    IP Range
    Enter the IP range within which the discovery should be conducted.

Creating a network topology discovery rule

Once the entities have been discovered, click on the view icon in the topology discovery table to display the topology discovered

Post-Discovery Actions in Cloudmon

Adding devices and links:
Use this option to add manually added devices and networks (i.e., manually created topology) to a specific node in the auto-discovered topology. This feature enables enhancement of the automatically discovered topology, with manually added devices that cannot be auto-discovered due to their lack of support LLDP or CDP protocols.
  1. Go to Network > Topology Discovery
  2. Select View Discovered Topology.
  3. Click on a node where you need the built map to be linked from and select Link Map.
  4. From the map's dropdown, choose the maps where you want to add the node.
  5. Click Save.



Enable Monitoring:

To enable monitoring for unmonitored devices in the topology, follow these steps:

  1. Go to Network > Topology Discovery
  2. Click on View Discovered Topology.
  3. From the discovered topology, select any unmonitored device.
  4. Click on the Monitor button to enable monitoring for that device.
This ensures seamless integration of new devices into the monitoring system.

Device and Device Link Status
Monitored Devices:
  • Devices that are already monitored in Cloudmon will be highlighted based on their status:
    • Active Monitored Devices: Highlighted in green.
    • Inactive Monitored Devices: Highlighted in red.
Unmonitored Devices:
  • Devices not currently monitored are marked as "Not Monitored" and are highlighted in grey.
Refreshing Monitoring Information

To refresh the monitoring information of devices:

  1. Navigate to Topology Discovery and view the discovered topology.
  2. Look for the Refresh icon  in the side pane.
  3. Clicking the icon will update the monitoring information, including:
    • Device Monitoring Status: Whether the device is currently monitored or not.
    • Device Link Status: This shows the connectivity between devices and the interface status.
Real-time Updates in Discovered Topology

To get real-time updates in the discovered topology:

  1. Rescan the topology by clicking the rescan   icon from the topology discovery added.
  2. The topology will update with:
    • Newly added devices and links will be added to the existing topology
    • Deleted devices and links, which will be marked in red.

Topology Maps

Topology Maps in Cloudmon is a powerful feature that allows users to manually create their own infrastructure topology. It supports adding various components like agents, WMI, SNMP devices, nodes, services, vCenter, clusters, ESXi hosts, VMs, datastores, and resource pools. Users can create and define links between these devices to represent communication paths or dependencies. This feature enables real-time monitoring integration, offering a dynamic and comprehensive view of the environment for better management and troubleshooting.

A key aspect of this feature is that it can be used to manually add to the network that has already been automatically discovered. This could be the case if there are limitations for the device to be discovered.

Creating a Topology Maps
  1. Navigate to Network > Topology Maps
  2. Click on the + icon in the top-right corner.
  3. Provide a name for the topology map.
  4. Choose resources to add from the list: agents, WMI, SNMP devices, nodes, services, vCenter, clusters, ESXi hosts, VMs, datastores, and resource pools.
  5. Create links between the selected resources to define dependencies or communication paths.
  6. Optionally, assign label colors, add a background image, or adjust font size for better visualization.
  7. Click Save to store the topology map.


Creating Links:
  1. Drag and drop any number of resources and create a link by connecting two resources.
  2. Click on a resource to initiate the link, then drag the connection to another resource to establish the link.
  3. Customize the link by selecting a background color and label color.
  4. Choose the link style as either solid or dashed.
  5. Adjust the size of the link as needed.
  6. Retrieve the link status directly from the interface of the resources being connected.
  7. Alternatively, obtain the link status of nodes by selecting the “Monitor” group.
  8. Click Save to finalize and create the link between the resources.

Monitoring Status and Details:

When viewing the created map, hovering over a resource displays key details such as its name, state, type, and IP address. Hovering over a link shows the interface or node status along with its IP address and name.

To add manually created topology to auto-discovered topology, refer Manually adding devices and links, under Topology Discovery.

Custom Dashboard:
You can set the created map as a custom dashboard by following these steps:
      1. Navigate to Dashboard > Create Dashboard.
      2. Enter a name for the dashboard and click on the Add Topology Maps button.
      3. Select the desired map from the list and click OK.
      4. Save the custom dashboard.
      5. Access the map through the dashboard menu.

                                                
      

Dashboards

Cloudmon Dashboards

The first menu item on the top left of the Cloudmon window is the Dashboard. Click on Dashboard to select any of the dashboard types, which are further described below.

1. Admin Dashboard

The Admin Dashboard gives a comprehensive overview of data from the dashboard provides the overall health status of the devices configured to it. The Admin dashboard displays the following information: 


   Admin Dashboard

  • AgentsThe number of devices monitored using agent-based monitoring. This includes the number of Active, Inactive agents.

  • SNMP Device- The number of network devicemonitored using SNMP. This includes the number of active devices, inactive devices.

  • Windows Devices - The number of Windows devices. This includes Not-monitored and Active devices.
  • Network Nodes & Network Services - The number of Active and Inactive monitored network nodes and services.
  • Probes - The number of network endpoints. This includes the number of active and inactive probes. 

  • Recently visited Network Nodes/Services - This includes the top recently viewed 
  • Recently visited Devices/Network Devices - This includes the top 10 recently viewed devices/Network devices. 


2. Geographic View
Geographic (Geo) View displays the geolocation of all entities such as Agents , Probes , Network Nodes and Network Services . The entities can be chosen from the dropdown in the top right corner.

Each entity is represented by a unique icon, with inactive entities highlighted in red, allowing the IT operator to easily identify affected locations.
When you select a probe from the dropdown menu and click on it, the network topologies discovered by that probe will be displayed.


      Geo View showing the geographically location of all entities monitored

3. IT Infrastructure Overview

The IT infrastructure overview dashboard displays the following information,

  • Devices heat map - This represents data of devices where devices' health can be classified by color, size, group, and filters. Heat maps make it easy to visualize complex data and understand it briefly. 

  • Top 10 Interfaces by Percent - This includes the top 10 interfaces by percentage. 

  • Top 10 Interfaces by Traffic - This includes the top 10 interfaces by traffic. 

            
Heat map of devices in IT infrastructure Overview


4. Network Availability


Heat Map of Network Services and Nodes represents monitored health of the Network Nodes and Network Services where device data can be classified by color, size, group, and filters.

Heat map of Network Availability for Services and Nodes


5. User Experience Overview


The User Experience Overview Dashboard provides comprehensive insights using the Digital Experience Monitoring (DEM) feature. It enables IT to assess and visualize the performance and experience of agents, applications, and geographical locations in a structured format in the following visualizations.
  1.  Agents heat map
  2. Application heat map
  3. Geographical view
  4. Application Summary


             User Experience Overview showing breakdown of digital experience in different views

6. Alarm Overview

The alarm overview dashboard shows the alarming devices for troubleshooting.



Alarm Overview dashboard shows all alarms categorized by severity, devices type and heat map

It displays the following information: 

  • Recent alarms - include all the recently raised alarms in detail with their alarm description, device name, device IP, and the alarm raised time. You could find this icon on the top right side of the recent alarms by selecting the required options via drop down; you could categorize the alarms based on their severity. 

    By clicking the alarm, it will display the summary of the selected alarm will be displayed.
  • Active alarms by severity - This includes the number of active alarms grouped based on severity such as Critical, Attention, and Trouble.

  • Active alarms by device type- This includes the number of active alarms grouped based on device type, such as laptop, desktop, server, switch, etc. 

  • An alarm heat map is a graphical representation of data depicting the Alarm data by color and group. 

  • Alarm pending >24 hours - If any raised alarms remain open for more than 24 hours, they will show here.


Customizable Dashboard

Customizable Dashboards allow IT to design and tailor their own dashboards by incorporating built-in widgets and creating personalized tables of information. These dashboards provide a flexible and customizable view, enabling users to monitor and visualize data according to their specific needs. The created dashboards are accessible under the Dashboards menu in the top navigation bar.

How to create Custom Dashboard

Begin by hovering over the Dashboard menu in the top navigation bar and clicking on Create Dashboard.

                                                                                                                    Customizing Dashboard
  1. Fill Out Dashboard Details, This includes entering a name and a description.
  2.  Click on the Add Widget button to incorporate various built-in widgets into your dashboard. Widgets are grouped by category based on their purpose and visualization type.

    Performance Widgets

    Performance widgets provide insights into system, application, and network performance metrics.

    • Pie Chart – Displays metric distribution as proportional segments, useful for visualizing utilization breakdowns.

    • Top N – Shows the top-performing entities based on a selected metric for quick identification of high-usage resources.

    • Bottom N – Highlights the lowest-performing entities to help detect underutilized or degraded components.

    • Table – Presents detailed metric data in tabular format with support for filtering, sorting, and pagination.

    • Outages – Displays availability and outage information for monitored entities within a selected time period.

    • Heatmap – Uses color-coded visualization to represent metric intensity across devices or groups, with clearly labeled filters.

    • Time Series Chart – Displays metric trends over time, enabling historical analysis and pattern identification.

    Network Widgets

    Network widgets help visualize network structure, connectivity, and traffic paths.

    • Network Topology – Displays a hierarchical view of network devices and their relationships for easier navigation and dependency analysis.

    • Topology Maps – Provides a graphical layout of network components mapped visually to represent physical or logical connections.

    • Network Path – Visualizes the path taken by network traffic between endpoints to help identify latency or connectivity issues.

    General Widgets

    General widgets provide contextual, informational, and custom content for dashboards.

    • iFrame – Embeds external web content or applications directly within the dashboard.

    • Notes – Allows users to add text-based annotations or operational notes to the dashboard.

    • Image – Displays uploaded images such as diagrams, logos, or reference visuals.

    • Date & Time – Shows the current date and time based on system or selected timezone.

    • Custom HTML – Enables embedding of custom HTML content for advanced visualization or integration use cases.

    • Business View – Represents business services or logical groupings to provide a high-level operational view aligned with business context.

      You can select from options such as Top 10 Interfaces by Traffic, Top 10 Devices by CPU Utilization, Top 10 Devices by Memory Utilization, Top 10 Devices by Disk Utilization. Choose one or multiple widgets based on your requirements.

  3.  Click on the TOP N button to include custom widgets. Complete the widget form with the necessary details.

    Field
    Description
    Name
    Name of the widget to be embedded
    No. of Items
    Set the number of data rows to display on the widget.
    Monitoring Type
    Select the type of monitoring for the widget.
    Metric
    Select the metric needed for the widget from the options (eg: CPU usage, Mem Usage).
    View As
    Select from options like table and bar charts.

  4. Click on the Add Table button to include custom tables. Complete the table form with the necessary details.
Field
Description
Name
Name of the table to be embedded
Data Source
Select from options like DEM Agents, Agents, Applications, or Interfaces.
Filters
Apply specific filters to refine the data shown in the table. Example filters are provided below the field.
Limit
Set the maximum number of data rows to display per page.

            5.  To visualize network topologies, click on the Add Network Topology button. This will display all available network topologies, from                           which you can select and add to your dashboard.
            6. You can view and manage the created dashboard by accessing it under the Dashboards menu in the top navigation bar.
            7. Also you can edit the widgets created in custom dashboard by clicking on "Edit" option and by dragging the widgets, it can be relocated. 
               Click "Save" to save the changes.

Live Dashboards


In Cloudmon, Live Dashboards ensure that the data displayed is always up-to-date with real-time information. This feature automatically refreshes the data in the dashboard, allowing continuous monitoring without manual intervention. Live dashboards are available in both built-in Cloudmon dashboards and custom dashboards.

How to Configure Live Dashboards

Navigate to either a built-in Cloudmon dashboard or a custom dashboard, In the top-right corner of each dashboard, you'll find a three-dot (ellipsis) icon., where you can enable "Auto Refresh" feature.

                 Enabling auto-refresh feature for Live Dashboard
  1. Select the Auto-Refresh Interval: Click the icon, and a menu will display various time intervals for auto-refreshing the dashboard. Available intervals are:
    • 30 seconds
    • 1 minute
    • 5 minutes
    • 10 minutes
  2. Enable Auto-Refresh: Choose your desired refresh interval, and the dashboard will begin refreshing automatically according to the selected time period. This will ensure the displayed data is always current.

Live Dashboard use cases

Live Dashboards feature is particularly useful for organizations that rely on real-time monitoring to ensure optimal performance and uptime. Key use cases include:
  • Real-Time Infrastructure Monitoring: For teams responsible for monitoring critical systems, live dashboards provide up-to-the-second data on the health of servers, applications, and network devices.
  • Incident Response: When dealing with performance issues or outages, live dashboards enable immediate insights into system behavior without the need for manual refreshes or navigating to other monitoring tools.
  • Continuous Performance Tracking: Organizations can track ongoing performance trends and metrics in real-time, helping them to make informed decisions and mitigate risks before they escalate.
Live dashboards is often required by Network Operation Centers (NOCs) and IT teams requiring continuous infrastructure oversight, at least during some periods of time.


Digital Experience Monitoring

Digital experience monitoring (DEM) enables IT teams to efficiently track, analyze, and diagnose business application experiences of end users from a central location. Cloudmon DEM provides insights into the real-time and historical digital interactions of both users within the organization premises, in distributed office locations or remote,  enabling the detection and resolution of potential issues quickly, often before users notice them, resulting in few trouble tickets.

Thus, this feature can be used for monitoring on user-basis, for accessing from on-premises or remote, end-user desktops or laptops, as well as on branch-site basis.

Cloudmon DEM uses a combination of real-time and predictive data to monitor network performance, application efficiency, and other factors impacting end-user experience. It captures data related to website traffic, user behavior, and application functionality. By analyzing this data, IT leaders can proactively identify problem areas that hinder performance or usability, and take appropriate actions to optimize the end-user experience for their organization.

DEM Configurations

To enable monitoring for DEM, perform the following steps.

Add Application

To add the business applications that must be monitored, Navigate to Settings > Monitoring > Applications, Click on + icon in the top right corner. 


Adding application to be monitored

Add Application Form:

Field
Field Description 
Remarks
Name*
Name of the application


Application*
URL of the application 
needs to be provided


Tags
Tags for the application


Secure
Toggle button to 
enable/disable secure 
connection
Used for establishing secure 
connection between agent and 
application in case of https 
application

Enable monitoring

After adding application, a new application will be added and successfully assigned to the user.
  1. To monitor an application, the added application must be associated with a monitoring profile. This ensures that all Cloudmon agents associated with the monitoring profile will monitor all the assigned applications for that profile.
  2. For adding an application to a monitoring profile, Navigate to Settings > Configurations > Monitoring Profiles > Add new profile/Edit a profile.
  3. Check for + icon for adding application. Refer figure below showing Applications section in a monitoring profile.
  4. Click on OK to enable monitoring of the application according to specified profile.

Associating application with a monitoring profile


Field
Field Description
Remarks
Application*
Drop down listing all the 
applications added (in 
step 1)

Application threshold (ms)
Threshold for Processing 
time of the application

Ping
Enable/Disable ping 
statistics for the 
application 
When ping enabled, user can 
configure Ping threshold for the 
application.
Traceroute
Enable/Disable 
traceroute for the 
application


NOTEWhen traceroute is enabled for an application, the route between the agent and the application will be shown and updated every 10 mins.
  1. After adding the application, click on the "Save and Associate" button to save and associate the monitoring profile changes with all associated agents if editing an already existing profile or just click on save in case of creating a new profile.
  2. To check all the applications being monitored, navigate to the DEM, in the top navigation bar.
NOTE FOR MSPs: The same monitoring profile could be associated with Agents of different customers. Application are associated on customer-specific basis. Thus, they may associated with the same monitoring profile, the application will only be monitored by the agents of that customer in a secure manner.

Understanding DEM Dashboards

User Experience Overview Dashboard

The User Experience Overview dashboard (Dashboard > User Experience Overview dashboard) in Cloudmon, provides a comprehensive summary of the Digital Experience Monitoring (DEM) metrics. The dashboard consists of several widgets that display data for monitored agents and applications, giving users valuable insights into the health and performance of their systems.

Agents Heat Map

This widget displays a heatmap showing the user experience for devices being monitored. Each agent on the heatmap reflects the overall performance and experience score. By clicking on an agent, you can view a detailed summary of that specific agent's performance metrics.


Applications Heat Map

The Applications Heat Map shows the monitored applications in a honeycomb view, with each tile colored according to the Apdex score. Clicking on an application within this heatmap takes you to a detailed view of the application's performance.


Applications Summary

This section provides a list of all business applications that are actively monitored for user experience. It displays key metrics such as:

  • Application Name
  • Agent Count monitoring the application
  • Apdex Grade
  • Processing Time for user experience analysis
Geographical View

The Geographical View widget shows the physical locations of all agents that are monitoring user experience for business applications. This visual representation helps identify performance issues based on geographic location.


User Experience Overview Dashboard

Detailed User Experience for Applications


From either the Applications Summary or the Applications Heat Map, you can click on an application to access the Consolidated User Experience view. This view provides a comprehensive overview of user experience metrics for a specific application across all associated agents.

Key metrics include:

  • Combined Apdex Score for all agents
  • Overall Processing Time
  • 5-Point Analysis depicting detailed user experience metrics across various stages of connectivity (device, LAN, WAN, application)

By clicking on each of the points in the 5-point analysis, the impacted users at each hop are displayed.


Consolidated User Experience for an Application from all associated users

From there, you can select a specific agent to access the detailed breakdown of user experience. This breakdown includes:
  • Apdex Score
  • Processing Time for the individual user
  • Device Connectivity: CPU, memory, and disk usage statistics
  • LAN Connectivity: Traffic in/out for Ethernet and Wi-Fi signal strength, along with available Wi-Fi networks
  • WAN Connectivity: Jitter, latency, packet loss at the ISP level, and ISP details
  • Application Details: Content type, HTTP status codes, download size, and time-series data for Apdex score and processing time.


User Experience Summary for a Business Application from a Single User


This detailed view provides valuable insights into improving both application performance and the user experience by identifying and resolving issues at different points in the connection.


Alert Configuration in DEM


IT can set alerts for all monitored metrics to get notifications when threshold limits are crossed or issues are found. By configuring alerts in DEM monitoring, IT teams can address issues faster, ensuring smoother digital interactions for users.

Steps to Configure Alerts:
  1. Navigate to Setting > Configurations > Alarm rules.
  2. In devices, Click on the + icon. 
  3. The Add Alert Rule window will appear. Click on Trigger. This will open a configuration box where you can define the alert conditions.
For DEM there are 5 metrics, as shown in the figure below:

Specifying alert trigger for DEM

For more information on configuring alarms, refer to the Platform Overview > Alarms section.

DEM Use Cases

Wi-Fi signal Quality issues


When a user raises a ticket with IT regarding an unreachable application, IT can use DEM to troubleshoot. By searching for the user's device in the top navigation bar, DEM > User Device, IT can navigate to the specific application that the user couldn’t access. DEM highlights potential problem areas—if the Wi-Fi hop is marked in red, this indicates poor signal quality. DEM also displays all available Wi-Fi networks, enabling IT to advise the user to switch to a stronger network for improved connectivity. The image below illustrates the issue described above, where the user experience affected by Wi-Fi connectivity is highlighted using DEM,


DEM dashboard for specified user device showing poor WiFi signal

WAN Routing Path Discrepancies


In cases where a user reports intermittent access to an application like Microsoft Teams, IT can use DEM to investigate. By checking the agent associated with the user's device and the application in question (DEM > User Device > Application), IT can analyze the WAN connectivity. DEM visualizes the trace path between the user's laptop and the business application, showing if it takes shorter or longer routes. If the issue arises from the application being reached via a longer path, IT can escalate the issue to the ISP for routing path checks. The image below illustrates the issue described above, where the user experience affected by Route path is highlighted using DEM,


DEM dashboard for specified user device indicating ISP network issue

Branch Site-Specific Application Access Issues

If users from multiple branch sites attempt to access a business application hosted at headquarters but only one site encounters access issues, such as delayed DNS lookup for users in a specific location, DEM can help isolate the problem. The image below illustrates this issue.

DEM dashboard for a groups of users revealing poor application response

DEM Reports

In Cloudmon, the "Application Availability Report" under DEM (Digital Experience Monitoring) provides insights into application availability, Apdex score, processing time, and more. This report can be scheduled to be automatically sent to users or generated on demand.

To create this report:

  1. From the top navigation bar, click on Reports.
  2. Click on the + icon to create a new report.
  3. Fill in all the required parameters.
  4. Choose the template "Application Availability Report".
  5. Select the desired time period and frequency for the report.

The generated report will give a comprehensive summary of the selected DEM applications' availability and performance metrics.

Website Monitoring

Cloudmon tracks the availability and response times of your websites, and can alert you instantly if any downtime or irregularities are detected.

Configuration for Website Monitoring


To configure or add a website for monitoring in Cloudmon, follow these steps:
  1. Navigate to Settings > Monitoring > Probes 
  2. Specify a probe in which the URL or website should be monitored
  3. Go to Website tab
  4. Click on + icon, in the top right corner, Add website form will be displayed
  5. Fill all the mandatory fields, Check below table for field descriptions

    Field
    Description
    Name
    Name of the website
    Website URL
    URL of the website
    Method
    Choose between GET and HEAD methods
    User Agent
    User agent string to monitor the website
    HTTP Request Headers
    Key-value pairs sent in the HTTP request
    Follow Redirection
    Enabled by default, allows automatic redirection
    Trust Server SSL Certificate

    Enabled by default, verifies the server's SSL certificate
    Connection Timeout (sec)
    Timeout duration in seconds
    Interval
    Reporting interval for pushing website statistics
    Tags
    Tags associated with the website
NOTE: You can add multiple HTTP request headers from options such as Content Type, Authorization, Cookie, Host, Origin, ETag, etc., or add custom headers. User agents like Chrome on Windows, Edge on MacOS, Opera on Linux, etc., can also be selected from the provided options.

Once you have added the URL of the website you wish to monitor on the Settings page, navigate to 
Applications > Website. Cloudmon shows the added website being monitored.

Here, you will see key information such as:
  1. Name - Name of the website being monitored.
  2. URL - The URL of the website
  3. Status Code - The HTTP response code indicating the success or failure of a request (e.g., 200 for success, 404 for not found).
  4. Available Status - Shows whether the monitored URL is currently reachable and operational.
  5. Response time - The time taken for the server to respond to a request, measured in milliseconds.
  6. Last Polled - Time at which the last polling was performed


List of websites being monitored

 
Monitored Website Metrics


Cloudmon's Website Summary page 
provides a summary of the entire information related to the monitored website, including:
  1. Availability: The percentage of time the URL is accessible and operational.
  2. Downtime: Amount of time the URL was unavailable or not responding.
  3. Response Time: The time it takes for the web server to respond to a request, measured in milliseconds.
  4. Status Code: The HTTP response code indicating the result of a request (e.g., 200 for success, 404 for not found).
  5. Throughput: The rate at which data is successfully transferred between the server and client.
  6. Redirections: The number of times a URL has been redirected to another URL during the request process.
  7. Content Length: The size of the response body in bytes, indicating the amount of data returned by the server.
  8. Server: The server that is handling the requests for the specified URL.
  9. Content Type: The MIME type of the response content, indicating the type of data returned (e.g., text/html, application/Json).
  10. Cloudmon also provides detailed information on connection metrics, including Connection StartDNS LookupInitial ConnectionSSLRequest SentWaiting for Server ResponseContent Download, and Total Duration
  11. On Clicking the "View Headers" button, can view the details on Request and Response headers


Website Summary Page


Log Report for Website


In the log report, you can access detailed information including the HTTP Status CodeDNS Response TimeConnection TimeSSL Handshake TimeFirst Byte TimeDownload TimeResponse TimeResolved IPResponse Time BarStalled Time, and Content Length for the interval in the tabular format.


Log report tab for a website


Website Outages

Selecting this tab, shows the reasons for any website downtime, whether due to monitoring being disabled, the website itself being down, or other factors. It includes status codes and explanations for the issues encountered, among other details.


Outages tab for a website


Alarm Configuration for Website Monitoring

Configuring alarms enables you to receive immediate notifications for any performance or availability issues with your URLs. Tailor your alarm settings to monitor critical metrics to help ensure prompt responses to potential problems and maintaining optimal website performance.

To configure alarms for selective websites monitored, or a website group, refer to the Alarm rule configuration

Alternatively, to configure an alarm rule individually for each monitored website,
  1. Navigate to Applications > Website > {website} > Settings > Alarm rule
  2. Click on Trigger button, a pop-up will open.
  3. Add required metric like Website Response Time, Availability, Status Code, Content Check, Header with required threshold and select Save.


Adding an alarm trigger rule for website response time

Once the alarm rule has been set, alarm will be triggered for the set threshold if it meets and based on interval set for the website.

You would be able to see the alarms for the particular website by navigating to Applications > Website > {website} > Alarm or Alarms menu in the navigation bar.

Website Monitoring Reports

Cloudmon offers both custom and scheduled reports. Custom reports allow you to generate on-demand insights tailored to specific metrics and timeframes, while scheduled reports automatically deliver regular updates at predefined intervals. This flexibility ensures you stay informed about your website's performance and availability.

For creating scheduled website reports,
  1. From the top navigation bar > Click on Reports > Click on + icon in the Top Right Corner Search for Template Website Availability Report.
  2. Enter all mandatory fields and click Save.
  3. The added report will be shown in the Reports page.
  4. You can view or send it to the notified user.

For creating custom website reports.
  1. From the top navigation bar > click on Reports > Click on Custom Report in the top right corner > Search for entity Websites.
  2. Enter all the mandatory fields and select the website you wish to generate report and click Save.
  3. The added report will be shown in the Reports page.
  4. You can view or send it to the notified user.

Windows Application Performance Monitoring

Cloudmon supports monitoring various Windows applications by providing a range of WMI-based templates tailored for different applications. These templates enable comprehensive monitoring of application performance and resource utilization.

Supported Windows Application Templates
  • Active Directory (AD)
  • BizTalk Server
  • Cluster Services
  • Windows Defender Antivirus
  • DHCP Server
  • Exchange Server
  • Domain Controller
  • Internet Information Services (IIS)
  • Microsoft DNS Server
  • Microsoft SQL Server
  • System Center Endpoint Protection
  • System Center Virtual Machine Manager

Configuring Windows Application Monitoring

To begin monitoring a Windows application through WMI in Cloudmon, the prerequisite is to first add the WMI credentials for the device. Then, from a Windows probe, you can add the Windows device for monitoring.

  1. In the top navigation bar, go to Servers > WMI.
  2. Click the icon located in the top right corner to begin adding a device.
  3. Fill in the required fields in the "Add Windows Device" form

Field 
Description
Remarks
Probe*
Select the probe to add the WMI server
Windows probe to be selected, to add the wmi device
Hostname or IP*
IP or hostname of the WMI device

Display Name
Name for the device

Credentials*
Credentials to access the WMI devices

Template
WMI device template to be associated
Various WMI templates are available, and when adding a Windows server, the appropriate template is automatically selected based on the applications installed. Alternatively, users also have the option to manually choose a template from the existing ones.
Tags
Tag for this WMI Device


Note:
 Authentication to the remote devices using WMI requires you to login as a domain user with administrator privileges

Performance Monitoring for Windows Applications

To view and manage monitored Windows applications:

  1. Navigate to Servers > WMI > WMI Table
  2. Click on a specific Windows device to access its performance metrics.

Key Performance Metrics:

  • System Metrics: CPU usage, memory utilization, disk activity, and battery status.
  • Time-Series Data: Click on the time-series icon to view historical trends for each metric.
  • Network Interface Metrics: Bandwidth utilization insights are available under the Interfaces tab.
  • Active Process Monitoring: Gain visibility into running processes and their resource consumption.

For more details on managing processes, refer to the Process Monitoring  section.

Alarm Configuration for Windows Applications

Cloudmon enables users to set alarms for key application performance metrics.

To configure alarms for selective WMI devices monitored, or a WMI devices group, refer to the Alarm rule configuration

Alternatively for configuring alarm rule for each monitored WMI device,

  1. From the WMI page, click on a wmi device and navigate to Device Settings > Alarm Rule.
  2. Click Add Trigger.
  3. Define conditions such as CPU, memory, or network usage thresholds.

These proactive alarms ensure that performance issues receive immediate attention.

Windows Application Performance Reports

Windows applications monitored through WMI are seamlessly integrated into Cloudmon’s reporting framework, providing historical insights into performance trends and resource utilization.

Built-in Reports:

  • Device Availability Report
  • Inactive Devices Report
  • Device Resource Usage Report
  • Open Alarms Report
  • Resource Utilization - Threshold Breach Report

Custom reports can also be generated to consolidate Windows application performance data with other infrastructure monitoring insights. For more details, refer to the Reports section

Server Monitoring

Cloudmon provides two methods for server monitoring—Agent-based Monitoring and Agentless Monitoring—designed to meet the diverse needs of modern IT environments. These methods enable organizations to maintain high levels of system uptime, optimize performance, and respond swiftly to potential issues, particularly for critical servers that are essential to business operations.

Agent-Based Server Monitoring: Maximizing Uptime and Responsiveness

With agent-based monitoring, Cloudmon offers a proactive, high-performance solution for monitoring critical servers, ensuring your business remains operational without disruption. Refer Telemetry > Agent Based section for more details.

  • Immediate Issue Detection: In mission-critical environments, server downtime can have significant business consequences.  Cloudmon agent’s are capable of performing liveness checks to  detect server outages or reboots that have occurred, within 25 seconds, ensuring immediate visibility and action to mitigate issues before they affect business continuity.

  • Automated Alerts & Remediation: Cloudmon allows IT to set up automated responses to known problems. When a critical threshold is breached (e.g., high CPU usage or low storage capacity), Cloudmon can trigger automated scripts on agent-installed devices to resolve the issue without manual intervention. This proactive capability is invaluable for businesses that rely on continuous server uptime, such as financial institutions, healthcare providers, or e-commerce platforms.

The image below illustrates the "Run script" option available when configuring an alarm. This feature allows a script to be executed automatically whenever a threshold breach occurs, enabling automatic remediation of the issue.

Enabling Run script on when an Alarm is triggered

  • High-Frequency, Real-Time Monitoring: Cloudmon’s agent-based monitoring capability offers polling intervals from 1 second to 1 minute, providing real-time insights into server performance. This makes it ideal for critical servers where every second matters, enabling businesses to maintain optimal performance across their infrastructure. IT admin may enable 1 second polling only for critical servers and choose higher interval of upto 1 minute for other servers.


Time-series metrics with high-frequency polling

  • Cloud-Based Server Support: As more businesses shift to the cloud, Cloudmon’s agent-based monitoring extends to cloud servers, ensuring comprehensive coverage and real-time monitoring of cloud environments in addition to on-premises servers.

Agentless Server Monitoring: Scalable, and Non-Intrusive

For businesses seeking a lightweight, non-intrusive solution, Cloudmon’s agentless monitoring leverages SNMP and WMI technologies to perform monitoring without installing software directly on servers. Refer Monitoring using SNMP and Monitoring using WMI in Network Monitoring chapter for more details.

  • Low Overhead, High Efficiency: Agent-less monitoring allows businesses to track critical server performance without using any system resources. SNMP and WMI enable seamless monitoring, providing crucial insights into server health.

  • Simplified Setup with Pre-Defined Templates: Cloudmon’s pre-defined templates simplify deployment, ensuring quick and efficient monitoring of server metrics as soon as SNMP or WMI credentials are added. This reduces the time needed for setup, allowing businesses to start monitoring their critical infrastructure faster.

The image below shows a list of in-built device templates, while specifying a Server to be monitored, using a probe.



Adding a server to be monitored using SNMP from a Probe

  • Scalable monitoring: Cloudmon’s agentless monitoring is ideal for organizations with large or complex environments, offering a cost-effective way to monitor a broad range of devices. It’s particularly beneficial for monitoring essential servers without the need to deploy agents in every system. However, this has to be weighed against the advantage of deeper visibility and responsiveness available with agent-based monitoring.

Server Monitoring Configurations

Cloudmon supports both agent-based and agentless configurations for monitoring servers. Here's how to configure Cloudmon to monitor servers using these methods,

Agent-Based Monitoring

For agent-based server monitoring, you need to install the Cloudmon agent on the server. This method allows for high-frequency monitoring and real-time alerts.
For installation and configuration guidelines of an Agent,

From the Cloudmon controller:
  1. Click on the user icon in the top-right corner of the Cloudmon Controller window
  2. Select the "Help" menu.
  3. You will be redirected to the Agent article page by default.
  4. As you scroll down, or click on Getting started > Installation, in the left-side pane, the steps for installing a Cloudmon Agent in various operating systems are listed. 
After completing all the steps above, your agent will be automatically discovered by the Cloudmon controller, and the monitored agents will be visible in the controller under "Agents" in the top navigation bar.

Agent-less Monitoring

For agent-less monitoring, you do not need to install any software on the server (with the exception of a Cloudmon probe). Instead, Cloudmon will utilize protocols such as SNMP or WMI to perform monitoring of the server. Thus in essence, the server will be associated with a Cloudmon probe that performs the monitoring.

Configuring SNMP based monitoring

For Monitoring Servers using SNMP, SNMP credentials are mandatory for SNMP-based device monitoring

Ports: The default port used for SNMP is 161. Make sure that this port is not blocked by your firewall

For adding SNMP credentials, Navigate to Settings > Configurations > Credentials > SNMP > Click on + icon in the top right corner,

You will have to configure the following parameters if SNMP credential type is selected.

Name: Credential name.

Description: A brief description about the credential.

Version: Select the version of the SNMP

Community string: Read or Write password to authenticate the device


If SNMP v3 is selected, the following options will be displayed:

Username:  The user (principal) on behalf of whom the message is being exchanged.

Authentication: Select any of the authentication protocols either MD5 or SHA and enter the password. MD5 and SHA are processes which are used for generating authentication/privacy keys in SNMPv3 applications.

Encryption: Select any of the encryption protocols between DES, AES-128, AES-192 or AES-256 and enter the password. 


Advanced Options:

  1. SNMP Port: SNMP port number.
  2. SNMP Timeout: SNMP timeout in seconds.
  3. SNMP Retries: SNMP retries.

Configuring WMI based monitoring

For Monitoring Servers using WMI, WMI credentials are the requisite to be added before adding a server for WMI monitoring.

For creating a WMI Credentials, Navigate to Settings > Configurations > Credentials > WMI tab > Click + icon to add new credential,

Fill all the necessary fields such as,

  1. Name - Name of the credential
  2. Description - Description of the credential to be added
  3. Username - User name of the Windows device
  4. Password - Password of the Windows device
Note: Authentication to windows devices using WMI requires you to login as a domain user with administrator privileges


Alarm Configuration for Server Monitoring

Whether using agent-based or agentless monitoring methods, alarms can be setup to be triggered in Cloudmon specific server parameter thresholds are crossed. Thus, IT teams will be immediately alerted of any deviations in server performance and pro-actively address them.

Agent-Based Server Monitoring Alarms


For agent-based server monitoring, you can configure detailed alarms to trigger notifications based on specific conditions or thresholds.

Configuring Alarms

  1. Go to Agents > Click on an agent > Settings > Configuration > Alarm Rules.
  2. Click the + icon in the top right corner to add a new alarm rule.
  3. When creating an alarm rule, you must set an alarm trigger. A trigger defines the specific conditions under which the alarm will be activated
    The following image displays the Add Trigger form in the alarm rule settings for reference.

Agent-less Server Monitoring Alarms


Agent-less Server monitoring in Cloudmon supports alarms for both SNMP and WMI-based monitoring methods.

SNMP-Based Alarms

SNMP-based server monitoring in Cloudmon supports alarms to track key metrics and ensure system health, as shown in the figure below,


SNMP based alarm triggers in servers

WMI Based Alarms

For WMI-based server monitoring in Cloudmon, alarms can be triggered when performance thresholds are crossed on Windows servers.
Alarms can be customized to monitor various server metrics such as CPU, memory, disk usage, and network activity, ensuring high responsiveness to any server performance issues.
 
Refer to Platform Overview > Alarms  for more details.

Server Monitoring Reports

Cloudmon offers both scheduled and custom reports for server monitoring. To create scheduled reports:

  1. Navigate to Reports.
  2. Click on the + icon.
  3. Choose from the in-built templates to generate server reports. Available templates include:
    • Open Alarms
    • High CPU Utilizing Hosts
    • High Memory Utilizing Hosts
    • High Network Utilizing Hosts
    • Inactive Devices
    • Device Availability Report
    • Device Resource Usage Report
    • Network Device Metrics Report
    • Network Device Availability Report
    • Resource Utilization - Threshold Breach Report
    • Capacity Planning Report
    • SLA Report
    • Forecasting Report

For custom reports, navigate to the Reports page and click on the Custom Report button. Choose the entity type as Agents to create reports for servers monitored using Agents.

Virtualization Monitoring

This feature is supported from Cloudmon version 2.7.

Hyper-V Monitoring

Cloudmon provides comprehensive agent-based monitoring for Hyper-V environments, offering real-time visibility into the performance and health of Hyper-V servers and the virtual machines (VMs) running on them. After installing the Cloudmon agent on a Hyper-V server, you can monitor key resources like CPU, memory, network, storage, availability and more. With Cloudmon’s detailed insights of more than 70 Hyper-V metrics, you can comprehensively monitor your Hyper-V infrastructure.

Adding a Hyper-V Server

To start monitoring a Hyper-V server in Cloudmon, follow these steps:
  1. Install the Cloudmon Agent: The agent package must be installed directly on the Hyper-V server to enable monitoring. Refer Agent installation section in Installation and Deployment.
  2. Enable Hyper-V Monitoring: Once the agent is installed, navigate to Agents > Click in an Agent > Settings > Monitoring and toggle Enable Hyper-V Monitoring. This action will activate the monitoring features, and the Hyper-V server will appear under Virtualization > Hyper-V in the Cloudmon dashboard.

Once enabled, Cloudmon begins tracking the performance and health metrics of the Hyper-V server and its hosted VMs.


Monitoring Hyper-V Server/VM

Cloudmon provides extensive monitoring capabilities for both the Hyper-V server and VMs running on it. To view the Hyper-V server being monitored, in the top navigation bar hover on Virtualization > Hyper-V > Click on a Hyper-V server. 

Hyper-V Server Monitoring

General Information: Displays the Hyper-V server’s basic information and operational status.
Service and Availability Status: Displays the uptime and health of critical Hyper-V services, along with the overall health status and availability timeline.
The image below displays a Summary page having general information, availability and health timeline of a Hyper-V server.




Resource Utilization: Displays key resources such as processor, memory, network bandwidth, storage, and processor usage. The image below displays processor metrics retrieved from a Hyper-V server.


Virtual Machines: Lists all VMs running on the Hyper-V server, allowing detailed monitoring of each VM's performance and health.
VM Monitoring: For each VM hosted on the Hyper-V server, Cloudmon provides in-depth performance insights



Resource Utilization: Displays CPU, memory, network, and storage usage.
Activity and Health Status: Displays VM activity, overall health, and performance trends.
Network Monitoring: Displays data on virtual network adapters and virtual switch metrics, ensuring the network is operating efficiently.
The image below displays Hyper-V virtual network adapter metrics.



Storage Monitoring: Displays disk usage and storage performance for each VM.
The image below shows Hyper-V VM's storage metrics.


Alarm Configuration for Hyper-V Monitoring


In Cloudmon, you can configure alerts to proactively manage the performance and health of both Hyper-V servers and the associated VMs. Follow these steps to set up alerts:

To configure alarms for selective Hyper-V/Hyper-V VM's monitored, or a Hyper-V/Hyper-V VM's group, refer to the Alarm rule configuration

Alternatively for configuring alarm rule for each monitored Hyper-V/Hyper-V VM's,

  1. Access Alert Settings: Navigate to the Hyper-V server or VM’s Settings page, then click on Add Trigger to create a new alert condition.

  2. Choose the Metric: Select the specific metric you want to monitor, such as CPU usage, memory utilization, network bandwidth, or disk space.

  3. Set the Threshold: Define the threshold for the chosen metric, such as triggering an alert if CPU usage exceeds 80% or if available disk space drops below a certain level.

  4. Set Alert Severity: Choose the severity level for the alert (e.g., CriticalWarning), helping to prioritize the alerts based on the impact of the issue.

  5. Notification Preferences: Specify which users should be notified when the alert is triggered, ensuring the right team members are informed promptly.

Once configured, Cloudmon will monitor the specified metrics in real-time and raise alerts when the defined thresholds are met, allowing for timely intervention and resolution of any issues.

Using Hyper-V monitoring in Cloudmon, you can monitor performance and health of both servers and virtual machines, to ensure a smooth-running virtualized infrastructure.


Hyper-V monitoring Reports

Using Cloudmon Hyper-V reports, you can get both scheduled and custom reports to analyze historical data and detect anomalies. 

For creating scheduled Hyper-V reports, from the top navigation bar > Click on Reports > Click on + icon in the Top Right Corner > Choose Template Hyper-V/Hyper-V VM monitoring
  • Scheduled Reports: Cloudmon provides two predefined report templates— "Hyper-V Monitoring" and "Hyper-V VM Monitoring." These reports offer insights into the performance and status of Hyper-V hosts and virtual machines over set timelines (daily, weekly, or monthly). The reports can also be sent automatically to users.

For creating Custom reports, from the top navigation bar > click on Reports > Click on Custom Report in the top right corner > Choose entity type as Hyper-V/Hyper-V VM.
  • Custom Reports: For more flexibility, you can create custom reports by selecting specific devices, desired time periods, and metrics. When creating custom reports, choose the entity type as either "Hyper-V" or "Hyper-V VM." This allows greater control in retrieving specific data relevant to Hyper-V environments, making it easier to focus on particular aspects of infrastructure performance.

VMware Monitoring

Cloudmon offers in-depth agent-less monitoring for your VMware infrastructure, with real-time visibility into the performance and health of vCenter resources by integrating directly with vCenter and ESXi through native APIs.

Cloudmon VMware monitoring supports Clusters, VMs, ESXi hosts, Datastores, and Resource pools. With support for over 200 metrics, Cloudmon ensures comprehensive tracking and troubleshooting of your virtual environment.

Key features of VMware Monitoring in Cloudmon:
  1. Support for VMware Environments from vCenter 7 and ESXi 6.
  2. Monitors effective utilization of critical resources like CPU, Memory, Network and Disk.
  3. Supports monitoring of hardware health such as temperature, voltage, power, fan speed, status of processors etc. via VMware API.
  4. Availability and health states of all VMware resources are continuously monitored. 
  5. Any degradation in resource availability or health triggers can be alerted, allowing for proactive issue resolution before they impact operations.

Pre-requisites for VMware monitoring

VCenter's vSphere or ESX client User Name and Password Since Cloudmon uses native APIs to monitor the VMware servers, it requires the username and password of the VCenter / Host server to poll the -performance data. 

Configuring VMware credentials

  1. Navigate to Settings > Configurations > Credentials > VMware tab 
  2. Click on + icon in the top right corner, Add credentials form will be displayed
  3. Fill all the mandatory fields, Check below table for field descriptions,    
FieldDescription
NameName of the credentials 
DescriptionDescription on the credentials
TypeType of the credentials VMware vCenter/VMware ESXi  
Username & PasswordUsername and Password of the credentials.
 

            4. Click on Save to add credentials.

Discovering VMware vCenter/ESX

Discover vCenter



Add vCenter details so that it could be monitored using Cloudmon probe
  1. Go to Virtualisation > VMware
  2. Click on + icon, in the top right corner, Add vCenter form will be displayed.
  3. Fill all the mandatory fields, as per table below. 
Field
Description
Probe
Probe from which the vCenter discovery to be initiated
Name
Name of the vCenter discovery
Hostname or IP
Hostname or IP of the vCenter to be discovered
Port
Port of the vCenter running, by default "443", will be present
Credential VMware vCenter credential to be associated for discovery to be selected
Resources to be discovered The resources  to be discovered in a vCenter
IntervalThe reporting interval for which the vCenter and vCenter resources monitoring statistics will be pushed.
TagsTags for the credentials

      4. Click on Discover to start the discovery process.

Discovering ESX

Add ESX/ESXi host details so that it could be monitored using Cloudmon probe

  1. Go to Virtualisation > VMware > ESX/ESXi Hosts
  2. Click on + icon, in the top right corner, Add ESX/ESXi Host form will be displayed.
  3. Fill all the mandatory fields as per table below.   
Field
Description
Probe
Probe from which the ESX discovery to be initiated
Name
Name of the ESX discovery
Hostname or IP
Hostname or IP of the ESXi to be discovered
Port
Port of the vCenter running, by default "443", will be present
Credential VMware ESX credential to be associated for discovery to be selected
Resources to be discovered The resources  to be discovered in a Vmware ESX
IntervalThe reporting interval for which the ESX and ESX resources monitoring statistics will be pushed.
TagsTags for the credentials

      4. Click on Discover to start the discovery process.

After the reporting interval configured, the VMware vCenter/ESX resources will be discovered.

Monitoring VMware vCenter/ESX server

Cloudmon does performance monitoring of VMware vCenter/ESX environments by discovering and tracking key infrastructure components such as ESXi hosts, VMs, datastores, resource pools, and clusters. After discovery, you can selectively enable monitoring of any of the discovers entities from the Virtualization > VMware section, thus gaining deep visibility into the performance and health of your virtual environment.

vCenter Overview

Cloudmon vCenter page provides a summary of the entire vCenter environment in Virtualization > Vmware > vCenter Table which includes:

  • General vCenter information and counts of all key entities - ESXi hosts, datastores, clusters, VMs, resource pools).
  • Top ESXi hosts by CPU, memory usage, and VM count.
  • Top datastores by available space.
  • Recent alarms raised for any monitored vCenter entities, ensuring users are promptly informed of any potential issues.

With Cloudmon’s performance monitoring capabilities, you can optimize the health and efficiency of their VMware vCenter environment, ensuring smooth and uninterrupted operations.



vCenter Summary Page

ESXi Host Monitoring

  • Resource Utilization: Metrics like processor, memory, and network usage help in identifying potential bottlenecks or performance issues.
  • Hardware Details: Information on fans, temperature, processors, and the system board provide a complete overview of the physical health of the ESXi server. Refer image below, showing ESXi hardware details. 


ESXi host hardware details
  • VM Information: Lists all VMs running on the ESXi host, giving details on their status and performance.
  • Datastore and Disk I/O: Monitors the datastores associated with the ESXi host, along with disk input/output statistics, helping in storage performance optimization.
  • Network Details: Shows network utilization and configurations, ensuring that the host's network performance remains optimal.

Cluster Monitoring

  • Resource Utilization: Shows how the cluster’s resources (CPU, memory, storage) are being used.
  • ESXi Hosts: Lists all ESXi hosts part of the cluster, helping to track performance at a host level.
  • Datastores and VMs: Shows the datastores and virtual machines within the cluster.
  • DRS Configuration: Displays information on Distributed Resource Scheduler (DRS) settings, useful for balancing load across ESXi hosts.

Virtual Machine (VM) Monitoring

  • Resource Utilization: Provides real-time CPU, memory, and disk utilization, ensuring each VM is running efficiently.
  • Networks and Datastores: Lists the network connections and datastores the VM is using.
  • Logs: Helps in troubleshooting by providing access to VM-level logs.

Datastore Monitoring

  • Resource Utilization: Shows how much storage space is used and available within the datastore.
  • Associated ESXi Hosts and VMs: Lists the ESXi hosts and VMs utilizing the datastore, helping to understand the storage distribution.
  • Storage Performance: Monitors storage I/O and latency metrics, helping in optimizing performance.

Resource Pool Monitoring

  • Resource Utilization: Shows CPU and memory usage of the resource pool, ensuring efficient resource allocation.
  • Cluster Details: Links the resource pool back to its parent cluster, providing context on its overall resource management.
Availability and Health Monitoring

Cloudmon continuously monitors the availability and health of each resource. You can track the status of their ESXi hosts, VMs, datastores, and clusters over time, ensuring proactive identification and resolution of any issues affecting the virtual environment.

Interrelated Entity Mapping

Cloudmon simplifies navigation and troubleshooting by mapping interrelated entities. For example:

  • ESXi hosts: Shows associated VMs and connected datastores.
  • Resource Pools: Shows their corresponding clusters.
  • Datastores: Lists the VMs stored within them.

This mapping provides a holistic view of the virtual environment, making it easier for you to monitor relationships and dependencies, and optimize resource allocation across your VMware infrastructure.

Alarm configuration in VMware monitoring

Users can configure alerts for all monitored metrics to ensure timely notifications when thresholds are exceeded or issues arise. This proactive alerting system allows users to respond swiftly to potential performance or availability problems within their VMware environment.

To configure alarms for selective VMware resources monitored, or a VMware resource group, refer to the Alarm rule configuration

Alternatively for configuring alarm rule individually for each monitored VMware resource,

  1. Navigate to the Settings Page: For each monitored VMware entity (ESXi, VM, datastore, resource pool, etc.), access the Settings page by selecting the specific entity from the Virtualization > VMware section.
  2. Add a Trigger for an Alert: On the Settings page, locate the Add Trigger button. Clicking this button will open a configuration box where you can define the alert conditions.
  3. Click on Save button.
Refer Alarms for more configuring alarm related info.

Reports in VMware Monitoring


For VMware reports in Cloudmon, both scheduled and custom reports provide detailed insights into VMware infrastructure, covering various monitored resources. 

For creating scheduled VMware reports, from the top navigation bar > Click on Reports > Click on + icon in the Top Right Corner Search for Template VMware
  • Scheduled Reports: You can generate reports based on VMware entities like clusters, datastores, resource pools, ESXi hosts, and virtual machines (VMs). These reports can be scheduled to run on a daily, weekly, or monthly basis, offering a comprehensive view of VMware performance over time. The reports are automatically sent to users, providing updates on the selected entities.

For creating Custom reports, from the top navigation bar > click on Reports > Click on Custom Report in the top right corner > Search for entity VMware*

  • Custom Reports: For more granular reporting, you can create custom reports by selecting specific VMware entities such as clusters, datastores, resource pools, ESXi hosts, or VMs. Custom reports allow you to define the time period and choose the metrics for each monitored resource, ensuring that the report meets your specific needs. This flexibility makes it easier to focus on specific aspects of VMware infrastructure performance.

Refer Reports for more information.

Docker Host Monitoring

Cloudmon offers insight into the health and performance of Docker hosts and containers in dynamic microservice environments. It also helps you ensure optimal performance of applications running on Docker through a robust monitoring, alerting, and analytics engine.
If the agent installed on your server has Docker, Cloudmon can monitor it effectively. Docker-related information can be viewed in the Docker tab of the agent.

Monitoring Dockers

You can enable Docker monitoring for an agent in two ways:

1. Navigate to Settings > Configurations > Monitoring Profile. Select the profile associated with the Docker agent. Enable Docker containers and click Save.

Enabling Docker monitoring by editing monitoring profile

2. Select the agent and navigate to the Settings tab. In Monitoring, enable the Docker container toggle and click Save.

            
Enabling Docker monitoring in Settings tab
 
 Docker monitoring software enables comprehensive monitoring of Docker. This includes tracking memory usage, network traffic, and critical metrics such as health, availability, and CPU. This comprehensive approach provides valuable insights that help optimize resource usage effectively.


Dashboard Summary of a Docker

1. Docker Info
Displays comprehensive details about the Docker environment, including name, operating system, server version, memory usage, logging driver, kernel version, and various Docker configurations.

2. Number of Containers
Shows the total number of containers, including their states (running, paused, or stopped).

3. Number of Images
Displays the total number of Docker images available.

4. Number of Volumes
Indicates the total number of volumes used by Docker.

5. Container
A container in Docker is a lightweight, standalone, and executable package that includes everything needed to run a piece of software, including the code, runtime, system tools, libraries, and settings.

In Cloudmon, the Docker container monitoring includes:

Container Name: Identifier of the container.
Platform: The operating system and version on which the container runs.
State: Current state of the container (running, paused, stopped).
Image: The Docker image from which the container is created.
Driver: The storage driver used for the container.
Command: The command used to start the container.
Started At: The time when the container was started.

Clicking on a container shows you the following monitored:

Monitoring container metrics

CPU Usage: The amount of CPU resources used by the container.
Memory Usage: The amount of memory consumed by the container.
Network I/O: The network input/output operations.
Block I/O: The block storage input/output operations.
Ports: Open ports on the container.
Mounts: Volumes and files mounted to the container.
Processes: Running processes within the container.

6. Volume

A volume in Docker is a persistent storage mechanism used to store data that needs to be preserved across container restarts.

In Cloudmon, volume monitoring provides:

Name: The name assigned to the volume.
Mount Point: The location where the volume is mounted.
Scope: The scope of the volume (local, global).
Driver: The driver used to manage the volume.
Created At: The creation timestamp of the volume.

7. Images

A Docker image is a read-only template used to create containers. It includes the operating system, application, and all dependencies needed to run the application.

In Cloudmon, image monitoring includes:

Repository: The repository from which the image was pulled.
ID: The unique identifier of the image.
Architecture: The architecture for which the image is built (e.g., x86_64).
Author: The author or maintainer of the image.
Comment: Any additional comments related to the image.
Docker Version: The version of Docker used to create the image.
Created At: The creation timestamp of the image.
Operating System: The OS on which the image is based.
Size: The size of the image.
Virtual Size: The total size of the image including all parent images.

By leveraging Docker host monitoring in Cloudmon, you can effectively manage and oversee your Docker environment, ensuring optimal performance and reliability.

Pre-defined reports are not currently available in Cloudmon.

Host Monitoring

Cloudmon provides versatile methods for monitoring hosts, which include desktops, VMs, and user laptops, through both Agent-Based Monitoring and Agentless Monitoring. These options ensure that businesses can maintain high performance and uptime for their devices across various environments, from corporate workstations to virtualized platforms.

Agent-Based Host Monitoring

Cloudmon’s agent-based monitoring is ideal for ensuring the seamless operation of critical hosts such as virtual machines and desktops. Key features include:

  • Real-Time Detection: Cloudmon agents can detect reboots or downtimes on desktops, VMs, or laptops within 30 seconds, allowing swift action to prevent extended outages. For enabling real-time down time detection hosts, From the top navigation bar > Agents > All agents > Click on an Host (monitored with the agent) > Settings > Monitoring > Add 'Liveness' metric in the monitored metrics and Save the configuration

  • Automated Remediation: You can configure alerts and automatic responses, enabling script execution to resolve issues like high CPU usage or network bandwidth problems on critical devices without manual intervention. Refer section Platform Overview > Remediation for more details.

  • High-Frequency Monitoring: With polling intervals starting from 1 second, agent-based monitoring offers granular insights into host performance, ideal for environments where immediate feedback is crucial. 

The image below displays hosts monitored through agents.


List of hosts monitored

Refer sections Telemetry > Cloudmon Agent to know monitoring features available using Cloudmon Agents and Platform Overview > Agents for supported host operating systems.

Agentless Host Monitoring

For less critical hosts or environments where installing agents is impractical, Cloudmon supports Agent-less Monitoring using protocols such as WMI (for Windows-based hosts) and SNMP.

  • Low Overhead: With SNMP monitoring, no agents need to be installed.

  • Simplified Setup: Pre-configured templates for different Windows devices streamline the process of adding and monitoring host devices, making it easier to scale.

Agentless monitoring is optimal for scenarios with large host counts or where minimal resource consumption is a priority, such as monitoring less critical desktops or laptops.


Refer Network Monitoring > Monitoring using SNMP and Monitoring using WMI for more details.

Configuration for Host Monitoring


Cloudmon supports both agent-based and agentless configurations for monitoring Hosts. Here's how to configure Cloudmon to monitor servers using these methods,


Agent-Based Monitoring


For agent-based server monitoring, you need to install the Cloudmon agent on the User laptops/desktops/VM's. 

For agent-based host monitoring, you need to install the Cloudmon agent on the hosts. This method allows for high-frequency monitoring and real-time alerts.

For installation and configuration guidelines of an Agent,

From the Cloudmon controller:
  1. Click on the user icon in the top-right corner of the Cloudmon Controller window
  2. Select the "Help" menu.
  3. You will be redirected to the Agent article page by default.
  4. As you scroll down, or click on Getting started > Installation, in the left-side pane, the steps for installing a Cloudmon Agent in various operating systems are listed. 
After completing all the steps above, your agent will be automatically discovered by the Cloudmon controller, and the monitored agents will be visible in the controller under "Agents" in the top navigation bar.

Agent-less Monitoring


For agentless monitoring, you do not need to install any software on the Hosts such as Laptops/Desktops/VMs (with the exception of a probe for WMI-based monitoring). Instead, you will utilize protocols such as SNMP or WMI to perform monitoring of the server. Thus in essence, the hosts will be associated with a probe to perform monitoring.

1. Configuration for SNMP based monitoring

For Monitoring hosts using SNMP, SNMP credentials are mandatory for SNMP-based device monitoring

Ports: The default port used for SNMP is 161. Make sure that this port is not blocked by your firewall

For adding SNMP credentials, Navigate to Settings > Configurations > Credentials > SNMP > Click on + icon in the top right corner,

You will have to configure the following parameters if SNMP credential type is selected.

Name: Credential name.

Description: A brief description about the credential.

Version: Select the version of the SNMP

Community string: Read or Write password to authenticate the device


If SNMP v3 is selected, the following options will be displayed:

Username:  The user (principal) on behalf of whom the message is being exchanged.

Authentication: Select any of the authentication protocols either MD5 or SHA and enter the password. MD5 and SHA are processes which are used for generating authentication/privacy keys in SNMPv3 applications.

Encryption: Select any of the encryption protocols between DES, AES-128, AES-192 or AES-256 and enter the password. 


Advanced Options:

  1. SNMP Port: SNMP port number.
  2. SNMP Timeout: SNMP timeout in seconds.
  3. SNMP Retries: SNMP retries.

2. Configuration for WMI based monitoring

For Monitoring hosts using WMI, WMI credentials are the requisite to be added before adding a server for WMI monitoring.
For creating a WMI Credentials, Navigate to Settings > Configurations > Credentials > WMI tab > Click + icon to add new credential,
Fill all the necessary fields such as,
  1. Name - Name of the credential
  2. Description - Description of the credential to be added
  3. Username - User name of the Windows device
  4. Password - Password of the Windows device
Note: Authentication to windows devices using WMI requires you to login as a domain user with administrator privileges

Alarm Configuration in Host Monitoring

Agent-Based Host Monitoring Alarms

For agent-based host monitoring, you can configure detailed alarms to trigger notifications based on specific conditions or thresholds.

Configuring Alarms
  1. Go to Agents > Click on the host > Settings > Configuration > Alarm Rules.
  2. Click the + icon in the top right corner to add a new alarm rule.
  3. When creating an alarm rule, you must set an alarm trigger. A trigger defines the specific conditions under which the alarm will be activated

Agent-less Host Monitoring Alarms

Agentless Host monitoring in Cloudmon supports alarms for both SNMP and WMI-based monitoring methods.

SNMP-Based Alarms
SNMP-based hosts monitoring in Cloudmon supports alarms to track key metrics and ensure system health. 

WMI Based Alarms
For WMI-based hosts monitoring in Cloudmon, alarms can be triggered when performance thresholds are crossed on Windows Hosts.

Alarms can be customized to monitor various server metrics such as CPU, memory, disk usage, and network activity, ensuring high responsiveness to any server performance issues.
Refer Alarms in Network Performance monitoring > Monitoring using SNMP and Alarms in Network Performance monitoring > Monitoring using WMI for more details.

Host Monitoring Reports

Cloudmon offers both scheduled and custom reports for Hosts monitoring. To create scheduled reports:

  1. Navigate to Reports.
  2. Click on the + icon.
  3. Choose from the in-built templates to generate server reports. Available templates include:
    • Open Alarms
    • High CPU Utilizing Hosts
    • High Memory Utilizing Hosts
    • High Disk Utilizing Hosts
    • High Network Utilizing Hosts
    • Inactive Devices
    • Device Availability Report
    • Device Resource Usage Report
    • Resource Utilization - Threshold Breach Report
    • Capacity Planning Report
    • Forecasting Report
    • SLA Report

For custom reports, navigate to the Reports page and click on the Custom Report button. Choose the entity type as Agents to create reports for hosts monitored using Agents.

Process Monitoring

Cloudmon offers comprehensive process monitoring for devices using both agent-based and WMI-based monitoring. This feature provides visibility into running processes on critical infrastructure, enabling users to track resource utilization, set alerts, and respond to potential performance issues effectively.

Configuration for Process Monitoring

To monitor a specific process:

  1. Agent Monitored Devices:
    Go to Servers > Agents > Select the agent > Process and Services tab > Click All Processes to view all running processes.

  2. WMI Monitored Devices:
    Navigate to Servers > WMI > Select the device > Process tab > Click All Processes.



     Process list on selected server

Once the list of processes is shown, click the Monitor icon  next to the process you wish to track (refer above image). This process will then be added to the Monitored Process table for ongoing monitoring. Refer the image above.


Alarm Configuration for Process Monitoring

When clicking on the  icon, the process status alarm will be enabled, which when process in inactive, Critical alarm will be raised.

Key Features of Process Monitoring
  • Top Processes by Resource Utilization: A stacked chart displaying the top processes by CPU and memory usage, highlighting high-consumption processes over a specific time period.

  • View All Processes: The All Process button allows users to view all currently running processes. From this view, users can choose specific processes to monitor by clicking the monitor icon next to each process.

  • Update on Processes: In Agent based monitoring, the process list will be updated for every reporting interval, whereas in WMI monitoring, the processes where discovered from the device on request, by clicking on the Discover Process Button, refer image (ii).

  • Granular Resource Tracking: For monitored processes, detailed information such as CPU and memory utilization, instance count, PID,  PPIDs, Installation Path and User are fetched and displayed.


         Processes Tab in agent-based server monitoring


                Processes tab in WMI based server monitoring

Pre-defined Reports for Process Monitoring are currently not available in Cloudmon.

Service Monitoring

TCP-based Service Monitoring

This section describes how you can monitor availability of Network services. Cloudmon provides tracking of Network services running on servers. By monitoring these services, you can ensure their availability and performance, including key metrics such as latency, jitter, loss, and trace path. To view and manage the monitored services, from the Network in top navigation bar, click on Service Availability

      
Service Availability Overview

Configuring Network Services Monitoring


1. Network Discovery
  1. Navigate to Settings > Monitoring > Network Discovery.
  2. Add a network by selecting a probe from which discover and setting the type to  Service with the protocol as TCP.
  3. In the Advanced Options, choose default services or add custom services as needed. The services within the network will be listed and can be monitored.
For more details, refer Discovery > Network Discovery.

2. Manually configuring Network Services monitoring
  1. Navigate to Network > Service Availability. Click the + button to add a new service.
  2. Go to Settings > Monitoring > Probe. Select a probe from which to monitor, navigate to Network Service, and click + to add a service.

 
                      Adding a Network Service to be monitored

Add Service Form


Field
Field Description 
Remarks
Probe*
Probe from which the network service is to be monitored 

Name 
Name of the network service

Hostname or IP*
IP or Hostname of the Network node 

Monitoring Profile*
Profile which specifies of the polling and reporting interval 
The profile added in Settings > Configuration > Monitoring Profile > Network Nodes/Services will be listed in the dropdown
Alarm Rule
Alarm Rules configured for the Service 
The dropdown will list the alarm rules configured in Configurations > Alarm Rules > Network Nodes/Services.
Protocol
Select the Protocol to be used
For network services, only TCP protocol is applicable.
Service*
Service to be monitoredA dropdown listing the services list is displayed, or else custom ports can also be given to be monitored.
Tags
Tag for this Network Service


Network path

Cloudmon network path shows a hop-by-hop analysis of the network route taken to reach a specific network service, which helps in diagnosing connectivity issues and identifying potential bottlenecks in the connecting network.

                 
Trace path to an SMTP service

Enabling Trace path for a Network Service
  1. Select a Monitored Service > Go to Settings Tab > Monitoring.
  2. Toggle the Trace path option to enable trace path monitoring for the selected service.
  3. Set Trace path Interval: Choose the desired Trace path Interval from the dropdown menu.
  4. Click Save to apply the settings.


Enabling trace path for a network service

Key Metrics to Monitor for Network Services

Availability
Cloudmon continuously monitors whether the application, database or network services are active or inactive and can be configured to notify when downtimes occur.

Response Time: Cloudmon measures the round trip time (RTT) to network service. Increased response time may indicate connectivity issues or performance issues with the service, requiring investigation.

Error RateCloudmon tracks
 the percentage of errors occurring during data transfer. A higher error rate connectivity issues to the network service suggests that the service.


Alarm Configuration for Service Monitoring

To configure alarms for selective Services monitored, or a Network services group, refer to the Alarm rule configuration and set up the alarm by choosing the entity type as Network Nodes/Services

Alternatively for configuring alarm rule for each monitored Network service,

By navigating to Settings tab of a Service > Alarm rule > Click on Add trigger button, you can configure alarms to monitor critical performance metrics such as latency, jitter, and packet loss.

Adding alarm trigger

Setting up these alarms ensures you are notified whenever a value exceeds the defined threshold limits for these metrics.

Service Monitoring Reports 

To create reports for network services in Cloudmon, navigate to Reports in the top navigation bar and click on the + icon to schedule reports. You can use built-in report templates such as Inactive Services and Service Availability Reports, which provide detailed insights on service status and uptime.

Additionally, you can create Custom Reports by selecting the Entity Type as "Network Services" to tailor reports based on user preferences, allowing for comprehensive service monitoring and reporting.


Application availability monitoring

Application availability monitoring in Cloudmon allows you to monitor the port where the application is running, ensuring its availability, latency, jitter, and loss, while also providing a trace path to help diagnose issues. 

Benefits of Application Availability Monitoring in Cloudmon 

Improved Availability: Monitoring ensures that applications are consistently available. By tracking availability and performance metrics, issues can be detected early, reducing downtime and improving the overall reliability of your applications. 

Performance Optimization: With real-time insights into metrics like latency, jitter, packet loss, and path trace you can identify performance bottlenecks in network connectivity to applications.

Enhanced Troubleshooting: With trace path information, easily identify where the problem lies in the network path. 

Configuration of Application Availability Monitoring

The network service can be added and monitored in Cloudmon in two ways:

Network Discovery
  1. Navigate to Settings > Monitoring > Network Discovery.
  2. Add a network by selecting a probe from which to discover and setting the type to Service with the protocol as TCP.
  3. In the Advanced Options, choose default services or add custom services as needed. The services within the network will be listed and can be monitored.

For more details, refer to  Discovery > Network Discovery.

Manually Adding an Application

  1. Navigate to Network > Service Availability. Click the + button to add a new application.
  2. Go to Settings > Monitoring > Probe. Select a probe from which to monitoring, navigate to Network Service, and click + to add an application.

Alarm configuration for Application Monitoring

You can configure alerts for key metrics such as jitter, latency, and loss. This ensures that any deviation in the application's performance is immediately flagged, allowing for timely resolution.

Click on the application (From Network > Service Availability ) > Settings tab > Alarm rule > Trigger. Create alarms for latency, jitter and loss, and Click on Save.

Application Monitoring Reports

Cloudmon provides reporting options for application monitoring. Reports can be generated either as scheduled or custom, depending on your needs.

Scheduled Reports: You can schedule reports on a daily, weekly, or monthly basis to track application availability.

To create scheduled reports, in top menu bar, Click on Reports > Click on the "+" icon in the top right corner. Select the "Service Availability Report"/"Inactive Services" template to create a scheduled report.

Custom Reports: Custom reports allow you to generate reports based on specific metrics and entities.

To create custom application reports, In the top bar, Click on Reports > Click on Custom Report. Choose the "Network Service" entity and select the specific service where the application is monitored. Choose the desired metric for report generation.


Database Availability Monitoring

Database availability monitoring in Cloudmon ensures continuous tracking of database availability, by monitoring key aspects such as availability, latency, resource utilization, and error rates.

Benefits of Database Monitoring in Cloudmon
Enhanced Database Availability: With continuous monitoring, Cloudmon ensures that your databases accessed over the network, remain available and responsive. Early detection of potential issues helps minimize downtime, ensuring smooth operations.

Proactive Issue Resolution: Cloudmon’s alerting system provides real-time notifications for critical metrics like latency, errors, and resource usage. This allows you to address potential problems before they escalate, improving overall system reliability.

Configuration for Database Monitoring

You can manually add a database service availability monitoring in Cloudmon in two ways.

Network Discovery
You can use the network discovery feature to detect and add database services for monitoring:
  1. Navigate to Settings > Monitoring > Network Discovery.
  2. Select a probe and set the type to "Service" with the protocol as "TCP".
  3. In Advanced Options, select default services or add custom database services as needed. The discovered database services within the network will be listed and available for monitoring.
For more details on how to configure this, refer to the Discovery > Network Discovery section.

Manually Adding a Database Service
  1. Navigate to Network > Service AvailabilityClick the + button to add a new database service for monitoring.
  2. Go to Settings > Monitoring > ProbeSelect the probe, navigate to Network Service, and click + to add the database service.

Alarm Configuration for Database Monitoring

You can configure alerts for critical metrics related to database connectivity, such as availability, latency, and error rates. Alerts help in proactively identifying and resolving issues before they escalate.

Click on the database service (from Network > Service Availability), go to the Settings tab > Alarm rule > TriggerSet up alarms for latency, errors, and availability. Click on Save to configure the alerts.

Alternatively, configure alerts from Settings > Configurations > Alarm rule > TriggerCreate the necessary alarms for the database.
Click on Save and associate the configured alarm with the desired database service.


Database Monitoring Reports

Cloudmon allows you to generate detailed reports on database availability through both scheduled and custom reporting options.

Scheduled Reports: You can set up daily, weekly, or monthly reports to monitor database availability and connectivity metrics over time.

To create a scheduled database report, navigate to the top bar, click on Reports, and then click the + icon. Select the "Inactive Services" and "Service Availability Report" template to schedule the report.

Custom Reports: Custom reports let you generate specific reports based on custom metrics.
To create a custom database report, go to Reports > Custom Report in the top bar. Select the entity "Network Service", choose the monitored database service, and select the metrics you want the report to focus on.

Windows Service Monitoring

Service monitoring when performed using Cloudmon agent installed on a server enables real-time tracking of services, running on the server.

Configuration for Windows Service Monitoring 

To monitor a specific service on devices with Cloudmon agents, follow these steps:
  1. Navigate to Agents.
  2. Select the appropriate agent from the list.
  3. Go to the Process and Services tab.
  4. Click All Services to view all the services currently running on the server.
Once the list of services is displayed, click the Monitor icon   next to the service you wish to track. This will add the selected service to the Monitored Service table, enabling continuous monitoring.

Alarm Configuration for Windows Service Monitoring

The    icon indicates that the process status alarm will also be activated. If the service becomes inactive, a Critical alarm will be raised, notifying you of the issue.
When the    icon is clicked it changes as  icon, indicating that the alarm has been disabled. If the service goes down, no alarm will be raised."


Services running on a specified server


Key Features of Service Monitoring
  1. Service Status & Start Mode: You can check whether services are running or stopped, as well as their configured start mode (manual or automatic).
  2. Resource Usage Monitoring: View detailed metrics for each service, including CPU usage, memory usage, instance set size, and virtual memory size, helping you analyze service performance.
  3. View All Services: The All Services button allows users to see all services currently running on the server. From this view, users can selectively monitor specific services by clicking the monitor icon next to them.
  4. Automatic Service List Updates: Since monitoring is Cloudmon agent-based, the list of services will be refreshed at every reporting interval, ensuring the latest status is always available.
Service monitoring in Cloudmon using agents, provides comprehensive tracking and alerting, helping administrators maintain service availability and quickly address potential problems.

Network Monitoring

Network Availability Monitoring

Network nodes represent devices identified by their IP address or Fully Qualified Domain Name (FQDN). These nodes are monitored by synthetic monitoring using ICMP (Internet Control Message Protocol) or TCP (Transmission Control Protocol) to assess availability, latency, jitter, packet loss, and trace path. Cloudmon monitors network nodes providing insights into their performance of the intervening network.

 Availability, Latency, Jitter, Packet Loss of a Network Node


Configuration for Network Availability Monitoring

The network node can be added and monitored in Cloudmon in two ways,

1. Network Discovery
  1. Navigate to Settings > Monitoring > Network Discovery.
  2. Add a network by selecting a probe from which to discover and setting the type as "Host" with the protocol as ICMP or TCP.
  3. The nodes in the selected network will be discovered and can be monitored for various metrics.
Refer to Discovery > Network Discovery for more details.

2. Manually Adding a Network Node
  1. Navigate to Network > Node AvailabilityClick the + button to add a new node.
  2. Go to Settings > Monitoring > ProbeSelect a probe from which to monitor, navigate to Network Node, and click + to add a node.

Manually adding a network node to be monitored

Add a Network Node form:

Field
Field Description
Remarks 
Probe*
Probe from which the network node to be monitored

Name
Name of the network node

Hostname or IP*
IP or Hostname of the network node 

Monitoring Profile*
Profile which specifies the polling and reporting interval The profile added in Settings > Configuration > Monitoring Profile > Network Nodes/Services will be listed in the dropdown
Alarm Rule 
Alarm rules which have been configured for nodes and Service The dropdown will list the alarm rules configured in Configurations > Alarm Rules > Network Nodes/Services.
Protocol 
Select the type of protocol to be used for adding a network node
For Node there are ICMP and TCP protocol
Tags
Tag for this network node


Trace path

Trace path allows you to perform a hop-by-hop analysis of the network route taken to reach a specific network node, which helps in diagnosing connectivity issues and identifying bottlenecks in the network.


Enabling Trace path for a Network Node
  1. Select a Monitored Node > Go to Settings Tab > Monitoring.
  2. Toggle the Trace path option to enable trace path monitoring for the selected node.
  3. Set Trace path Interval: Choose the desired Trace path Interval from the dropdown menu.
  4. Click Save to apply the settings.

Enabling trace path to a Network node

Key Metrics to Monitor for a Network Node

Availability: Cloudmon continuously monitors whether the network node is active or inactive and can be configured to notify when downtimes occur.
Response Time: Cloudmon measures the round trip time (RTT) to the node. Increased response time may indicate connectivity issues or performance issues with the node, requiring investigation.
Trace path: Cloudmon determines Trace the hop-by-hop route taken by packets to reach the node. This provides detailed information about each hop and helps diagnose connectivity issues, if any.

Alarm configuration for Network Availability Monitoring

You can configure configure to trigger alarms while monitoring critical performance metrics such as latencyjitter, and packet loss.

                 
Adding alarm trigger for network node

Setting up these alarms ensures you are notified whenever a node exceeds the defined threshold limits for these metrics.
To configure alarms for selected monitored network nodes or a Network nodes group, refer to the Alarm rule configuration

Network Availability Monitoring Reports

To create reports for network nodes in Cloudmon, navigate to Reports in the top navigation bar and click on the + icon to schedule reports. You can use built-in report templates such as Inactive Nodes and Nodes Availability Reports, which provide detailed insights on Node status and uptime.

Additionally, you can create Custom Reports by selecting the Entity Type as "Network Nodes" to tailor reports based on user preferences, allowing for comprehensive node monitoring and reporting.

Below image, depicts a sample report on Node Availability, 

VPN Availability Monitoring

Cloudmon provides robust VPN availability monitoring, allowing administrators to track and ensure the availability and performance of VPN services within the network. VPN nodes, which are typically identified by their IP address or Fully Qualified Domain Name (FQDN), can be monitored to assess availability, connection stability, and overall health using synthetic monitoring tools like ICMP and TCP.

Configuration for VPN Availability Monitoring

The VPN node can be added and monitored in Cloudmon in two ways.

1. Network Discovery
  1. Navigate to Settings > Monitoring > Network Discovery.
  2. Add a network by selecting a probe from which to discover and setting the type as "Host" with the protocol as ICMP or TCP.
  3. The nodes in the selected network will be discovered and can be monitored for various metrics.
Refer to Discovery > Network Discovery for more details.

2. Manually Adding a Network Node
  1. Navigate to Network > Node AvailabilityClick the + button to add a new node.
  2. Go to Settings > Monitoring > ProbeSelect a probe from which to monitor, navigate to Network Node, and click + to add a node.

Add a Network Node form:

Field
Field Description
Remarks 
Probe*
Probe from which the network node to be monitored

Name
Name of the network node

Hostname or IP*
IP or Hostname of the network node 

Monitoring Profile*
Profile which specifies the polling and reporting interval The profile added in Settings > Configuration > Monitoring Profile > Network Nodes/Services will be listed in the dropdown
Alarm Rule 
Alarm rules which have been configured for nodes and Service The dropdown will list the alarm rules configured in Configurations > Alarm Rules > Network Nodes/Services.
Protocol 
Select the type of protocol to be used for adding a network node
For Node there are ICMP and TCP protocol
Tags
Tag for this network node


Trace path

Trace path allows you to perform a hop-by-hop analysis of the network route taken to reach a specific VPN device, which helps in diagnosing connectivity issues and identifying bottlenecks in the network.

Enabling Trace path for a VPN Node
  1. Select a Monitored Node > Go to Settings Tab > Monitoring.
  2. Toggle the Trace path option to enable trace path monitoring for the selected node.
  3. Set Trace path Interval: Choose the desired Trace path Interval from the dropdown menu.
  4. Click Save to apply the settings.

Key Metrics for Monitoring VPN Availability

To view and manage the availability monitored VPN nodes, from the top navigation bar hover on Network > Node Availability and select your VPN Device.
  1. Availability:
    Cloudmon ensures that the VPN service is continuously available, providing real-time insights into whether the VPN node is reachable. This is vital for organizations where remote users depend on VPN for secure access to internal systems. This can be seen in the Availability

  2. Response Time:
    Cloudmon measures the round-trip time (RTT) to the VPN node, ensuring that response times are within acceptable limits. Increased response times may signal potential network congestion or VPN performance issues, requiring immediate attention.

  3. Trace path:
    For VPN monitoring, Cloudmon’s trace path feature provides a hop-by-hop analysis of the route taken to connect to the VPN. This helps in diagnosing connectivity issues, detecting delays, and identifying network bottlenecks that could affect VPN performance.

Alarm Configuration for VPN Availability Monitoring


Alarms can be set up to track VPN health and connectivity issues like high latency, jitter, packet loss, and unavailability. These alerts notify administrators when the VPN service encounters issues, helping to maintain reliable remote access.

  • Steps to Configure Alarms:
    Navigate to the Settings tab for the VPN node, select Alarm rule, and click Add trigger. You can configure alarms to track key performance metrics, ensuring quick responses to potential VPN connectivity issues.

Network Availability VPN Reports

Cloudmon offers both scheduled and custom reports for monitoring VPN availability:

  • Scheduled Reports:
    Leverage built-in templates like Inactive Nodes or Nodes Availability Reports to get insights into the VPN’s uptime and performance metrics.

  • Custom Reports:
    Customize reports by selecting Network Nodes as the entity type, allowing you to generate detailed reports that focus on VPN-specific metrics over a user-defined time period.

By providing continuous monitoring and reporting on VPN availability, Cloudmon ensures that businesses can maintain secure, uninterrupted access for their remote workforce, keeping the VPN infrastructure healthy and responsive.


VDI Availability Monitoring

VDI devices, such as virtual desktops, are considered network nodes in Cloudmon and can be discovered and monitored for their availability. Each VDI node is identified by its IP address or Fully Qualified Domain Name (FQDN) and monitored using synthetic monitoring techniques (ICMP or TCP). These methods provide crucial insights into the availability and connectivity to the VDI devices, including key metrics like availability, latency, jitter, packet loss, and trace path.


Configuration for VDI Availability Monitoring

The VDI node can be added and monitored in Cloudmon in two ways;

1. Network Discovery
  1. Navigate to Settings > Monitoring > Network Discovery.
  2. Add a network by selecting a probe from which to discover and setting the type as "Host" with the protocol as ICMP or TCP.
  3. The nodes in the selected network will be discovered and can be monitored for various metrics.
Refer to Discovery > Network Discovery for more details.

2. Manually Adding a Network Node
  1. Navigate to Network > Node AvailabilityClick the + button to add a new node.
  2. Go to Settings > Monitoring > ProbeSelect a probe from which to monitor, navigate to Network Node, and click + to add a node.

Add a VDI Node form:

Field
Field Description
Remarks 
Probe*
Probe from which the network node to be monitored

Name
Name of the network node

Hostname or IP*
IP or Hostname of the network node 

Monitoring Profile*
Profile which specifies the polling and reporting interval The profile added in Settings > Configuration > Monitoring Profile > Network Nodes/Services will be listed in the dropdown
Alarm Rule 
Alarm rules which have been configured for nodes and Service The dropdown will list the alarm rules configured in Configurations > Alarm Rules > Network Nodes/Services.
Protocol 
Select the type of protocol to be used for adding a network node
For Node there are ICMP and TCP protocol
Tags
Tag for this network node


Trace path

Trace path allows you to perform a hop-by-hop analysis of the network route taken to reach a specific VDI device, which helps in diagnosing connectivity issues and identifying bottlenecks in the network.

Enabling Trace path for a VDI Node
  1. Select a Monitored Node > Go to Settings Tab > Monitoring.
  2. Toggle the Trace path option to enable trace path monitoring for the selected node.
  3. Set Trace path Interval: Choose the desired Trace path Interval from the dropdown menu.
  4. Click Save to apply the settings.

Key Metrics for Monitoring VDI Nodes
  1. Availability:
    Cloudmon continuously tracks the uptime and availability of each VDI device. Any downtime is logged, and notifications can be configured to alert administrators to ensure continuous operation for end users.

  2. Response Time:
    Cloudmon measures the round trip time (RTT) to the VDI nodes. An increase in response time can signal issues with network performance, connectivity, or even load on the virtual desktop, requiring investigation.

  3. Trace path:
    Cloudmon provides a detailed analysis of the network route taken to reach a VDI node, displaying each hop on the way to the node. This feature helps diagnose connectivity issues, and bottlenecks in the network between the user and the virtual desktop.

Alarm Configuration for VDI Availability Monitoring

Alarms can be set up for VDI devices to track key performance indicators, including latency, jitter, and packet loss. Alerts will notify administrators if any of these metrics exceed their predefined thresholds, ensuring quick resolution of issues that may impact end users.

  • Steps to Configure Alarms:
    Navigate to the Settings tab of the VDI node, select Alarm rule, and click on Add trigger. From here, alarm conditions can be defined for various metrics to keep administrators informed of critical changes in node health.

VDI Device Availability Reports

Reports for VDI monitoring can be created to provide a detailed analysis of their performance. Cloudmon allows both scheduled reports and custom reports:

  • Scheduled Reports:
    Use built-in templates such as Inactive Nodes or Nodes Availability Reports to gain insights into the VDI status, uptime, and other key metrics.

  • Custom Reports:
    Create tailored reports by selecting Entity Type as "Network Nodes" and adjusting the time period, metrics, and devices included. This flexibility ensures you can focus on the most relevant performance indicators for your VDI infrastructure.

The image below illustrates a sample report on VDI Node Availability using Cloudmon's reporting feature.

By following this process, Cloudmon ensures that your VDI infrastructure remains well-monitored, optimized, and capable of delivering a seamless user experience.


IoT Availability

In Cloudmon, IoT devices (e.g, IP cameras) can be monitored as network nodes, allowing you to track their availability and ensure seamless connectivity. Each IoT device, identified by its IP address or Fully Qualified Domain Name (FQDN), can be monitored using synthetic monitoring techniques like ICMP or TCP to gather critical metrics, such as availability, latency, jitter, packet loss, and tracepath analysis.


Configuration for IoT Availability Monitoring 

The IoT device can be added and monitored in Cloudmon in two ways;

1. Network Discovery
  1. Navigate to Settings > Monitoring > Network Discovery.
  2. Add a network by selecting a probe from which to discover and setting the type as "Host" with the protocol as ICMP or TCP.
  3. The nodes in the selected network will be discovered and can be monitored for various metrics.
Refer to Discovery > Network Discovery for more details.

2. Manually Adding a IoT device
  1. Navigate to Network > Node AvailabilityClick the + button to add a new node.
  2. Go to Settings > Monitoring > ProbeSelect a probe from which to monitor, navigate to Network Node, and click + to add a node.

Add an IoT device form:

Field
Field Description
Remarks 
Probe*
Probe from which the network node to be monitored

Name
Name of the network node

Hostname or IP*
IP or Hostname of the network node 

Monitoring Profile*
Profile which specifies the polling and reporting interval The profile added in Settings > Configuration > Monitoring Profile > Network Nodes/Services will be listed in the dropdown
Alarm Rule 
Alarm rules which have been configured for nodes and Service The dropdown will list the alarm rules configured in Configurations > Alarm Rules > Network Nodes/Services.
Protocol 
Select the type of protocol to be used for adding a network node
For Node there are ICMP and TCP protocol
Tags
Tag for this network node


Network path

Trace path allows you to perform a hop-by-hop analysis of the network route taken to reach a specific IoT Device, which helps in diagnosing connectivity issues and identifying bottlenecks in the network.

Enabling Trace path for a IoT device
  1. Select a Monitored Node > Go to Settings Tab > Monitoring.
  2. Toggle the Trace path option to enable trace path monitoring for the selected node.
  3. Set Trace path Interval: Choose the desired Trace path Interval from the dropdown menu.
  4. Click Save to apply the settings.

Key Metrics for Monitoring IoT Devices

To view and manage the availability monitored IoT devices, from the Top navigation bar hover on Network > Node Availability > Click on your IoT Devices,

  1. Availability:
    Cloudmon continuously monitors whether the IoT device is online or offline. This is critical, especially in IoT ecosystems, where uptime is essential for automation and real-time decision-making.

  2. Response Time:
    Cloudmon measures the round trip time (RTT) to IoT nodes, ensuring low latency for real-time communication between devices and systems. Higher response times can indicate network congestion or device performance issues.

  3. Trace path:
    For IoT devices, trace path allows for an in-depth analysis of the network route taken to reach the device, pinpointing connectivity issues and potential bottlenecks in the network.

Alarm Configuration for IoT  Availability Monitoring

You can configure alarms to monitor the availability metrics of your IoT devices, such as latency, jitter, and packet loss. These alarms ensure that administrators are alerted when thresholds are breached, helping to maintain uninterrupted service for IoT systems.
  • Steps to Configure Alarms:
    Navigate to the Settings tab of the IoT node, select Alarm rule, and click Add trigger. Alarms can be set up for various metrics, ensuring that any degradation is promptly addressed.

IoT Availability Reports

Cloudmon offers both scheduled reports and custom reports for IoT device monitoring:

  • Scheduled Reports:
    Use built-in report templates like Inactive Nodes or Nodes Availability Reports to provide a detailed analysis of IoT device uptime and performance.

  • Custom Reports:
    By selecting the Entity Type as "Network Nodes," you can create customizable reports that focus on the specific metrics relevant to your IoT devices. This allows for detailed tracking of device availability over user-defined time periods.

Below is a sample report illustrating the Node Availability of IoT devices in Cloudmon.

By using these feature, Cloudmon enables comprehensive availability monitoring of IoT devices, helping businesses maintain reliability and performance across their environment.


Network Interface Monitoring

Network Interface monitoring is a critical component of network and system management that focuses on tracking the performance and status of network interfaces across various devices. This helps ensure that network devices, servers, and other systems operate efficiently and remain within optimal performance parameters. Cloudmon provides comprehensive network interface monitoring capabilities using agent-based, agent-less (SNMP and WMI) mechanisms

Configuration for Network Interface Monitoring

Network Interface Monitoring on Agent monitored Devices

For agent-based interface monitoring, ensure that the transmit and receive rate metrics are included in the monitored metrics. To do this, go to the top navigation bar and select Agents > Click on an Agent > Settings > Monitoring. Verify that 'transmit rate' and 'receive rate' are listed among the monitored metrics; if not, add them from the dropdown menu of metrics.

To check the interface metrics, navigate to the Interface tab on the same agent page. Here, you will find basic details such as IP address, MAC address, speed, and TX/RX rates. Click on a specific interface row to view detailed statistics on the transmit and receive rates per reporting interval.


Network Interface Monitoring on SNMP monitored Devices

For SNMP-based interface monitoring, monitoring must be enabled on each interface individually. To do this, navigate to the top navigation bar and select Network > SNMP Device > Click on the Device > Interfaces tab. Here, you will see a list of interfaces available for that device. Choose the interfaces you want to monitor and enable the monitoring toggle for each selected interface.

Network Interface Monitoring on WMI monitored Devices

For WMI-based interface monitoring, the interfaces for the added WMI devices are monitored automatically. You can view them by navigating to Servers > WMI > Click on a WMI Device > Interfaces tab. To see detailed statistics for a specific interface, click on that interface.

Network Interface Monitoring in Cloudmon

In Cloudmon, Network Interface Monitoring automatically discovers all interfaces from the monitored devices and provides detailed visibility into each one. For every interface, the platform tracks:

  • Traffic Utilization (Inbound and Outbound)

  • Packet Transmission and Reception

  • Traffic Loss or Errors, helping identify performance degradation or link issues

This enables proactive monitoring of network health and ensures efficient troubleshooting at the interface level.

Below images illustrate how discovered interfaces are displayed and how detailed monitoring is presented for a specific interface in Cloudmon.



Interfaces Page


Detailed Interface monitoring view

1. Agent-Based

Interface Monitoring with Agents

  • Metrics Monitored: Agents provide detailed metrics on network interfaces such as bandwidth utilization, error rates, packet loss, and interface status (up/down).
  • Data Collection: Agents collect telemetry data from interfaces and send it to the Cloudmon system for analysis.
  • Monitoring: Agents perform monitoring by default.

2. SNMP-based Devices

Interface Monitoring on SNMP-capable Devices

  • Metrics Monitored: Using SNMP, Cloudmon can monitor various interface metrics, including traffic statistics (input/output), error rates, and interface operational status.
  • Data Collection: SNMP queries are used to retrieve performance data from network devices, which is then processed by Cloudmon.
  • Monitoring: Interface monitoring has to be enabled individually for each of the interfaces, else monitoring will not occur. 

3. WMI Devices

Interface Monitoring on WMI-capable Devices:

  • Metrics Monitored: WMI performs monitoring of network interfaces on Windows servers, including metrics such as network throughput, packet statistics, and interface status.
  • Data Collection: Cloudmon uses WMI queries to collect interface-related performance data from Windows devices.
  • Monitoring: Network interface monitoring on WMI-capable devices will be done by default.

Alarm configuration for Network Interface Monitoring

For Agent-Monitored Devices:
To configure alarms for network interfaces, go to Agents > Interfaces and click on the alarm icon. An "Add Alarm" pop-up will be displayed. You can configure alarms based on three metrics: Interface State, Transmit Rate, and Receive Rate.

For SNMP and WMI-Based Devices:
On the specific device page, navigate to the Interfaces tab and click on the alarm icon. This will also open the "Add Alarm" pop-up, allowing you to configure alarms for the selected metrics.


Add alarm trigger for Interface

Network Interface monitoring Reports

To create scheduled reports on network interface monitoring, navigate to Reports and click on the + icon. Then, select the template "High Network Utilizing Interfaces" Follow the prompts to configure the schedule and other settings for your report.

Network Performance Monitoring using SNMP

SNMP (Simple Network Management Protocol) is a widely used protocol for monitoring and managing network devices such as routers, switches, and firewalls etc. Cloudmon uses SNMP to proactively monitor your network, providing valuable insights into network performance and issues.

Cloudmon offers over 3,000 templates for SNMP. Once a network device is configured in Cloudmon, it automatically associates the appropriate template with the device and retrieves its details

Features of Cloudmon Network Performance Monitoring

To manage and view metrics for SNMP-monitored devices, navigate to Network > SNMP Devices from the top navigation bar. On this page, you can explore several features related to individual network devices. Refer below image, 



SNMP Devices Page in Cloudmon

       SNMP Device Overview page

On the network device's summary page, you can view its availability, downtime, response time, resource utilization (disk, CPU, memory), device information, interface details, and more.

Track key metrics like CPU usage, memory consumption, and network traffic from the System Metrics tab of each SNMP device.  Click on   icon to view the time-series data on each metric.

The image below demonstrates how metrics are monitored in an SNMP device using Automatic Template Matching, streamlining the process for comprehensive monitoring.

                  

                Device metrics collected using SNMP 

Discover Network Resources: Automatically discover network devices and their configurations, making it easier to manage and monitor them. 

Real-Time Monitoring: You can view the status of network devices in real-time, and with the help of alarm notifications, be able to quickly identify and address issues.

Traffic and Performance Metrics: From the Interfaces tab, you can track traffic patternspacket throughputdelayserrors, and discards, and thus have a comprehensive view of network performance. Refer the image below depicting a SNMP device network interface Monitoring. 

Note: Unless Cloudmon is specifically configured to monitor a network device (by enabling the monitoring toggle of a Interface from Interfaces tab), monitoring activity will not be performed.

Key Metrics for Network Device Monitoring using SNMP

Availability: Check if the network device is up and running.
Downtime: Duration when the network device is down and not running.
Response Time: Measure the time taken by the device to respond to requests.
Traffic Metrics: Monitor incoming and outgoing traffic, packet throughput, and delays.
Error Rate: Track the percentage of errors during data transmission.
System Performance: Assess CPU usage, memory consumption, and other performance metrics.

Stack Switch Monitoring

Monitor switch stack topology, member status, roles, and operational states including master/member relationships and stack configuration parameters.



Hardware Monitoring

Cloudmon monitors critical hardware components such as CPU, memory, temperature, and fan status to ensure device health and prevent hardware failures.


Configuration for Network Performance Monitoring 

In Cloudmon you can monitor SNMP devices in the following two ways.

1. Network Discovery

Go to Settings > Monitoring > Network DiscoveryAdd a network by selecting a probe and setting the type to "Host" with the protocol as SNMP. Devices within the network will be listed, and you can begin monitoring them.

Refer to the Discovery > Network Discovery documentation for more details.

2. Adding a Network Device

Navigate to Network > SNMP Devices . Click the + button to add a new device.
Alternatively, go to Settings > Monitoring > Probe, select a probe, navigate to SNMP Device, and click + to add a device.


Adding a network device to be monitored by a cloudmon probe using SNMP

SNMP Form

Field
Field Description
Remarks 
Probe*
Select the probe to add the network device

Hostname or IP*
IP or hostname of the network Device

Display Name
Name for the network device

SNMP Credentials*
Credentials to access the network devices
The credentials will appear in the dropdown menu once they are added. To do this, navigate to Settings > Configurations > Credentials > SNMP and add the required credentials there.

Click on the Test credentials, to check if the given credentials are applicable.
Monitoring Interval
Profile which consists of the polling and reporting interval 
The profile added in Settings > Configuration > Monitoring Profile > Devices will be listed in the dropdown
Monitoring Template
Users can select template from the dropdownIf a template is not specified, Cloudmon will automatically associate a template based on the network device.
Tags
Tag for this Network Device


The added Network Devices will be listed in the Network > SNMP Devices.

Alarm Configuration for Network Performance Monitoring

To configure alarm triggers on common metrics for network devices, such as device authentication or interface related alarms, for selected monitored devices or a device group, refer to the Alarm rule configuration.

Alternatively, to configure alarm rules for each monitored network device on all specific metrics of that device, use the individual configuration option. Follow the steps below:

  1. Navigate to Network > SNMP Device.

  2. Click on the desired network device.

  3. Go to the System Metrics tab.

  4. Click the alarm icon  next to the target metric to set an alarm trigger.




Adding alarm for a SNMP device

The system also generates sysUptime Reset alerts when a device unexpectedly restarts and its system uptime counter resets. These alerts help identify device reboots, power issues, or instability in the network device.


Reports for Network Performance Monitoring
 

Cloudmon Network Performance Monitoring allows users to analyze historical data and detect anomalies through comprehensive reporting features. Network Performance Monitoring reports provide detailed insights into the performance and health of network devices.
  1. Navigate to the Reports section within Cloudmon.
  2. Click the + button to create a new report.
  3.  Fill all the mandatory fields, Check below table for field descriptions, 
Field
Description
Name
Enter a descriptive name for the report.
Template
Choose pre-defined report templates related to "Network Device"
Frequency
Set the frequency to Daily/Weekly/Monthly
Notify To
Choose to who the notification needs to be sent
  4. Click the 'Save' button to create and schedule the report.

These reports in Cloudmon offer a powerful way to monitor and analyze network device performance with actionable insights. These reports enhance visibility, enabling proactive network management and improved decision-making.

Wireless Device Monitoring

Cloudmon manages wireless infrastructure under the SNMP > Wireless Devices section. It supports detailed monitoring of: Wireless LAN Controllers (WLCs), Access Points (APs), SSIDs, Wireless Clients

When a wireless device such as a WLC is added for monitoring via SNMP, Cloudmon automatically classifies it under Wireless Devices and applies specialized monitoring views tailored for wireless environments.

The Wireless Devices Main Dashboard provides a summarized view of all discovered and monitored wireless devices including:

  • Number of WLCs

  • Number of Access Points

  • Total SSIDs and Clients

  • Status of devices (Active/Down/Not Monitored)

  • Client and Access Point distribution graphs by WLC


Wireless Devices Main Page

Once added, the following monitoring views are available for each wireless device:

Overview: Summarizes device health with availability, downtime, response time, CPU usage, connected SSIDs, client counts and gives the topology view of WLC and its AP's connected.



Interfaces: Displays all network interfaces of the device with real-time utilization and traffic flow metrics
Access Points: Lists all APs managed by the WLC, along with status, channel, client load, and operational state.



SSID: Shows SSID-specific information such as broadcast status, number of connected clients, and traffic statistics.
Rogue SSID: Identifies unauthorized or suspicious SSIDs detected by the device, helping in wireless security.
Clients: 
The Clients tab provides detailed insights into all wireless clients currently connected to the monitored device. For each connected client, Cloudmon displays: 
Client MAC Address, IP Address, SSID connected to, Access Point serving the client, Signal Strength, Rx/Tx Data Rates, Connection Duration.

This view helps administrators understand client distribution, signal quality, and bandwidth consumption. The visual layout, as shown below, enables quick identification of active clients and their connectivity status:


Radios: Displays radio frequency settings, operational state, and usage per band/channel.

System Metrics: Provides performance metrics such as bandwidth utilization in WLC, Client transmission statistics etc.,



Outage: In the Outages tab, you can view the duration and reasons for any probe downtime. You can also see timestamps for each outage, making it easier to analyze and address downtime trend

 IP Address Management

Cloudmon's IP Address Management (IPAM) feature enables centralized tracking, monitoring, and management of IP addresses and subnets across your network. It helps identify used, available, transient, and conflicting IPs, along with SNMP/DNS status summaries for better visibility into network operations.

IPAM in Cloudmon supports:

  • Subnet and Supernet Management

  • Router-based Subnet Discovery

  • Real-time IP status tracking

  • DNS and SNMP validation

  • Subnet usage analysis

Configuration for IP Address Management

IPAM can be configured by navigating to Network > IPAM > Click on + icon in the subnet table. The Supported IP Address management actions are,

Add subnet, Add supernet and Add router.

Add Subnet

For adding a Subnet, refer below table for input fields and descriptions, 

FieldDescription
NameName of the subnet (mandatory).
DescriptionOptional notes about the subnet.
Subnet/Network AddressIP address of the subnet (e.g., 192.168.1.0). Required.
Subnet MaskThe subnet mask (e.g., 255.255.255.0). Required.
VLAN NameOptional VLAN name to tag this subnet.
LocationPhysical or logical location of the subnet.
Discovery ModeChoose whether to discover using PingSNMP, or both.
DNS LookupOption to enable Forward Lookup and/or Reverse Lookup for IP resolution.
Polling IntervalSet how often this subnet should be polled (e.g., every 6 hours).
ProbeChoose which probe will manage discovery and polling.
TagsAdd custom tags for easier filtering and management.


Add Supernet

For adding a supernet, refer below table for input fields and descriptions,

FieldDescription
NameName of the supernet (mandatory).
DescriptionAdditional details or context (optional).
NetworkNetwork IP address for the supernet.
Network MaskMain subnet mask for the supernet.
Desired Subnet MaskThe subnet size Cloudmon will divide the supernet into.
ProbeChoose which probe will manage discovery and polling.

Note:
  • Desired Subnet Mask- Defines the subnet size you want to break the supernet into. It must represent a smaller network (more bits set to 1) than the original supernet mask.
  • The output (list of subnets) could be found in Discovered Subnets page. User could enable scan or approve from there.
    Once the Scan is enabled/ approved, this will be moved under 
    Subnets Page.

Add router

  •  "Add router" option displays the already added SNMP Devices which has IP forwarding enabled (Layer 3 switches, gateways, firewalls and printers) to Discover Subnet under IPAM. If user request to discover subnet by clicking on the icon, cloudmon will discover all the subnets associated with that particular SNMP Device and listed them in Discovered Subnets Tab.
  • Items (Discovered Subnets) listed under Discovered Subnets must be manually added or approved by the user, so that Cloudmon begins scanning them.

Monitoring Views in IPAM

Soon after adding subnet for scan, the IPAM has may visualization perspectives, 
  1. IPAM Dashboard
  2. Discovered Subnets
  3. Subnets

IPAM Dashboard

Gives a visual summary of total subnets, IP address usage, DNS and SNMP status, and highlights critical metrics like conflicts or reserved IPs.


IPAM Dashboard

Discovered Subnets

Displays the list of subnets identified through supernet scans or SNMP-enabled devices. From this page, users can choose to enable scanning or approve individual subnets for IPAM monitoring. Once a subnet is approved or scan-enabled, it is automatically moved to the Subnets page for active monitoring and detailed visibility.


Discovered Subnet

Subnets

The Subnets page lists all actively monitored subnets. Clicking on any subnet opens a detailed view with multiple monitoring tabs, including:

Overview: Summarizes IP availability, recent scan results, DNS/SNMP status, and provides a visual distribution of IP states.


Overview Tab


IP Details: 
Lists each IP address within the selected subnet, showing details such as MAC address, DNS resolution status, alive state, and SNMP accessibility. In addition, users can perform various actions on individual IPs, such as:

  • Trigger Ping/SNMP Checks 

  • Mark IP as Reserved

  • Resolve DNS/MAC Address

  • Add Notes or Comments

  • Traceroute

  • System Explorer

IP Details tab

Events: Logs historical changes in IP statuses such as transitions between available, used, or transient states.


Events Tab

Outages: These tabs offer insights into issues related to the selected subnet or the Probe.

Alert Configuration for IPAM

To configure alarms for selective IPAM devices monitored, or a IPAM device group, refer to the Alarm rule configuration
For configuring alert for individual IPAM device, by navigating to Network > IPAM > Subnets > [Select a Subnet] > Settings > Add Trigger, where you can define specific conditions like IP state changes or DNS lookup failures to generate real-time notifications.

Switch Port Mapper

The Switch Port Mapper (SPM) feature in Cloudmon provides visibility into switch port usage, operational status, and connected devices by mapping port-level data through SNMP communication. It helps identify port availability, usage patterns, and device connection history across all network switches.

Configuration for Switch Port Mapper

To enable SPM monitoring for a switch:

  • While adding a switch as an SNMP Device, if the switch supports SPM, an Enable SPM option will be displayed.

  • Enabling the above said option, enables us to monitor the switch under the SPM module.

  • Alternatively, to add devices directly to SPM:

    Navigate to: Network > Switch Port Mapper > Switches, then click on the + icon in the Switches Table. Refer below table for input field and description,

FieldDescription
ProbeChoose which probe will manage discovery and polling.
Hostname/IPHostname/IP of the Switch
Display NameDisplay name to be given to the Device
SNMP credentialSNMP Credential of the Switch needs to be associated
Alarm ruleAlarm rule to be associated for this Device
Enable Schedule ScanningOption to be enable for Scheduled the Switch Port Scan
Send Report Option to be enabled when Report to be sent whenever the scan takes place
TagsAdd Tags for easier filter and management


To edit Switch Port Mapper configurations for a device,
  1.  Navigate to Network > Switch Port Mapper > Switches > Click on a Switch, where the configuration needs to be edited
  2. In a Switch, go to Settings tab
  3. The following configurations of a SPM can be edited,
FieldDescription
Show All InterfacesOption to be enabled to scan all Switch Interfaces
Resolve DNSOption to be enabled to resolve DNS for all the connected device in Switch Ports
Port Status ThresholdThreshold to be set for change in the Port status
Enable scheduled ScanningOption to be enabled for scheduled port scanning
IntervalInterval to be selected for scheduled port scan in switch
Sent ReportOption to be enabled to sent report to users in case any change in the port recorded during port scan


Monitoring Views in Switch Port Mapper

Switch Port Mapper provides a range of detailed monitoring views to help administrators track switch health, port utilization, and device connectivity. 

Switch Port Mapper Main Page

This dashboard gives an overview of all added switches, showing total/used/available ports, vendor/category distributions, top utilized switches, and status summaries.


Switch Port Mapper Main Page

By selecting a switch from the main SPM page, users can access tab-based views such as Overview, Ports, Port History, Outages, Alarms, and Settings, each offering focused insights into different aspects of switch performance and port activity.

Overview: The Overview tab displays device-level health including availability, scan history, downtime, and vendor-specific information such as model, location, and contact details.


Overview Tab

Ports: Shows detailed port-level metrics including admin/operational status, port speed, connected devices, and the last change timestamp.


Ports

Port History: Displays device connection and disconnection events on individual ports and Port state changes will be tracked along with filtering options for MAC address, port activity, and switch.

Port History

Outages: These tabs offer insights into issues related to the Device or the Probe.

Alarm Configuration for Switch Port Mapper

To configure alarms for a switch in Switch Port Mapper:

1. Navigate to: Network > Switch Port Mapper > Switches
2. Click on a specific switch → Go to the 
Settings tab → Select the Alarm section.

In this section, you can enable alarms for various switch-related events such as: Port status changes (e.g., port goes up/down), Device connections or disconnections on ports. These alerts help proactively monitor network changes and ensure timely response to critical switch events.


Network Performance Monitoring using WMI

Cloudmon provides WMI (Windows Management Instrumentation) monitoring for Windows servers (2012 to 2022) and desktops, offering deep insights into system health and performance without requiring additional agents.  Supports Automatic template matching, which applies the appropriate monitoring template when a device is added. This discovery can only be done through the Windows Probe, ensuring seamless tracking of critical metrics like CPU, memory, and disk usage for comprehensive visibility into Windows environments.

Support for Comprehensive Templates:

Cloudmon’s WMI monitoring includes support for a wide range of templates, covering not only Windows environments but also other systems and applications. These templates include:
  • Active Directory (AD)

  • BizTalk Server

  • Cluster Services

  • Windows Defender Antivirus

  • DHCP Server

  • Exchange Server

  • Domain Controller

  • Internet Information Services (IIS)

  • Microsoft DNS Server

  • Microsoft SQL Server

  • System Center Endpoint Protection

  • System Center Virtual Machine Manager

Configuration for WMI Monitoring


To begin monitoring a Windows device through WMI in Cloudmon, the pre-requisite is to first add the WMI credentials for the device. Then, from a Windows probe, you can add the Windows device.

In the top navigation bar, navigate to Servers WMI and click the + icon located in the top right corner to begin the process.


FieldField DescriptionRemarks 
Probe*Select the probe to add the WMI serverWindows probe to be selected, to add the wmi device
Hostname or IP*IP or hostname of the WMI device 
Display NameName for the device 
Credentials*Credentials to access the WMI devices 
 TemplateWMI device template to be associatedFor monitoring Windows Server 2012, the windows-server-2012 template should be associated in Cloudmon. For all other Windows devices, the general Windows template should be applied. Additionally, users can choose from templates available for other servers, ensuring flexibility and tailored monitoring for various environments.
 TagsTag for this WMI Device 
                                                                  Add Windows device form 

Note
: Authentication to the remote devices using WMI requires you to login as a domain user with administrator privileges

Performance Monitoring in WMI

To view and manage monitored WMI devices, navigate to Servers > WMI > WMI Table > Click on a WMI Device in Cloudmon.


WMI Device Overview Page

WMI monitoring provides an overview of key metrics being tracked, such as CPU usage, memory utilization, disk activity, battery status., From the WMI device on the System metrics tab to check all the metrics fetched, Click on   icon to check the time series data of the metric 

The image below shows the performance metrics retrieved from a WMI capable device.


 System Metrics collected for an AD server

For the insights into the Network interface bandwidth utilization of the WMI device, Go to Interfaces tab. The image below depicts the Interface monitoring of the WMI device.


Network interface metrics for a WMI device

You also gain detailed insights into the performance of Windows devices, including active process monitoring, offering a comprehensive view of system health.
For more details on managing processes, refer to the Process Monitoring section.

Alarm Configuration for WMI Devices

To configure alarms for selective WMI Devices monitored, or a WMI Devices group, refer to the Alarm rule configuration

Alternatively for configuring alarm rule for each monitored WMI Device, To set an alarm, navigate to Device Settings > Alarm Rule > Add Trigger. The image below depicts the alarm trigger pop-up for a WMI device.



Setting Alarm trigger on a WMI monitored device 

This allows you to define specific conditions such as thresholds for CPU, memory, or network usage, which will trigger alerts when breached. These proactive alarms help ensure immediate attention to performance or system issues.

WMI Monitoring Reports

WMI devices are seamlessly integrated into Cloudmon's reporting features, offering historical insights into device performance, resource utilization, and triggered alarms. Built-in report templates for WMI devices include the Device Availability Report, Inactive Devices Report, Device Resource Usage Report, Open Alarms Report, and Resource Utilization Threshold Breach Report. Reports for all devices in your infrastructure will automatically include WMI-monitored devices as well, ensuring comprehensive coverage.

In addition to these built-in templates, custom reports can also be generated for WMI-monitored devices, allowing you to consolidate data from WMI and other devices into a unified reporting framework. For more details, refer to the Reports section.


Network Traffic Flow Monitoring

Network traffic flow monitoring in Cloudmon enables detailed insights into network traffic patterns, allowing IT to identify top applications, protocols, sources, and destinations contributing the most traffic. Supported network devices, to help IT to analyze traffic at the interface level, understand bandwidth utilization, and gain insights into overall network performance trends.

IPFIX and Cisco NetFlow are powerful industry standard network monitoring protocols that gather IP traffic information as it moves through network devices. Cloudmon’s Network traffic flow monitoring capabilities offer granular visibility into network activity, helping optimize bandwidth management and troubleshoot network performance issues. In the following sections, use of the term 'NetFlow' is generally taken to mean either NetFlow or IPFIX.

Configuration for Network Traffic Flow Monitoring

To configure Network Traffic Flow monitoring for an SNMP device in Cloudmon:

  1. Add the SNMP device for monitoring in Cloudmon.
  2. Navigate to Settings > Monitoring > Probe > SNMP device tab. Edit the device and enable NetFlow. The device will now be monitored for NetFlow data.

                                                     Configuring network device for NetFlow monitoring

    3. To view Network Traffic Flow data, go to Network > SNMP Devices. Select the relevant device, then go to the NetFlow tab to see the traffic information.

Flow Monitoring

Cloudmon provides comprehensive insights into Network Traffic Flow data categorized by

  • Bandwidth Utilization: Shows overall bandwidth usage.
  • Traffic Utilization by Interface: Displays traffic per interface.
  • Top Applications, Protocols, Sources, Destinations, Conversations, and TOS: Lists top entities responsible for the most traffic.
            
Overall bandwidth utilized over time


Top Applications which are causing network traffic

  • Flow Analyzer: Offers multi-level filtering and traffic insights. For example, right-clicking the exporter enables filtering by source, Destination, Applications, Protocol, Category, Service etc., You can filter transmitters and then further filter by the applications they are targeting. 


Analysis of traffic flow, showing traffic sources


Alarm Configuration for Network Traffic Flow

NetFlow alerts can be customized by users based on the monitored data. Netflow alarms can be configured by navigating from the Click on NetFlow enabled device (from Network devices > SNMP) > Settings > Alarm rule > Add trigger > Search for trigger 'NetFlow alert'.


Adding alarm trigger for Network Traffic flow

For example,
 you can set alerts when the flow data surpasses a threshold of 10 GB or when a specific transmitter shares a set amount of traffic with a particular application. These alerting capabilities make monitoring more effective by notifying administrators of abnormal traffic patterns.

Network Traffic Flow Monitoring Reports

Cloudmon NetFlow monitoring enables users to analyze their historical data and detect anomalies through comprehensive reporting features. Both scheduled and custom reports are available.

  • Scheduled reports enable IT to retrieve data specific to devices or interfaces, covering all monitored NetFlow metrics such as Applications, Transmitters, Receivers, Categories, Services, TOS, Sources, and Destinations. These reports can be scheduled on a dailyweekly, or monthly basis and sent to designated users. 


For creating scheduled Netflow reports, From the top navigation bar > Click on Reports > Click on + icon in the Top Right Corner. For creating NetFlow scheduled report template "NetFlow report" should be selected.  


                                                                                                                        Creating NetFlow scheduled report

  • Custom reports provide more flexibility, allowing users to retrieve data specific to devices or interfaces for user-defined timelines, offering a deeper analysis of the network’s traffic patterns and behaviors. 

For creating Custom reports, From the top navigation bar > click on Reports > Click on Custom Report in the top right corner. For generating customised Netflow reports Entity "Netflow" should be selected, in the drop-down list, as seen in the figure below.


Creating custom NetFlow report

Cloud Monitoring

Cloudmon is a powerful cloud monitoring solution designed to provide seamless visibility into AWS and Azure environments. It offers real-time tracking of performance metrics, resource utilization, and service availability, ensuring optimal performance and reliability for your cloud infrastructure. With advanced analytics, proactive alerts, and detailed dashboards, Cloudmon helps organizations identify potential issues, optimize costs, and maintain compliance with industry standards. Its intuitive interface and scalable architecture make it the ideal choice for businesses of all sizes, enabling them to manage their cloud operations efficiently and confidently. Whether you're using AWS, Azure, or both, Cloudmon ensures your cloud infrastructure is always performing at its best.

AWS Monitoring

This feature is supported from Cloudmon 3.0.

Cloudmon supports monitoring AWS services including EC2 instance, RDS, S3 buckets and Cost Explorer to help streamline and enhance the performance, availability, and security of your AWS infrastructure. By providing real-time insights, actionable alerts, and in-depth analytics, Cloudmon empowers organizations to proactively identify issues, optimize resource usage, and ensure compliance with industry best practices. 

Requisites for AWS monitoring

Since Cloudmon uses native APIs to monitor resources in AWS, it requires Access Key ID and Secret Access Key of the AWS account to poll the data. 

Adding AWS Account

To start monitoring AWS in Cloudmon, follow these steps:

1. Navigate to Cloud > AWS > Add AWS Account in the navbar, or go to Settings > Monitoring > Probes. Edit the discovered probe, go to the AWS tab, and click the + icon to add your AWS account.
2. Complete all the required fields. Refer to the table below for a detailed description of each field.

Field
Description
Name
Name of aws account
Access Key ID
Access Key ID of account
Secret Access Key
Secret Access Key of account
Services
Choose services like RDS, EC2 and cost explorer
Discovery Interval
Choose intervals from 6hrs, 12hrs, daily, weekly
Additional Options
It is an option field where you can include or exclude regions to discover resources
Tags
Tags for aws account
3. Click on save.

                             
Add AWS Account

Monitoring AWS

To view and monitor your AWS account, navigate to Cloud > AWS > AWS Account in the top navigation bar. Select the desired AWS account to access detailed monitoring dashboards for EC2, RDS, and cost analysis.

    1. AWS Dashboard:
      Provides an overview of your AWS resources, including the total number of EC2 instances and RDS databases. It also features a geographical map displaying the distribution of resources across regions, along with additional insights

      AWS Main Dashboard

    1. EC2 Instance: 

             General Information: 
      Displays the EC2 instance basic information and operational status.
             
      Availability Status: Displays the uptime and health of EC2 instance, along with the overall health status and availability timeline.
      Below image displays a overview page having general information, availability of the EC2 instance,



  EC2 Overview

System Metrics & Volumes: Gives graphical representation on major metrics like CPU Utilization, Network In/Out, EBS Read/Write bytes, EBS Volume Read/Write Bytes, etc. 


 System metrics of EC2

    1. RDS Instance:
             General Information: Displays the RDS instance basic information and operational status.
             Availability Status: Displays the uptime and health of critical RDS instance, along with the overall health status and availability timeline.
      Below image displays a overview page having general information, availability of the RDS instance,



      DB Metrics & Aurora Metrics: Gives graphical representation on major metrics like CPU Utilization, Database connections, Read/Write IOPS

DB Metrics of RDS
      DB Logs and DB Events: The Event and log Information related to the DB will be tracked and monitored

      Cloudmon Insights: Cloudmon Insights offers actionable analytics and recommendations to optimize the performance, security, and cost-efficiency of your cloud infrastructure. Once AWS account is monitored, the recommendations will automatically be displayed based on real-time data from our environment. These insights are updated daily, ensuring that we always have the most current information to enhance our cloud setup and maximize efficiency. 


 Cloudmon Insights of RDS

Outages:
Gives the duration and reason for the AWS service unavailability with status as well.

                 


  1. S3 Buckets:  All S3 buckets in the AWS account will be automatically discovered and made available for monitoring. For each monitored bucket, relevant metrics will be collected and displayed. Any associated outages will also be shown.


  1. Cost Explorer: The total spend on AWS resources across regions can be tracked and monitored through both monthly and daily budgets. The tool allows you to identify the top contributing services and regions over a selected time period. Additionally, alerts can be configured to notify you when the spending exceeds the defined budget thresholds.



Configuring Alerts in AWS monitoring

Users can configure alerts for all monitored metrics to ensure timely notifications when thresholds are exceeded or issues arise. This proactive alerting system allows users to respond swiftly to potential performance or availability problems.

Steps to configure alerts,
  1. Configuring Alarm rule for AWS resources group refer Alarm rule configuration
  2. Configuring Alarm trigger for individual AWS resource monitored - By selecting the specific entity from the Cloud > AWS section, navigate to the Settings Page, access the Settings > Alarm rule. On the Settings page, locate the Add Trigger button. Clicking this button will open a configuration box where you can define the alert conditions for your desired metric.

Reports in AWS Monitoring

For AWS reports in Cloudmon, both scheduled and custom reports provide detailed insights in AWS infrastructure, covering various monitored resources. 

For creating scheduled AWS reports, from the top navigation bar > Click on Reports > Click on + icon in the Top Right Corner Search for Template, AWS EC2 Instances or AWS RDS Instances*
  • Scheduled Reports: You can generate reports based on AWS services like EC2 and RDS instance. These reports can be scheduled to run on a daily, weekly, or monthly basis, offering a comprehensive view of performance over time. The reports are automatically sent to users, providing updates on the selected entities.

For creating Custom reports, from the top navigation bar > click on Reports > Click on Custom Report in the top right corner > Search for entity AWS EC2 Instances or AWS RDS Instances*

  • Custom Reports: For more granular reporting, you can create custom reports by selecting specific AWS services like EC2 and RDS instances. Custom reports allow you to define the time period and choose the metrics for each monitored resource, ensuring that the report meets your specific needs. This flexibility makes it easier to focus on specific aspects of AWS infrastructure performance.


Azure Monitoring

This feature is supported from Cloudmon 3.0.
 
Cloudmon offers seamless agentless monitoring for your Azure environment, providing real-time visibility into resource groups, subscriptions, and virtual machines. With direct integration via native APIs, it allows for efficient management and optimization of your Azure resources.

Cloudmon monitors over 200 key metrics, ensuring comprehensive tracking of performance, resource utilization, and health across your Azure infrastructure. This enables proactive issue detection and helps maintain smooth operations.

Key Benefits of Azure Monitoring in Cloudmon
  • Easy integration with Azure resources like Resource Groups, Subscriptions, and Virtual Machines
  • Real-time monitoring of CPU, Memory, Network, Storage, and more
  • Continuous tracking of resource health and availability
  • Proactive alerts for performance and health issues

Cloudmon ensures optimal performance and resource utilization, making Azure management straightforward and efficient.

Adding Azure Account

Steps to Add an Azure Account:

  1. Navigate to Cloud > Azure > Add Azure Account.
  2. Fill in all the mandatory fields. Refer to the table below for field descriptions.
Field 
Description
Probe
 Probe from which the Azure account to discovery to be initiated
Name 
Name of the Azure account
Tenant ID
Unique identifier for your organization's Azure Active Directory (AAD) instance.
Client ID
Unique identifier for your registered application in Azure AD.
Client Secret key
Password for your application to authenticate and access Azure services.
Services
Various cloud services offered by Azure (i.e, Virtual Machines)
Subscriptions
Azure subscriptions linked to the account.
Discovery interval 
Frequency (hours) at which the discovery process will run for the account.
Tags
Tags for Azure Account

      3. Click on "Save
Add azure account

Monitoring Azure

Cloudmon monitors key Azure resources such as Resource Groups, Subscriptions, and services like Virtual Machines, Azure storage account, Blob Storage, Table Storage, File Share and Queue Storage. To monitor your Azure account, navigate to Cloud > Azure > Azure Account in the top navigation bar. Select the desired Azure account to access detailed monitoring dashboards for Resource Groups, Subscriptions, Virtual Machines, Advisor Recommendations and other additional services.

Azure Dashboard

The dashboard provides a consolidated overview of your Azure resources, including the total number of Resource Groups, Subscriptions, and Virtual Machines. It features insights into the geographical distribution of resources, along with resources across various parameters and other key performance indicators. Refer below image of a Azure Dashboard,


Resource Groups

The Resource Groups section lists all Resource Groups in the Azure account, along with their associated Virtual Machines. This view helps in understanding how resources are organized and provides direct access to monitor the performance and health of each group.




                                                                                                                                                       Resource groups

Subscriptions

The Subscriptions section displays all Azure account subscriptions, providing details of associated Virtual Machines and Advisor Recommendations. This ensures a complete view of resources under each subscription.


 Subscriptions


Virtual Machines
The Virtual Machines section provides detailed monitoring of all Azure VMs in the account.
  • General Information: Displays basic details like VM name, type, region, and operational status.
  • Availability Status: Shows uptime, health metrics, and an timeline for VMs.
  • System Metrics & Volumes: Offers graphical representations of key metrics, such as CPU Utilization, Network In/Out, Disk Read/Write, and more.
  • Outage: If the virtual machine (VM) experiences downtime, the Outage tab will display a record of the incident, including the date and time of occurrence. This helps track and analyze unplanned downtimes effectively. 
  • Patch Management: The Patch Management section provides comprehensive information about the patching status of the VM. It includes:
    - Current Patching Status: The latest updates applied to the VM.
    - Last Patching Status: Details about the most recent patching cycle.
    - Configuration Readiness: An assessment of the VM's readiness for upcoming updates, including any missing patches or misconfigurations.
Below image displays an overview page showing general information, availability metrics, and system performance of the Azure VM.



Azure Storage Services

When an Azure account is added for monitoring, all storage-related services—such as Azure Storage Accounts, Blob Storage, Table Storage, File Shares, and Queue Storage—will be automatically discovered. These discovered resources will then be added for detailed monitoring.

For each monitored storage service, the following metric categories will be collected and displayed:

  • Overview

  • Storage Browser

  • System Metrics

  • Advisor Recommendations 

  • Outages


Advisor Recommendations

Advisor Recommendations provide actionable insights to enhance the performance, security, reliability, and cost-efficiency of your Azure environment. These recommendations are driven by real-time analytics and best practices to help you optimize and manage your cloud infrastructure effectively. Once our Azure account is monitored, the recommendations are automatically displayed based on your current usage and configuration, ensuring you always have a clear picture of how your environment is performing.

Each recommendation is categorized into areas such as High AvailabilitySecurityPerformanceOperational Excellence, and Cost Optimization, enabling you to prioritize actions based on your specific needs.

Additionally, the recommendations include a Severity Level—ranging from LowMedium, to High—to indicate the urgency of the action required. This categorization helps users identify and address critical issues promptly while planning for less urgent tasks systematically.

By leveraging these recommendations, users can ensure a well-architected Azure environment, minimize risks, and maximize resource utilization. 


  Advisor Recommendation

Configuring Alerts in Azure Monitoring

Users can configure alerts for all monitored metrics to ensure timely notifications when thresholds are exceeded or issues arise. This proactive alerting system allows users to respond swiftly to potential performance or availability problems.

Steps to configure alerts,
  1. Configuring Alarm rule for Azure resources group refer Alarm rule configuration
  2. Configuring Alarm trigger for individual Azure resource monitored - By selecting the specific entity from the Cloud > Azure section, navigate to the Settings Page, access the Alarm rule tab. On the Settings page, locate the Add Trigger button. Clicking this button will open a configuration box where you can define the alert conditions for your desired metric.

Reports in Azure Monitoring

Scheduled Reports

Cloudmon allows users to generate scheduled reports for Azure resources such as Virtual Machines. Reports can be configured to run daily, weekly, or monthly, providing comprehensive insights into resource performance over time. Users can choose from predefined templates to customize the report content, ensuring the data aligns with specific requirements. Once configured, these reports are automatically sent to designated users, streamlining resource monitoring and decision-making.

Steps to create scheduled reports:

  1. Go to the Reports tab from the top navigation bar.
  2. Click the + icon in the top-right corner.
  3. Search for the template Azure Virtual Machines and configure the schedule as needed.

Custom Reports

Custom reports enable users to generate insights tailored to specific Azure metrics and resources. Custom reports allow you to define the time period and choose the metrics for each monitored resource, ensuring that the report meets your specific needs. This flexibility makes it easier to focus on specific aspects of Azure infrastructure performance.

Steps to create custom reports:

  1. From the top navigation bar, navigate to Reports > Custom Report in the top-right corner.
  2. Search for the entity Azure Virtual Machines and select the required metrics to include in the report.                            
Cloudmon ensures that both scheduled and custom reports help maintain visibility into Azure infrastructure and make informed decisions.

Database Monitoring

Database monitoring is essential for ensuring the performance, availability, and reliability of database systems that support your business applications. Proactive monitoring helps detect performance bottlenecks, slow-running queries, connection issues, and potential outages—enabling faster resolution and better system uptime.

Cloudmon supports monitoring for MySQL and Oracle databases on both Windows and Linux environments. Monitoring is achieved through an agent-based architecture, where the Cloudmon Agent can be installed either on the database server itself or on a remote system with network access to the DB server. 

MySQL Monitoring 


Configuration for MySQL Monitoring
  1. Install the Cloudmon Agent - Follow the Cloudmon documentation to install the agent on the system where the MySQL instance is hosted (locally or remotely). Refer Agent Installation & Upgradation section.

  2. Register MySQL for Monitoring - Run the following command on the system where the agent is installed:

    • Linux: , 

      Navigate to agent installed directory - cd /usr/local/cloudmon/agent and run command ./cloudmon-agent --run mysql --add-instance

    • Windows:

      "C:\Program Files (x86)\Cloudmon\cloudmonAgent.exe"
      --run mysql --add-instance

    (Adjust the path based on your installation directory)

  3. Provide Required Input Prompts - When prompted in the console, provide the following:

    • Hostname or IP address of the MySQL server

    • Port number

    • Valid MySQL username and password

    Cloudmon will validate the credentials and add the MySQL instance for monitoring upon successful authentication.


Monitoring Views

Once a MySQL instance is added for monitoring, Cloudmon provides comprehensive insights through the following views:
  • Instances Overview
    Navigate to Servers > MySQL > Instances to view all monitored instances. Instances are categorized as Master, Slave, or Standalone, along with summary charts for connection counts, query rates, slow queries, and network usage.

Instances Page

  • Instance Breakdown Views
    Drill down into an instance to explore tabs such as:

    • Overview

    • Databases

    • MYISAM

    • Commands & Handlers

    • Binlog

    • InnoDB

    • Queries & Tables

    • Configurations


Instance Overview Page

  • Database-Level Monitoring
    All databases under an instance are auto discovered and listed under Servers > MySQL > Databases. Basic stats such as number of tables, executed queries, and database size are shown.

    You can also enable deeper monitoring on individual databases to access advanced metrics like:

    • Query Trends

    • Throughput

    • Latency

    • Query Execution Time

    • Error Rates


Database Overview Page

Alarm Configuration for MySQL Monitoring

Alarms can be configured for any metric at both the instance and database level.

To configure alarm for a particular instance or a database, In the particular instance/database page refer Alarm rule configuration


Reports in MySQL Monitoring

Cloudmon supports both scheduled and custom reports for MySQL monitoring.

  • Scheduled Reports

    • Go to Reports > Click on Schedule Report

    • Use the template search and enter "MySQL" to select available templates

    • Configure scheduling options and recipients

  • Custom Reports

    • Go to Reports > Click on Custom Report

    • Under Entity Type, select MySQL Instances or MySQL Databases

    • Choose the required metrics and target instances/databases

    • Save and generate the report as needed

Oracle Monitoring

Oracle monitoring in Cloudmon provides detailed insights into Oracle database performance, availability, and resource usage. When an Oracle instance is added for monitoring, all Pluggable Databases (PDBs) and their associated Tablespaces are automatically discovered. You can choose to enable detailed monitoring at the instance, PDB, or Tablespace level to capture in-depth metrics relevant to your environment.

Cloudmon supports Oracle monitoring on both Windows and Linux systems using an agent-based architecture. The Cloudmon Agent can be installed directly on the Oracle DB server or on a remote machine with proper access.

Configuration for Oracle Monitoring
  1. Install the Cloudmon Agent - Follow the Cloudmon documentation to install the agent on the system where the Oracle instance is hosted (locally or remotely). Refer Agent Installation & Upgradation section.

  2. Register MySQL for Monitoring - Run the following command on the system where the agent is installed:

    • Linux:

      Navigate to agent installed directory - cd /usr/local/cloudmon/agent and run command ./cloudmon-agent --run oracle --add-instance

    • Windows:

      "C:\Program Files (x86)\Cloudmon\cloudmonAgent.exe"
       --run oracle --add-instance

    (Adjust the path based on your installation directory)

  3. Provide Required Input Prompts - When prompted in the console, provide the following:

    • Hostname or IP address of the Oracle server

    • Port number of the Oracle service

    • Service name of the Oracle instance

    • Valid Oracle username and password

Cloudmon will validate the credentials and add the MySQL instance for monitoring upon successful authentication.

Monitoring Views

Once added, Oracle monitoring provides rich visualization and performance insights:

  • Instances View - Access all monitored Oracle instances via Servers > Oracle.

  • Instance Breakdown Tabs
    Drill down into a selected instance to explore various monitoring tabs:

    • Overview

    • Performance

    • PDB

    • SGA

    • PGA

    • Tablespace

    • Outages

    Each tab offers detailed metrics relevant to its category, enabling you to monitor usage patterns, session behavior, and resource allocations.


Oracle Instance Overview Page

  • PDB Monitoring
    All PDBs under an Oracle instance are discovered and listed in Servers > Oracle > [Instance] > PDB.
    You can enable detailed monitoring on individual PDBs to track: Session Details, Object Usage, Index Usage

  • Tablespace Monitoring
    Within each PDB, Tablespaces are discovered and can be monitored for: Tablespace size and usage, Growth trends, Space allocation and availability

Alarm Configuration for Oracle Monitoring

Alarms can be configured on any monitored metric across:

  • Oracle Instances

  • PDBs

  • Tablespaces

To configure an alarm: refer Alarm rule configuration


Reports for Oracle Monitoring

Cloudmon allows you to schedule and customize reports for Oracle monitoring:

  • Scheduled Reports

    • Navigate to Reports > Schedule Report

    • Search for templates using the keyword "oracle"

    • Select the desired report template and configure the frequency and recipients

  • Custom Reports

    • Navigate to Reports > Custom Report

    • Under Entity Type, choose Oracle Instances, PDBs, or Tablespaces

    • Select the metrics and target entities

    • Save and run the report

Network Configuration Management

Tracking network device configurations is a key requirement for IT change management and compliance in organizations. Cloudmon network configuration manager (NCM) offers essential functionalities to help manage and monitor your network device configurations. 

NCM helps efficiently handle configuration changes, track versions, and revert to previous states when necessary.

The three primary functionalities of Cloudmon's Network Configuration Manager are:
  1. Backup
  2. Version Comparison
  3. Rollback
To view the Network Configuration Management of a network device, go to Network > SNMP Device, select the desired device, and switch to the NCM tab.

    NCM page of a Network Device   

Backup

Cloudmon provides flexible options for creating backups of your network device configurations. Regular backups are crucial for ensuring that you have reliable copies of your configurations that can be used for recovery or analysis. Backups can be performed in the following ways:

  • Scheduled Backups: Configure backups to occur automatically on a daily, weekly, or monthly basis. This ensures that your configurations are regularly saved without manual intervention. 

    To set up a scheduled backup in Cloudmon, navigate to your NCM device settings. Then, click on Settings > NCM. Select your preferred backup interval, toggle the "Enable" switch, and save the changes to finalize your NCM configuration.

  • Manual Backups: Initiate a backup at any time with a single click. This option is useful for creating a backup before making significant changes or for immediate needs. For 

    To set up a Manual backup in Cloudmon, navigate to your NCM device settings. Then, click on Settings > NCM. Click on Backup now, after this if any change with the previous backup found, backup will be taken.

Whenever a configuration change is detected, Cloudmon will automatically create and display a new backup. This feature helps keep your configuration history up to date and readily accessible.


Version Comparison

When multiple backups are available, Cloudmon allows you to compare different versions of your configuration files. This feature is instrumental in understanding the impact of changes over time.

To do a version comparison, In the NCM tab of a network device, click on the All Backups table, Click on the difference icon , there you can choose Versions from devices to compare
  • Comparison Overview: View detailed comparisons between the current configuration and previous versions. The comparison highlights the lines that have been added, deleted, or modified.

  • Change Tracking: Analyze the differences to identify specific changes made between versions. This can help in auditing, troubleshooting, or verifying configuration updates.

    The image below depicts a configuration difference done between 2 version backups of a same device.


                                                                                                            Configuration comparison using NCM

Rollback
In the event of a configuration issue or undesirable changes, Cloudmon's Rollback feature enables you to revert to a previous configuration version. This functionality ensures that you can quickly restore a stable and known-good configuration state. Cloudmon NCM supports rollback operations using both TFTP (Trivial File Transfer Protocol) and SFTP (Secure File Transfer Protocol).

Configuring Telnet/SSH credential for NCM

For Managing configurations of a network device, Telnet/SSH credentials is a pre-requisite.

To configure Telnet/SSH credentials in Cloudmon, follow these steps:
  1. Navigate to Settings > Configurations > Credentials.
  2. Select the Telnet/SSH tab.
  3. Click on the + icon in the top-right corner to add new credentials.
  4. The fields required for both Telnet and SSH credentials are the same. Refer to the table below for field descriptions.

Field
Description
Name
Name of the credentials 
Description
Description on the credentials
Username & Password
Username and Password of the credentials.
Enable Username
Username for the device for authenticating to privilege mode
Enable Password Type
Password for authenticating to privilege mode
Port
Port for SSH/Telnet configured
Timeout[sec] 
Timeout for the credential configured
Shell Prompt
Prompt to be used for shell authentication
Enable Prompt
Prompt to be used for enabling privileged mode
Login Prompt
Prompt to be used for logging in
Password prompt
Prompt to be used for entering Password
Enable User Prompt
Prompt to be used for entering the username when enabling privileged mode
Enable Password Prompt
Prompt to be used for entering the password when enabling privileged mode

Fill all the necessary fields and click on Save, to save the credentials.

 

 Configuring NCM in a Network Device

1. Navigate to Network > SNMP Device. 

2. Select the Device which needs NCM. 

3. Navigate to Settings of that device. 

4. Fill all the mandatory fields as per table below.


Field 

Description 

Template 

By default the NCM template for the device will be automatically mapped to a device 

Protocol 

Select the protocol used for communication with the device. 

Credentials 

Specify the credentials required for accessing the device. 

Interval 

Define how often backups or monitoring should occur. 

Email notification 

Enable or Disable email notifications as needed. 

Enable 

Enable NCM monitoring by toggling this option. 


Actions for Network Configuration Backup

When managing configuration backups, various actions can be performed to ensure configurations are properly handled, reviewed, and implemented. Each action plays a specific role in maintaining the integrity and effectiveness of configuration management. All the actions listed below could be perfomed for a network configuration backup, from the All Backups table in the NCM tab. 

Action 

Description 

Click on Authorize /Unauthorize 

To control whether a configuration change is approved or rejected. 

Click on View 

To access and examine the details of a specific configuration or change. 

Click on Differences 

To compare different versions of configurations to see what has changed. 

Click on Draft 

To ave a configuration as a draft 

NCM Configlets 

Cloudmon supports NCM Configlets, allowing administrators to perform bulk configuration pushes to network devices with full execution tracking and history.

How to Create an NCM Configlet
  1. Navigate to Network → NCM → NCM Configlets.

  2. Click the “+” (Add) icon to create a new configlet.

  3. Fill all the mandatory fields as per table below.  

    Field
    Description
    Name 
    Enter a name for the configlet
    Description
    Provide  a brief description of the configlet
    Vendor
     Select the device vendor from the available list.
    Execution
    Choose the execution type: Basic or Advanced.
    Command
    Enter the configuration command(s). Click “+” to add multiple commands if required.
  4. Click Save.

                                                                                                                                    Adding a configlet

All created configlets will now appear in the Configlet Table.

How to Execute a Configlet
  1. In the Configlet Table, click the execute  icon under the Actions column to execute the configlet.

  2. Execution status and details for all executed configlets can be viewed in the Execution History tab.

How to Schedule a Configlet Task

  1. Click the schedule  icon in the Actions column of the configlet table.

  2. Fill all the mandatory fields as per table below.  

    FieldDescription
    Schedule Name Name of the scheduled task
    DescriptionDescription of the configlet/task
    VendorSelect the device vendor
    ConfigletChoose the configlet to schedule from the dropdown.
    vlandldEnter a value for vlandld (If required)
    IntervalSelect the interval for scheduling : Daily, Weekly or Monthly.
    Schedule TimeSpecify the time for the scheduled execution.

  3. Click Save.


Scheduling a configlet

All scheduled tasks can be viewed under the Scheduled Tasks tab.

SNMP Trap Monitoring


SNMP Traps are alerts sent by devices to signal events or issues, providing crucial information for network management and troubleshooting. Cloudmon receives SNMP traps from these devices when SNMP Trap Monitoring is enabled. 

Imagine a scenario where someone is repeatedly trying to log into a firewall but keeps entering the wrong password. This behavior could indicate an unauthorized access attempt or a brute-force attack. By configuring SNMP Traps for Authentication Failure in Cloudmon, you can receive immediate alerts whenever these failed login attempts occur. This real-time notification enables IT to quickly investigate the issue, respond to potential security threats, and prevent unauthorized access. Additionally, the detailed logs generated by these traps provide valuable insights into failed attempts, helping you identify attack patterns and enhance your network’s security measures.

Configuration for SNMP Trap Monitoring 



Enabling SNMP trap on Cloudmon probe

  1. Navigate to Probes Settings: Go to Settings > Monitoring > Probes.

  2. Edit Probe Configuration: Select and edit the probe where SNMP Trap monitoring needs to be enabled.

  3. Enable SNMP Trap Monitoring: Activate SNMP Trap monitoring at the probe level.

  4. Access SNMP Device Page: Go to the SNMP Device tab within the Cloudmon interface.

  5. Edit Device Configuration: Select and edit the device for which SNMP Trap monitoring should be enabled.

  6. Enable SNMP Traps on Device: Activate SNMP Trap monitoring at the device level.


Enabling SNMP trap at a device

After enabling SNMP traps,
  1. Configure Trap Forwarding: Ensure that SNMP traps are forwarded to the probe. Verify that the appropriate SNMP Trap port (usually 162) is configured.

  2. View SNMP Trap Data: Visualize the collected SNMP traps by navigating to Logs > SNMP Traps.

  3. Assistive AI Log Detailing: Provides intelligent analysis of SNMP trap messages with clear explanations, potential impact, and troubleshooting guidance. Click the AI button next to a specific log entry to view detailed insights. Refer Azure OpenAI for Assistive AI Service.


List of SNMP Traps

Alarm Configuration for SNMP Trap Monitoring

In Cloudmon, SNMP Trap rules are vital for proactive network management and monitoring. These rules allow users to configure notifications for various types of SNMP traps sent by their network devices, which can include alerts about device status changes, performance metrics, and critical events. By setting up SNMP Trap rules, users can gain real-time insights into their network's operational health, enabling them to quickly respond to issues and maintain smooth network performance.

Steps to Add a SNMP Trap Rule

1. Navigate to Settings > Configurations > Syslog/Trap Rules
2. Click the + button on the top right corner to add a new Trap Rule.
3. Fill all the mandatory fields, as per the table below.

FieldDescription
Enabled
Determines whether the rule is active or inactive. Set to "Off" to disable the rule.
Name
Provides a descriptive name for the rule to identify its purpose.
Probe
Choose the probe to which this rule applies.
Log Type
Specifies that the rule applies to SNMP Trap data.
Conditions
Determines if the rule should apply to every trap entry or if conditions should be evaluated first.
Active Time Window
Defines the time window during which the rule is active. Selecting this ensures continuous application.
Entry Count
Specifies whether the rule triggers for every log entry matching the rule’s conditions.
Flood
Indicates if there is no cooldown period between rule triggers, allowing continuous firing.

Field
Description
Tag the Entry
Add a tag to the log entry for easy identification. This tag can be utilized in later rules, log searches, and visualizations to organize and categorize log data.
Flag For Discard
Indicate that while the rules will continue processing, the current log entry will not be saved to the database. This helps in filtering out unwanted or irrelevant logs.
Stop Processing Rules
Cease further processing of rules for the current log entry. Once this action is triggered, no additional rules will be applied to the log entry.
Create Event For the Log
Generate an event based on the log entry. This can be used to highlight or track significant occurrences within the log data for future reference.
Raise Alarms
Trigger a new alarm whenever the rule conditions are met. This helps in real-time alerting for critical issues or anomalies detected by the rule.

4. Click on Save to add credentials.

SNMP Trap Rule Form

Syslog Monitoring

Syslog is a widely used standard for logging system event messages. These messages can be directed to various destinations, including the system console, files, remote Syslog servers, or relays.

Cloudmon Syslog Monitoring feature enables the collection and analysis of Syslog data from diverse sources. To utilize this feature, you need to configure the Syslog output ports on your Syslog servers. Cloudmon then monitors these output ports, accesses the remote Syslog contents, and performs comprehensive analysis on the collected data.

This approach allows Cloudmon to provide real-time insights into system events, detect anomalies, and support effective issue resolution through detailed log analysis.


Configuration for Syslog Monitoring

Syslog Monitoring can be enable in one of two ways: 
  1. Navigate to Probes Settings: Go to Settings > Monitoring > Probes.

  2. Edit Probe Configuration: Select and edit the probe where Syslog monitoring needs to be enabled.

  3. Enable Syslog Monitoring: Activate Syslog monitoring at the probe level.


                                  Enabling Syslog monitoring on a Cloudmon Probe

Alternatively, Syslog Monitoring can be enabled as follows:
  1. Access SNMP Device Page: Go to the SNMP Device tab within the Cloudmon interface.

  2. Edit Device Configuration: Select and edit the device for which Syslog monitoring should be enabled.

  3. Enable Syslog on Device: Activate Syslog monitoring at the device level

Editing Device configuration to send syslogs

After enabling Syslog monitoring, 

  1. Forward Syslogs to Probe: Configure the device to forward Syslog messages to the Cloudmon probe on port 514.

  2. View Syslog Data: View the unfiltered list of Syslogs by navigating to Logs > Syslogs.

  3. Assistive AI Log Detailing: Provides intelligent analysis of  Syslog messages with clear explanations, potential impact, and troubleshooting guidance. Click the AI button next to a specific log entry to view detailed insights. Refer Azure OpenAI for Assistive AI Service.


Viewing Syslogs generated from a device

Alarm Configuration for Syslog Monitoring

In Cloudmon, syslog rules are essential for monitoring and alerting users about specific syslog messages generated by their network devices. These rules allow users to configure notifications for various types of syslog messages, including kernel messages, system daemons, and user-level events. By utilizing Cloudmon's syslog capabilities, users can effectively monitor and respond to both authorized and unauthorized activities within their network environment.

Steps to Add Syslog Rule
1. Navigate to Settings > Configurations > Syslog/Trap Rules
2. Click the + button on the top right corner to add a new Syslog Rule.
3. Fill all the mandatory fields, as per table below.

Configuration Fields
FieldDescription
Enabled
Determines whether the rule is active or inactive. Set to "Off" to disable the rule.
Name
Provides a descriptive name for the rule to identify its purpose.
Probe
Choose the probe to which this rule applies.
Log Type
Specifies that the rule applies to Syslog data.
Conditions
Determines if the rule should apply to every log entry or if conditions should be evaluated first.
Active Time Window
Defines the time window during which the rule is active. Selecting this ensures continuous application.
Entry Count
Specifies whether the rule triggers for every log entry matching the rule’s conditions.
Flood
Indicates if there is no cooldown period between rule triggers, allowing continuous firing.

Action Fields

Field
Description
Tag the Entry
Add a tag to the log entry for easy identification. This tag can be utilized in later rules, log searches, and visualizations to organize and categorize log data.
Flag For Discard
Indicate that while the rules will continue processing, the current log entry will not be saved to the database. This helps in filtering out unwanted or irrelevant logs.
Stop Processing Rules
Cease further processing of rules for the current log entry. Once this action is triggered, no additional rules will be applied to the log entry.
Create Event For the Log
Generate an event based on the log entry. This can be used to highlight or track significant occurrences within the log data for future reference.
Raise Alarms
Trigger a new alarm whenever the rule conditions are met. This helps in real-time alerting for critical issues or anomalies detected by the rule.

4. Click on Save to add credentials.


    Creating new syslog rule

Windows Event Logs Monitoring


Windows Event Log Monitoring enables the collection and analysis of logs from Windows servers and workstations. It helps track system errors, application failures, and critical security events using the Cloudmon agent installed on target machines. For Agent installation guide, refer Agent Installation and Upgradation under Installation and Deployment Section

The feature comes with several built-in rules that automatically monitor key security-related events—such as failed logons, account lockouts, access violations, and log tampering—across your Windows infrastructure. These rules enhance visibility into potential threats and support enforcement of enterprise security policies.

Additionally, users can define custom rules to monitor specific event patterns, helping align log monitoring with your organization’s unique security and compliance requirements.


Configuration for Windows Event Logs Monitoring

To Configure Windows Event Logs to be monitored in a server, below steps are to be followed,
  • Navigate to Settings > Configurations > Log Profiles
  • Click + to create a new Log Profile
  • Enter the required details:
    • Profile Name
    • Log Type (e.g., Windows Event Logs)
    • Windows Event Type (e.g., Application, System, Security)
    • Select Target Servers
    • Click Save

After Successful configuration, Windows Event Logs Summary dashboard can be viewed under Logs > Windows Event Logs
To view logs for a specific server, navigate to Agents > [Server Name] > WEL tab

                  
WEL Summary Dashboard

Alarm and Log Rule Configuration

In Cloudmon, Windows Event Log (WEL) rules play a critical role in monitoring and alerting users about specific events generated by Windows servers and workstations. By leveraging Cloudmon’s WEL rule engine, users can not only detect and respond to authorized and unauthorized activities but also process logs dynamically by applying conditional rules. This includes tagging entries, discarding irrelevant logs, creating custom events, and raising alarms. Additionally, flow control can be enforced, ensuring that logs are handled efficiently without overwhelming the system, enabling better performance and clarity in event analysis.

To configure rules for processing logs:

  1. Go to Settings > Configurations > Log Rules

  2. Click + to add a new Log Rule

  3. Fill in the configuration fields:

  4. After filling the Log Rule form for Windows event Logs, referring the below table Click on Save for the log rule to be applied

Field 

Description 

Enabled 

Determines whether the rule is active or inactive. Set "Off" to disable the rule. 

Name 

Provides a descriptive name for the rule to identify its purpose. 

Servers 

Choose the Windows server to which this rule applies. 

Log Type 

Specify the Log Type as “Windows Event Logs” 

Conditions 

Determines if the rule should apply to every log entry, or if conditions should be evaluated first. 

Active Time Window 

Defines the time window during which the rule is active. Selecting this ensures continuous application. 

Entry Count 

Specifies whether the rule triggers every log entry matching the rules conditions. 

Flood 

Indicates if there is no cooldown period between rule triggers, allowing continuous firing. 


Action Fields:

Field 

Description 

Tag the Entry 

Add a tag to the log entry for easy identification. This tag can be utilized in later rules, log searches, and visualizations to organize and categorize log data. 

Flag For Discard 

Indicate that while the rules continue processing, the current log entry will not be saved to the database. This helps in filtering out unwanted or irrelevant logs. 

Stop Processing Rules 

Cease further processing of rules for the current log entry. Once this action is triggered, no additional rules will be applied to the log entry. 

Create Event for the Log 

Generate an event based on the log entry. This can be used to highlight or track significant occurrences within the log data for future reference. 

Raise Alarms 

Trigger a new alarm whenever the rules are met. This helps in real-time alerting for critical issues or anomalies detected by the rules. 
 


Cloudmon for MSPs

Managed Service Providers (MSPs) are third-party companies that handle the ongoing management of their clients' IT. Given the critical nature of IT infrastructure to a business, MSPs must ensure they provide top-tier customer support to maintain seamless operations for their clients.

Customer management in Cloudmon MSP

MSP should register the Cloudmon controller using their email address, which would designate them as the super admin of the Cloudmon controller. The organization they register under will be recognized as the MSP organization. The super admin has full control to create any roles, including additional super admin roles, and assign user accounts to these roles. This allows the MSP to efficiently manage all customer devices while maintaining control over the entire infrastructure.

For managing Customers in cloudmon, the following steps need to be done,
  1. Adding a Customer

  2. Creating User Accounts at MSP and Customer level

  3. Adding Agents

  4. Adding Probes

  5. Managing Customer View

These steps enable MSPs to effectively manage their customers' devices and monitor their networks.


Adding a customer

Begin by adding the customer organization to the Cloudmon controller. This allows the MSP to set up monitoring for the customer's IT infrastructure.
  1. MSP’s can create their own customer entities, by navigating to Settings > General Settings > Customers > Click on + icon in the top right corner, to add a customer.
  2. In the Add Customer form, mention Customer Name, Tags to associate, Website and Industry information, and Click on Save.

User Management at MSP and Customer Level

Super Admin Role

During the Controller registration process, a super admin account is automatically created. This account serves as the highest authority within the Cloudmon platform.

  • Full read/write access across all customers.

  • Ability to configure settings at the MSP level.

  • Authority to create and manage User Accounts with defined roles.

  • Can also create additional Super Admin accounts if needed.

Defined User Roles

To manage users and roles at the MSP level:

  1. Navigate to the MSP Dashboard

  2. Go to Settings > General Settings > User Management

  3. Access the dedicated pages for managing: User Roles & User Accounts

To manage users within a specific customer:

  1. From the MSP Dashboard, select the desired Customer Tile

  2. Navigate to the Settings > General Settings > User Management section within that customer’s environment

Refer User Management for more details of user role and user account creation. 

Adding Agents  

Deploy and assign monitoring agents to the customer’s devices, when agent-based monitoring is required. Agents enable active monitoring and reporting of the customer’s network resources.
  1. Click on the user icon in the top-right corner of the Cloudmon Controller window
  2. Select the "Help" menu.
  3. You will be redirected to the Agent article page by default.
  4. As you scroll down, or click on Getting started > Installation, in the left-side pane, the steps for installing a Cloudmon Agent in various operating systems are listed. 

Adding Probes

Deploying Cloudmon probes in a customer environment, following the steps below.
  1. Click on the user icon in the top-right corner of the Cloudmon Controller window.
  2. Select the "Help" menu.
  3. You will be redirected to an Article page, click on the Probe tab.
  4. As you scroll down or click on Getting started > Installation in the left-side pane, the steps for installing a Cloudmon Probe in Windows and Linux are given.

Managing Customer Views

MSP Dashboard

The MSP Dashboard in Cloudmon provides a centralized view of all managed customers, showing the number of monitors and alarms per customer using color-coded tiles to highlight their current health status at a glance.



Customer-View

From the MSP Dashboard, click on the particular Customer tile to have a customer based Cloudmon Controller View and Access. 

View as a user

The Super Admin has the privilege of viewing the Cloudmon controller pages as any user. This means that when the Super Admin chooses a user using icon   from the top right corner in the MSP Dashboard, Super Admin is able to observe what the selected user is able to see and do - for instance what a customer-specific IT operator would see and do.
 
Filter by Group 
You can also filter the devices displayed in the Cloudmon controller. By selecting the   icon and choosing a specific group under "Filter by," only the devices within that group will be shown in the Cloudmon controller.

Reports

Cloudmon offers a suite of pre-defined reports designed to provide valuable insights into various aspects of network and system performance. While these reports help IT administrators monitor and analyze different elements of their infrastructure effectively, customized reports can also be presented to IT heads and CXOs.

Cloudmon's reporting capabilities include options for scheduling report generation and sending notifications via email, enhancing visibility and management.

Available Pre-Defined Reports

  1. Resource Usage Report: Provides detailed information on the utilization of network and system resources, including CPU, memory, disk space, and bandwidth. This report helps in understanding resource allocation and identifying potential bottlenecks.

  2. Host Utilization Report: Provides performance metrics of individual hosts within the network. It includes data on resource usage, system load, and other performance indicators, aiding in capacity planning and performance optimization.

  3. NetFlow Report: Analyzes network traffic patterns and flow data, offering insights into bandwidth usage, traffic sources and destinations, and overall network performance.

  4. Hyper-V Report: Provides insights into the performance and status of Hyper-V virtual environments. It includes data on virtual machine performance, resource allocation, and host utilization, helping to manage and optimize virtualization environments.

  5. VMware Report: Provides the performance and health of VMware virtual environments, including virtual machine metrics, resource usage, and host performance. 

  6. Availability Report: Provides insights into the performance and uptime of devices, nodes, services, applications, and websites in terms of availability metrics, downtime, and response times.

  7. Inactive Report: Highlights devices, nodes, and services that are currently inactive or unresponsive. This report helps identify potential issues or failures, allowing for timely investigation and resolution to maintain network and system stability.

  8. Open Alarms Report: Lists all active alarms triggered by performance or availability issues across monitored devices, services, or applications. This report provides real-time visibility into unresolved incidents, enabling prompt action to address critical issues and maintain system health.

  9. Threshold Breach Report – Highlights resources that exceed defined utilization thresholds within the selected time period.

  10. NCM Backup & Failure Report – Provides visibility into configuration backup status and history for managed network devices.

  11. Capacity Planning Reports – Provide insights into resource usage trends to help plan future infrastructure capacity and avoid potential bottlenecks.

  12. Forecasting Reports – Use historical data patterns to predict future performance and utilization trends for proactive decision-making.

  13. SLA Reports – Track service availability and performance against defined service level agreements over a selected time period.

  14. Availability & Reachability Reports -  Provides insights into the uptime and downtime of monitored network devices. It helps identify devices that are unreachable or experiencing frequent outages, enabling proactive troubleshooting.

Report Scheduling and Notifications:

  1. Scheduling Frequency: Cloudmon allows IT to set the frequency for generating these reports. Reports can be scheduled to run at various intervals, including: Daily, Weekly and Monthly

  2. Email Notifications: IT Admin can configure email notifications to be sent to selected recipients. This ensures that the relevant stakeholders receive timely updates on report availability and key performance indicators.

How to Configure Reporting in Cloudmon
  1. Navigate to the Reports section within Cloudmon.
  2. Click the + button to create a new report.
  3.  Fill all the mandatory fields, as per table below. 
Field
Description
NameEnter a descriptive name for the report.
TemplateChoose any pre-defined report template
FrequencySet the frequency to Daily/Weekly/Monthly
Notify ToChoose to who the notification needs to be sent



Specifying parameters for a report

Custom Reports

Custom Reports in Cloudmon offer a flexible and tailored approach to reporting, allowing administrators to generate detailed reports based on specific needs and criteria. These reports enable users to focus on particular entities, time periods, and metrics, providing a more granular view of network and system performance.

Key Features of Custom Reports:

  1. Entity Selection: Custom reports can be created for a variety of entities, including: Agents, Nodes, Services, Netflow, Hyper-V, VMware, Websites, etc.

  2. Custom Date Range: You can select specific days or a custom date range for which the report should be generated. This flexibility allows for both historical analysis and current performance tracking.

  3. Entity and Metric Selection: You can choose the exact entities and metrics they wish to include in the report, ensuring that the report meets specific analytical needs.

  4. Export Options: Custom reports can be downloaded in various formats, including CSV for detailed data analysis and PDF for easy sharing and presentation.

How to Create and Download a Custom Report

  1. Navigate to the Reports section which is present in navbar within Cloudmon.
  2. Click the Custom Report button on the top right corner to start creating a new report.
  3. Fill all the mandatory fields as per table below. 
Field
Description
Name
The name of the custom report
From and To 
Define the time range for which the report will be generated, specifying the start and end times
Entity type
Select the type of entity to include in the report.
Select entitiesChoose the specific entities for which the report should be generated.
Metrics
Choose the metrics to be included in the report.
Report Format
Select the format in which the report should be generated: PDF or CSV.


Specifying Custom report parameters

Third Party Integrations

Cloudmon's notification system serves as a crucial component of its platform, providing IT operations with timely updates and alerts regarding various aspects of their IT environment. 

Some of the available options for IT service management (ITSM) include,
  1. Twilio (for SMS)
  2. Zoho Desk
  3. Slack
  4. Microsoft Teams
  5. Email
  6. Custom hooks
  7. Azure OpenAI for Assistive AI Services
  8. ServiceNow

SMS via Twilio Integration

  1. Begin by signing up on www.twilio.com and following the verification process. 
  2. Once your verification is successfully completed, you will be directed to the Twilio welcome page. 
  3. Proceed by providing the requested information to get started with Twilio. 
  4. After being redirected to the Dashboard, locate the option labelled "Get a Twilio phone number" and proceed by clicking on it. 
  5. Scroll down to locate your Account SID, Auth Token, and assigned Twilio phone number. 
Note: Phone carrier charges will apply when using SMS facilities. Also, receiver's mobile phone should be in an area where mobile signal strength is acceptable.

 SMS integration in Cloudmon 

To enable SMS integration, follow these steps, 
  1. Go to Settings > General settings > Integration in the Cloudmon application. 
  2. Click the gear symbol located in the widget called "Twilio".  
  3. Fill in the required fields with the information provided and save the configurations. 
Add recipient

To add a recipient for alert notifications, follow these steps: 
  1. Access the Settings menu and go to General Settings > Integration. 
  2. In the Twilio widget, find the '+ Contact' option. 
  3. Complete all the required fields with the necessary information. 
  4. Save your changes. 
How to trigger an alert via SMS in Cloudmon  

To trigger an alert via SMS, follow these steps: 
  1. Navigate to Settings > Configurations > Alarm Rules. 
  2. Locate the "+" icon in the top right corner and click on it. 
  3. Add trigger and give the alarm rule.
  4. Enable the "Third party services" and select the configured SMS service from the dropdown.
  5. Click on Save. 

Zoho desk 


To configure the Notification settings for Zoho Desk, follow these steps, 
  1. Go to Settings > General settings > Integration. 
  2. Click on the "+Department" icon located in the "Zoho Desk" widget. 
  3. Provide all the necessary information in the required fields and save the configurations. 
How to obtain Organisation ID in Zoho desk: 
  1. Log in to your Zoho Desk account. 
  2. Click on the cogwheel in the top-right corner to open the Settings menu. 
  3. Navigate to the DEVELOPER SPACE section and select the API option. 
  4. Scroll down to the bottom of the page to see the OrgId. OrgId is the Organization ID you need. 
How to get Department ID in Zoho desk: 
  1. Log in to your Zoho Desk account. 
  2. Click on the gear icon on the top right corner of the screen to access the settings. 
  3. Under the "Departments" section, click on "View Departments." 
  4. Click on the department name for which you want to get the ID. 
  5. In the department details page, look for the URL in the address bar of your browser. 
  6. The department ID will be the string of characters after "dept/" in the URL. 
Alternatively, you can also find the department ID by using the Zoho Desk API. You can make a GET request to the department's endpoint (https://desk.zoho.com/api/v1/departments) and retrieve the ID for each department in your account. 

How to get client ID and client server in Zoho desk: 

You must register your application at the Zoho API Console to receive your Client ID and Client Secret. 

To register your application:
  1. Go to Zoho API Console ( https://api-console.zoho.in/ ) and click GET STARTED. 
  2. Hover over your application's client type and click CREATE NOW. 
  3. Enter the Client Name, Homepage URL, and Authorized redirect URI. If you select client-based applications, you need to enter the JavaScript Domain URI. 
  4. Click CREATE. 
Self-Client 

If your application doesn't have a domain or redirect URL, you can select Self Client to generate authorization code. The authorization code is used to create an access token and a refresh token. 

To create a self-client: 
  1. Go to Zoho API Console and click GET STARTED. 
  2. Hover over the Self Client and click CREATE NOW, then click OK. 
  3. You will receive the client credentials such as Client ID and Client Secret. 
  4.  How to generate a code in zoho desk.  
  5. Go to Zoho API Console ( https://api-console.zoho.in/ ) and click GET STARTED. 
  6. Hover over the Self Client and click CREATE NOW, then click OK. 
  7. You will receive the client credentials such as Client ID and Client Secret. 
  8. You can generate authorization code by filling valid scope details and setting the time duration under Generate Code.  
Note: if you have previously created a self-client and obtained a client ID and client server, you can access the Zoho API Console, select the Self-client option, provide a valid scope (such as "Desk.tickets.CREATE" if you wish to create a ticket in Zoho), and set the time duration under the "Generate code" option. 

How to trigger an alert via Zoho desk in Cloudmon 
  1. Navigate to Settings > Configurations > Alarm Rules. 
  2. Locate the "+" icon in the top right corner and click on it.
  3. Add trigger and give the alarm rule.
  4. Enable the "Third party services" and select the configured Zoho service from the dropdown.
  5. Click on "Save".

Slack notification 


To configure the Notification settings for Slack, follow these steps, 
  1. Go to Settings > General settings > Integration. 
  2. Click on the "+Channel" icon located in the "Slack" widget. 
  3. Provide all the necessary information in the required fields and save the configurations. 
To get the incoming webhook URL for Slack, follow these steps:
  1. If you're not already logged in, sign in to your Slack workspace. 
  2. Choose the channel to which you wish to add an incoming webhook. You can use an existing channel or create a new one if necessary. 
  3. Click on the channel name in the left navigation bar to open the channel. 
  4. Click on the channel name at the top left of your Slack interface. 
  5. Click on "Integrations." 
  6. Click "Add an App." 
  7. In the search bar, look for "Incoming Webhook" and click "View." 
  8. Click "Configure" and then "Add to Slack." 
  9. Scroll down to the "Post to Channel" section. 
  10. Select the channel where you want to add the incoming webhook. 
  11. Click "Add Incoming Webhooks Integration." 
  12. Once configured, you will find the webhook URL at the end of the setup. Copy this URL for use in your applications or services 
How to trigger an alert via Slack
  1. Navigate to Settings > Configurations > Alarm Rules. 
  2. Locate the "+" icon in the top right corner and click on it. 
  3. Add trigger and give the alarm rule.
  4. Enable the "Third party services" and select the configured Slack service from the dropdown.
  5. Click on "Save".

Microsoft Teams notifications 


To configure the Notification settings for Microsoft Teams, follow these steps, 
  1. Go to Settings > General settings > Integration. 
  2. Click on the "+Channel" icon located in the "Microsoft Teams" widget. 
  3. Provide all the necessary information in the required fields and save the configurations. 
To create a webhook link for Microsoft Teams via Incoming Webhook, follow these steps: 
  1. Open Microsoft Teams and navigate to the team and channel where you want to create the webhook link. 
  2. Click on the three-dot icon next to the channel name and select "Connectors." 
  3. Search for "Incoming Webhook" and click on the "Add" button. 
  4. Give your webhook a name and customize the image if you'd like, then click on the "Create" button. 
  5. You will be presented with a URL, copy this URL as this is the webhook link that you will use to post messages to Teams. 
  6. Click on the "Done" button to complete the setup. 
How to trigger an alert via Microsoft Teams  
  1. Navigate to Settings > Configurations > Alarm Rules. 
  2. Locate the "+" icon in the top right corner and click on it.  
  3. Add trigger and give the alarm rule.
  4. Enable the "Third party services" and select the configured Teams service from the dropdown.
  5. Click on "Save"

Email notification 


To enable Email notification, follow these steps:
  1. Go to Settings > General settings > Integration in the Cloudmon application. 
  2. Click the gear symbol located in the widget called "Email". 
  3. Fill in the required fields with the provided information and save the configurations. 
  4. Add recipient. 
  5. To add an email recipient for alert notifications, follow these steps: 
  6. Access the Settings menu and go to General Settings > Integration. 
  7. In the Email widget, find the '+ Contact' option. 
  8. Complete all the required fields with the necessary information. 
  9. Save your changes. 
How to trigger an alert via email 
  1. Navigate to Settings > Configurations > Alarm Rules. 
  2. Locate the "+" icon in the top right corner and click on it. 
  3. Add trigger and give the alarm rule.
  4. Enable the "Third party services" and select the configured Email service from the dropdown.
  5. Click on "Save"

Custom Hook Notification


To configure the Notification settings for Custom hook, follow these steps, 
  1. Go to Settings > General settings > Integration. 
  2. Click on the "+ Add" icon located in the "Custom hook" widget. 
  3. Provide all the necessary information in the required fields and save the configurations. 
How to trigger an alert via custom hook
  1. Navigate to Settings > Configurations > Alarm Rules. 
  2. Locate the "+" icon in the top right corner and click on it. 
  3. Add trigger and give the alarm rule.
  4. Enable the "Third party services" and select the configured Custom hook service from the dropdown.
  5. Click on "Save"

Azure OpenAI for Assistive AI Services

Cloudmon provides an Assistive AI feature that intelligently analyzes logs received from SNMP Traps, Syslog, and Windows Event Logs. This feature uses AI capabilities to interpret and decode the logs, allowing users to quickly understand the nature of the event and take appropriate actions.

To enable this functionality, integration with Azure OpenAI Service is required. This document outlines the steps to integrate Azure OpenAI with Cloudmon.

Steps for getting a Target URI and Key from Azure OpenAI Service  

Step 1: Create an Azure Account 

  1. Go to Azure Portal 

  1. Sign in with your Microsoft account or create a new one.  

  1. Click on "Start Free" if you want a free trial (includes $200 credit).  

Step 2: Create an Azure OpenAI Resource 

  1. In the Azure Portal, click "Create a resource". 

  1. Search for "Azure OpenAI Service" and select it.  

  1. Click "Create". 

  1. Choose the Subscription and Resource Group (create a new one if needed).  

  1. Enter a Resource Name (e.g., my-openai-resource).  

  1. Select Region (Ensure the region supports OpenAI services).  

  1. Click Review + CreateCreate.  

Step 3: Deploy a Model 

  1. Open the newly created Azure OpenAI resource.  

  1. Navigate to "Deployments". 

  1. Click "Create new deployment".  

  1. Choose a model (e.g., gpt-4 or gpt-3.5-turbo).  

  1. Set a Deployment Name (e.g., gpt4-chat).  

  1. Click Create.  

Step 4: Get Azure OpenAI API Key & Endpoint 

  1. Open your Azure OpenAI resource in the Azure portal.  

  1. At the bottom of the page, click on Azure AI Foundry Portal.  

  1. Once inside, click on Resource.  

  1. In the left-hand toolbar, find and click on Deployments.  

  1. Add the GPT model you want to use and deploy it.  

  1. Once your deployment is complete, select the GPT model you deployed.  

  1. On the left side, near the bottom, you’ll find the Endpoint URL and API Key.  

  1. Copy API Key (Key 1 or Key 2).  

  1. Copy Endpoint URL (e.g., https://your-resource-name.openai.azure.com).  


Steps for integrating Azure OpenAI service in cloudmon  

  • 1. Navigate to Settings > Configurations > Integrations.  
    (If you're using the MSP version, follow the same path from the MSP view.) 

  • 2. Locate the Azure OpenAI Service widget.  

  • 3. Click on the +Add button.  

  • 4. Fill in the following fields:  

    • Target URI: The endpoint URL obtained from your Azure OpenAI resource.  

    • API Key: The key generated from your Azure OpenAI instance.  

  • 5. Click Save to complete the integration.  

Once saved, the Assistive AI functionality will be active and ready to use within your Cloudmon server. You can now leverage intelligent assistance features integrated through Azure OpenAI.  


Using Assistive AI for Log Analysis

After successfully integrating the Azure OpenAI Service, you can begin utilizing Assistive AI to analyze incoming logs.

To view AI-generated insights for a specific log:

  • Locate the log entry (Trap, Syslog, or Windows Event Log) in the respective log view.

  • Click on the AI button adjacent to the log entry you want to analyze.

The Assistive AI will process the selected log and display a detailed breakdown under the following categories:

  • Overview

  • Impact

  • Summary

  • Troubleshoot & Analyze

This helps users quickly understand the nature, severity, and possible resolution of the event—enhancing decision-making and response time.


Assistive AI detailing for a SNMP Trap received

ServiceNow 

Steps for Integrating ServiceNow in Cloudmon 

To configure the Notification settings for ServiceNow, follow these steps, 
  1. Go to Settings > General settings > Integrations. 
  2. Click on the "+ Instance" button located in the "ServiceNow" widget. 
  3. Provide all the necessary information in the required fields and save the configurations. 
How to trigger an alert via custom hook
  1. Navigate to Settings > Configurations > Alarm Rules. 
  2. Locate the "+" icon in the top right corner and click on it. 
  3. Add trigger and give the alarm rule.
  4. Enable the "Third party services" and select the configured ServiceNow service from the dropdown.
Click on "Save"


    • Related Articles

    • Cloudmon UserGuide

      Overview Purpose With the increased deployment of applications in hybrid environments, spanning on-premises, data-center and public cloud, have forced IT teams to do more with less. The introduction of newer technologies leads to IT tool sprawl over ...
    • Is Cloudmon only available on Cloud?

      Cloudmon monitors both in Cloud and on-premises, provided necessary Cloudmon agents and probes have been installed. Cloudmon Controller may be installed either in Cloud and on-premises.
    • What is the database utilized by Cloudmon?

      Cloudmon utilizes MongoDB. In addition, for NetFlow monitoring (Network traffic monitoring NTM), Cloudmon uses MySQL as its database.
    • Does Cloudmon support SLES 15 ?

      Yes, we offer support for SUSE. Please refer to the provided link for detailed information regarding the list of Operating Systems that we currently support. https://repo.veryxtech.com/cloudmon/
    • What is DEM in cloudmon?

      Cloudmon's DEM offers network administrators real-time insights into individual users' application experiences, whether they're in the office or remote. It helps identify issues, ensuring a clear view of network quality and pinpointing connectivity ...